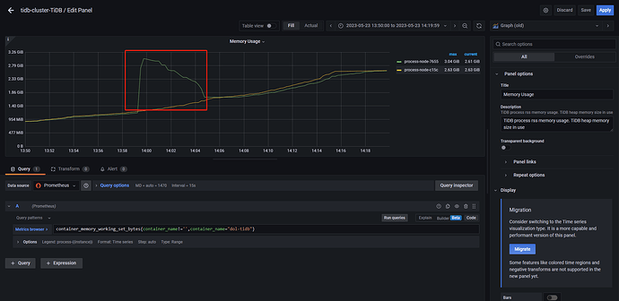
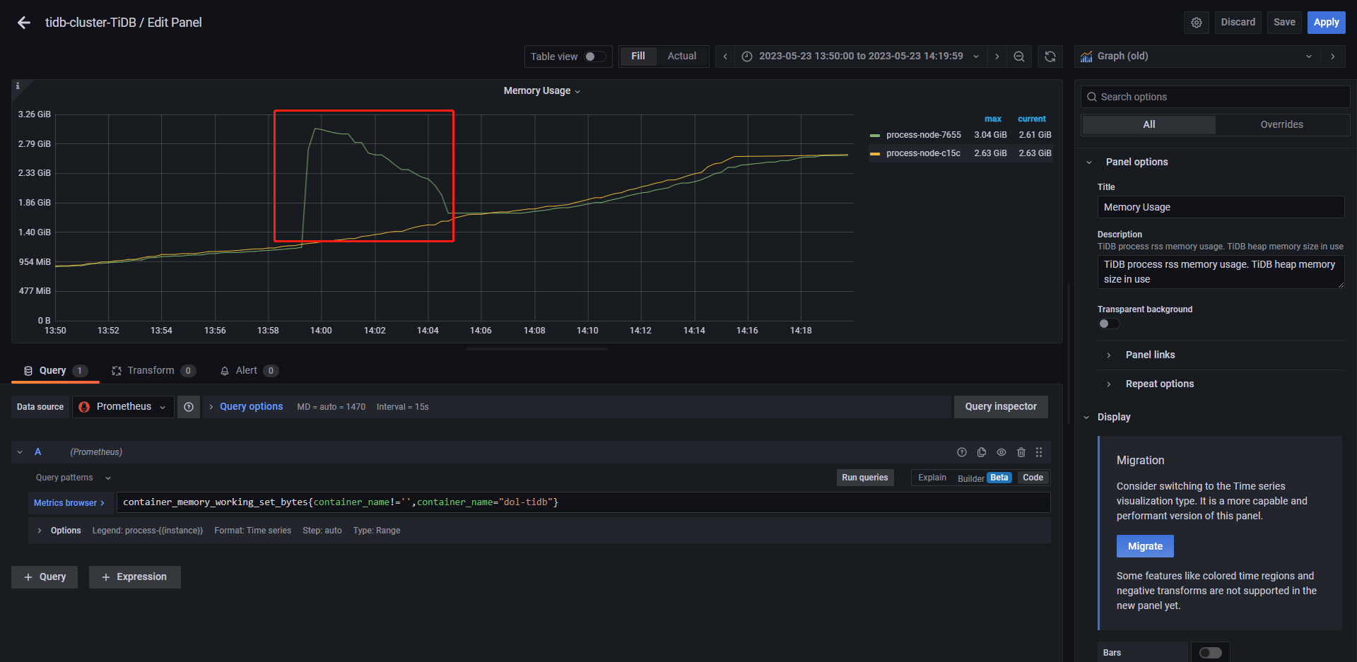
server-memory-quota参数不生效

2、mem-quota-query没有生效的原因是因为开启了 oom-use-tmp-storage,将这个参数关闭后,就会终止sql执行,并返回Out Of Memory Quota!错误。但是内存实际使用仍然超过了1G。