TiDB 的问答社区
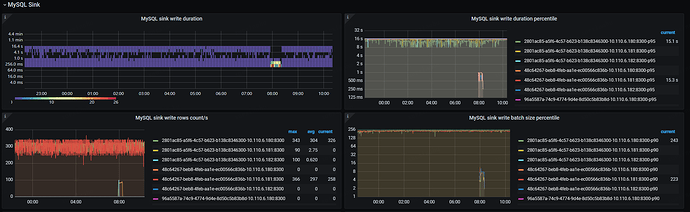
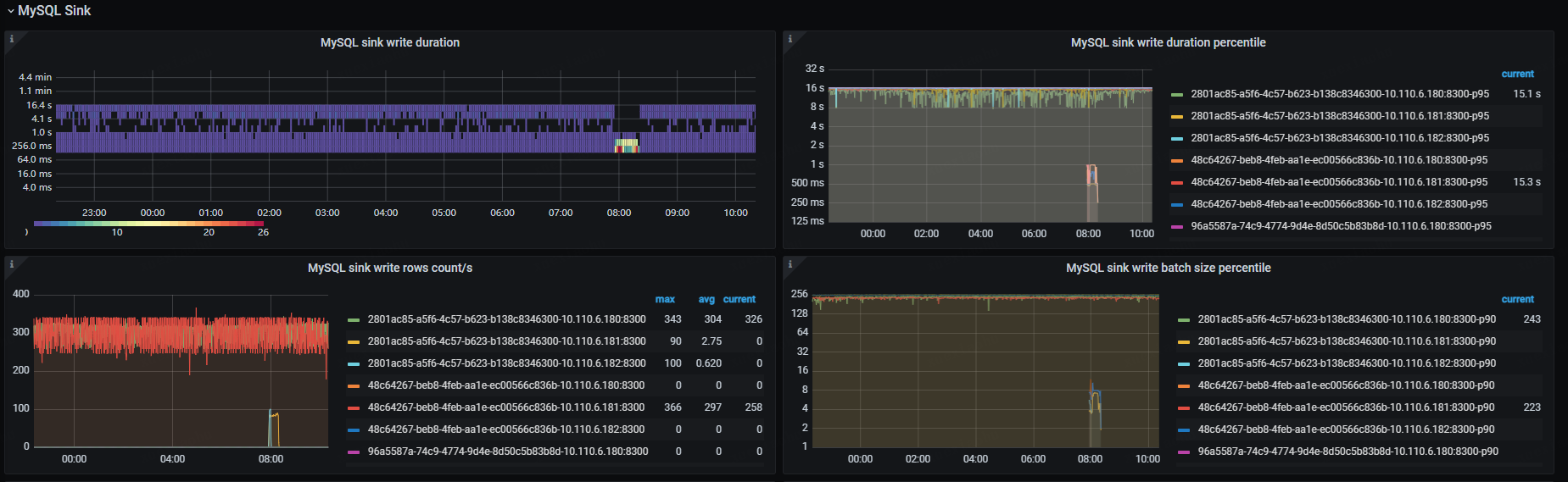
ticdc执行极其缓慢,几个小时了才同步几分钟的数据
🪐 TiDB 技术问题
迁移
,
TiCDC
TiDBer_Q6zIfbhF
(Ti D Ber Q6z Ifbh F)
2023 年11 月 17 日 02:21
3
image
1849×569 172 KB
在话题中显示帖子
©2026 TiDB Community.
京ICP备20022552号-5
京公网安备11010802043344号