tidb升级7.5.1之后执行计划优先走tikv而不是tiflash 导致tikvCPU打满崩溃

【 TiDB 使用环境】生产环境
【 TiDB 版本】
7.5.1
【复现路径】做过哪些操作出现的问题
tikv tiflash 先升级到7.5.1 tidb还是6.1.5(部分6.1.7)时集群没有问题
晚上升级到tidb7.5.1之后 tikv 压力陡增

【遇到的问题:问题现象及影响】
大量表的统计信息异常 , show stats_healthy 大量为0 部分 analyze之后还是0

【资源配置】进入到 TiDB Dashboard -集群信息 (Cluster Info) -主机(Hosts) 截图此页面
【附件:截图/日志/监控】
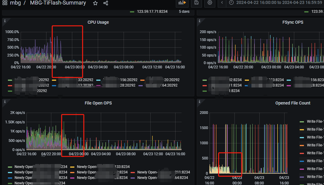
4月22号晚上22:30左右升级tidb之后 tikv tiflash负载变化

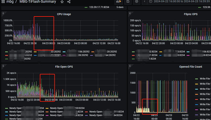
4.25号 频繁出现tikv 2000多CPU的情况 。 甚至18点左右出现一次16分钟CPU打满的情况 。慢查询里看到一个查询sql 执行了16分钟。执行计划是tikv 之前是走tiflash的。

很多执行计划 默认走tikv , set tidb_enforce_mpp=ON 之后 可以走tiflash 。 但是这个参数不能全局设置只能session级

还是先把不走tilash的重新收集统计信息

先把业务切断把统计信息收集起来 一直查询连统计信息也收集不了

mark 一下,看一下解决姿势

把那些10多分钟的慢查询先强制走tiflash。大版本升级,升级前一定要做好验证、测试啊!

再给一个多年生产实践经验,生成环境尽量不用最新的版本。实际应用踩坑的人少。 :grinning:

自动协调的机制是啥

看下 tidb_allow_mpp 变量值,上传下不走flash的sql 表结构 执行计划

先做表分析看看

尝试操作: 1、drop stats 重跑执行计划,健康度都是99
2、重新添加删除tiflash副本
3、已经开启 global tidb_allow_mpp=on

以这个SQL举例

EXPLAIN
SELECT
a.account_id,
a.campaign_id,
a.ad_id,
IFNULL(b.amount, a.amount) AS amount
FROM
(
SELECT
account_id,
campaign_id,
adgroup_id AS ad_id,
0 AS amount
FROM
Synads_Gdt_adgroup
WHERE
account_id IN (
SELECT
DISTINCT platform_account_id
FROM
mbg_core.emarbox_project ep
INNER JOIN mbg_core.yxt_finance_customer_entity yfce ON ep.pig_advertiser_id = yfce.id
WHERE
ep.media_id = 2
AND yfce.customer_id = 2250
AND (
(
ep.begin_date IS NULL
AND ep.end_date IS NULL
)
OR (
ep.begin_date IS NULL
AND ep.end_date >= CURDATE()
)
OR (
ep.begin_date <= CURDATE()
AND ep.end_date IS NULL
)
OR (
ep.begin_date <= CURDATE()
AND ep.end_date >= CURDATE()
)
)
)
AND is_deleted = 0
) a
LEFT JOIN (
SELECT
account_id,
campaign_id,
ad_id,
ROUND(IFNULL(SUM(amount), 0), 2) AS amount
FROM
(
SELECT
account_id,
campaign_id,
adgroup_id AS ad_id,
IFNULL(cost, 0) / 100 AS amount
FROM
synrpt_gdt_adgroup_daily_reporting_part
WHERE
DATE >= DATE_FORMAT(DATE_SUB(CURDATE(), INTERVAL 0 DAY), ‘%Y-%m-%d’)
AND DATE < DATE_FORMAT(DATE_ADD(CURDATE(), INTERVAL 1 DAY), ‘%Y-%m-%d’)
AND account_id IN (
SELECT
DISTINCT platform_account_id
FROM
mbg_core.emarbox_project ep
INNER JOIN mbg_core.yxt_finance_customer_entity yfce ON ep.pig_advertiser_id = yfce.id
WHERE
ep.media_id = 2
AND yfce.customer_id = 2250
AND (
(
ep.begin_date IS NULL
AND ep.end_date IS NULL
)
OR (
ep.begin_date IS NULL
AND ep.end_date >= CURDATE()
)
OR (
ep.begin_date <= CURDATE()
AND ep.end_date IS NULL
)
OR (
ep.begin_date <= CURDATE()
AND ep.end_date >= CURDATE()
)
)
)
) d
GROUP BY
ad_id,
account_id
) b ON a.account_id = b.account_id
AND a.campaign_id = b.campaign_id
AND a.ad_id = b.ad_id
WHERE
IFNULL(b.amount, a.amount) > 1000;

synads_gdt_adgroup 健康度

tiflash副本数

表结构
CREATE TABLE synads_gdt_adgroup (
adgroup_id bigint(60) NOT NULL COMMENT ‘广告组 id’,
adgroup_name varchar(255) DEFAULT NULL COMMENT ‘广告组名称’,
account_id bigint(60) NOT NULL COMMENT ‘广告主帐号 id’,
campaign_id bigint(60) DEFAULT NULL COMMENT ‘推广计划 id’,
site_set varchar(1024) CHARACTER SET utf8 COLLATE utf8_bin DEFAULT NULL COMMENT ‘投放版位集合’,
automatic_site_enabled tinyint(1) DEFAULT NULL COMMENT ‘是否开启自动版位功能’,
optimization_goal varchar(100) CHARACTER SET utf8 COLLATE utf8_bin DEFAULT NULL COMMENT ‘广告优化目标类型’,
billing_event varchar(100) CHARACTER SET utf8 COLLATE utf8_bin DEFAULT NULL COMMENT ‘计费类型’,
bid_amount int(11) DEFAULT NULL COMMENT ‘告出价,单位为分’,
daily_budget bigint(20) DEFAULT NULL COMMENT ‘广告组日预算,单位为分,设置为 0 表示不设预算’,
promoted_object_type varchar(500) CHARACTER SET utf8 COLLATE utf8_bin DEFAULT NULL COMMENT ‘推广目标类型’,
promoted_object_id varchar(512) CHARACTER SET utf8 COLLATE utf8_bin DEFAULT NULL COMMENT ‘推广目标 id’,
app_android_channel_package_id varchar(100) CHARACTER SET utf8 COLLATE utf8_bin DEFAULT NULL COMMENT ‘安卓应用渠道包 id’,
mini_game_program_id varchar(500) CHARACTER SET utf8 COLLATE utf8_bin DEFAULT NULL COMMENT ‘微信小游戏 id’,
targeting_id bigint(100) DEFAULT NULL COMMENT ‘定向 id,仅非朋友圈广告有效’,
targeting varchar(16384) CHARACTER SET utf8 COLLATE utf8_bin DEFAULT NULL COMMENT ‘定向详细设置,存放所有定向条件’,
targeting_translation text CHARACTER SET utf8 COLLATE utf8_bin DEFAULT NULL COMMENT ‘已选择定向条件的描述’,
is_include_unsupported_targeting tinyint(1) DEFAULT NULL COMMENT ‘是否包含不支持定向’,
scene_spec varchar(2048) CHARACTER SET utf8 COLLATE utf8_bin DEFAULT NULL COMMENT ‘场景定向’,
begin_date varchar(25) CHARACTER SET utf8 COLLATE utf8_bin DEFAULT NULL COMMENT ‘开始投放日期,日期格式:YYYY-MM-DD,且日期小于等于 end_date’,
first_day_begin_time varchar(25) CHARACTER SET utf8 COLLATE utf8_bin DEFAULT NULL COMMENT ‘首日开始投放时间,首日开始投放时间:HH:ii:ss’,
end_date varchar(25) CHARACTER SET utf8 COLLATE utf8_bin DEFAULT NULL COMMENT ‘结束投放日期,日期格式:YYYY-MM-DD,大于等于今天,且大于等于 begin_date ;如果希望长期投放,传空字符串’,
time_series varchar(1024) CHARACTER SET utf8 COLLATE utf8_bin DEFAULT NULL COMMENT ‘投放时间段’,
configured_status int(5) NOT NULL COMMENT ‘客户设置的状态 1 代表 AD_STATUS_NORMAL 0 代表 AD_STATUS_SUSPEND’,
customized_category varchar(100) CHARACTER SET utf8 COLLATE utf8_bin DEFAULT NULL COMMENT ‘自定义分类’,
created_time bigint(20) NOT NULL DEFAULT ‘1585670400’ COMMENT ‘创建时间(时间戳)’,
last_modified_time bigint(20) DEFAULT NULL COMMENT ‘最后修改时间(时间戳)’,
ad_count bigint(20) DEFAULT NULL COMMENT ‘广告数量,创意数量查询’,
dynamic_ad_spec varchar(2048) CHARACTER SET utf8 COLLATE utf8_bin DEFAULT NULL COMMENT ‘动态商品广告属性’,
user_action_sets varchar(2048) CHARACTER SET utf8 COLLATE utf8_bin DEFAULT NULL COMMENT ‘用户行为数据源’,
additional_user_action_sets varchar(2048) CHARACTER SET utf8 COLLATE utf8_bin DEFAULT NULL COMMENT ‘补充的 app 用户行为数据源,字段待废弃’,
is_deleted tinyint(1) NOT NULL COMMENT ‘是否已删除,true:是,false:否’,
dynamic_creative_id bigint(20) DEFAULT NULL COMMENT ‘DC 动态创意 id’,
is_rewarded_video_ad tinyint(1) DEFAULT NULL COMMENT ’ 是否是激励视频广告’,
cost_guarantee_message varchar(1024) CHARACTER SET utf8 COLLATE utf8_bin DEFAULT NULL COMMENT ’ 成本保障状态信息说明’,
cost_guarantee_status varchar(1024) CHARACTER SET utf8 COLLATE utf8_bin DEFAULT NULL COMMENT ‘成本保障状态,成本保障状态定义’,
cold_start_audience varchar(1024) CHARACTER SET utf8 COLLATE utf8_bin DEFAULT NULL COMMENT ‘扩量种子人群’,
auto_audience tinyint(1) DEFAULT NULL COMMENT ’ 是否使用系统优选’,
expand_enabled tinyint(1) DEFAULT NULL COMMENT ‘是否使用自动扩量’,
expand_targeting varchar(100) CHARACTER SET utf8 COLLATE utf8_bin NOT NULL COMMENT ‘扩量不可突破定向’,
deep_conversion_spec varchar(2048) CHARACTER SET utf8 COLLATE utf8_bin DEFAULT NULL COMMENT ‘oCPC/oCPM 深度优化内容’,
deep_optimization_action_type varchar(2048) CHARACTER SET utf8 COLLATE utf8_bin DEFAULT NULL COMMENT ‘CPC/oCPM 深度优化方式配置’,
poi_list varchar(2048) CHARACTER SET utf8 COLLATE utf8_bin DEFAULT NULL COMMENT ‘门店 id 列表’,
conversion_id bigint(20) DEFAULT NULL COMMENT ‘转化 id’,
deep_conversion_behavior_bid bigint(20) DEFAULT NULL COMMENT ‘深度优化行为的出价’,
deep_conversion_worth_rate float DEFAULT NULL COMMENT ‘深度优化价值的期望 ROI’,
android_channel_package_audit_message varchar(100) CHARACTER SET utf8 COLLATE utf8_bin DEFAULT NULL COMMENT ‘广告包渠道包审核消息’,
system_status varchar(100) CHARACTER SET utf8 COLLATE utf8_bin DEFAULT NULL COMMENT ‘广告组在系统中的状态’,
bid_mode varchar(100) CHARACTER SET utf8 COLLATE utf8_bin DEFAULT NULL COMMENT ‘出价方式’,
status varchar(100) CHARACTER SET utf8 COLLATE utf8_bin DEFAULT NULL COMMENT ’ 广告状态’,
bid_adjustment text CHARACTER SET utf8 COLLATE utf8_bin DEFAULT NULL COMMENT ’ 出价系数设置内容’,
auto_acquisition_enabled tinyint(1) DEFAULT NULL COMMENT ‘是否开启一键起量’,
auto_acquisition_budget int(11) DEFAULT NULL COMMENT ‘一键起量探索预算,单位为分,一键起量预算设置后不可修改’,
creative_display_type varchar(1024) CHARACTER SET utf8 COLLATE utf8_bin DEFAULT NULL COMMENT ‘创意展示类型’,
auto_derived_creative_enabled tinyint(1) DEFAULT NULL COMMENT ‘是否开启自动衍生视频创意’,
smart_bid_type varchar(100) CHARACTER SET utf8 COLLATE utf8_bin DEFAULT NULL COMMENT ‘出价类型’,
smart_cost_cap int(11) DEFAULT NULL COMMENT ‘自动出价下’,
marketing_scene varchar(256) CHARACTER SET utf8 COLLATE utf8_bin DEFAULT NULL COMMENT ‘营销场景’,
synch_time varchar(25) CHARACTER SET utf8 COLLATE utf8_bin NOT NULL COMMENT ‘格式:yyyy-mm-dd HH:MM:SS,同步调用时候时间’,
synch_create_date varchar(25) CHARACTER SET utf8 COLLATE utf8_bin NOT NULL COMMENT ‘格式:yyyy-mm-dd’,
synch_create_hour int(11) NOT NULL COMMENT ‘小时值范围:0~23’,
PRIMARY KEY (adgroup_id,configured_status) /*T![clustered_index] NONCLUSTERED */,
KEY idx_created_time (created_time),
KEY account_id_status (account_id,status),
KEY unq_agid (adgroup_id)
) ENGINE=InnoDB DEFAULT CHARSET=utf8mb4 COLLATE=utf8mb4_bin /*T! SHARD_ROW_ID_BITS=4 PRE_SPLIT_REGIONS=2 */ COMMENT=‘同步广点通获取广告组数据’
PARTITION BY LIST (configured_status)
(PARTITION p0 VALUES IN (0),
PARTITION p1 VALUES IN (1))

执行计划

所有表都有flash副本吗?

都有副本,而且重新analyze 所有表之后,重新添加tiflash。
结果就是一直走tikv。

你hint下走tiflash。看看是什么情况?会不会优化器判断走tikv开销更小一些。

hint 都会走tiflash, 现在问题是 几百个不同where的 SQL, 我没法挨个hint

个人感觉是哪里参数配置错误导致的

关注一下,目前正在评估升级到7的可能性

升级后,最好做统计信息更新。

  1. 统计信息准确,为什么读 TiFlash 更快,而优化器选择了 TiKV?
    目前区别 TiFlash 和 TiKV 的代价模型还比较粗糙,可以调小 tidb_opt_seek_factor 的值,让优化器倾向于选择 TiFlash。

试试这个,可以在session级先试试

tidb_opt_seek_factor

  • 作用域:SESSION | GLOBAL
  • 是否持久化到集群:是
  • 是否受 Hint SET_VAR 控制:是
  • 类型:浮点数
  • 范围:[0, 2147483647]
  • 默认值:20
  • 表示 TiDB 从 TiKV 请求数据的初始开销。该变量是代价模型内部使用的变量,不建议修改该变量的值。
1 个赞