我使用tiup cluster部署tikv集群,tikv三台机器是同一个机房的机器,三台机器需要同步数据的情况下,如何配置为ipv6的地址呢?
建议看看官方文档
看了啊,没看到文档哪里说明了可以配置v6ip
你是想部署成集群就用ipv6还是访问数据库用ipv6
参考下
专栏 - TiDB:V7.5.3 在 redhat 7.9 上安装 ipv6 集群教程 | TiDB 社区
集群的时候tikv不是需要同步数据嘛,这段时间用ipv6进行访问另外两台数据库,我tikv三台都是同一个厂商同一个区域的
目前应还不支持了
官网文档也没找到相关介绍。
直接所有节点的host地址配置成ipv6地址不行吗?
tikv都配置成ipv6的地址话,pd还能连接上tikv嘛?
tidb-server,pd,tikv,全部都可以配置成ipv6
不是说的机器都是同一个机房,tidb和pd是其他的机房,只有tikv才是同一个机房
你现在可以在tidb和pd机器上测试访问通tikv机房的ipv6地址吗?ping和telnet,如果可以的话,单独配置tikv的host为ipv6也没问题
部署的话,我觉得问题不大,v4怎么配v6怎么配就行了,如果是v4和v6混合我感觉能ping通问题也不大。
可你这两个机房的延迟是多少?这么玩能用嘛?整体集群拓扑上这样感觉很不妥。起码pd跨机房,稍微有点延迟 tso wait 会很高。
嗯,那就不采用v6了,好像v6线路优化没更高
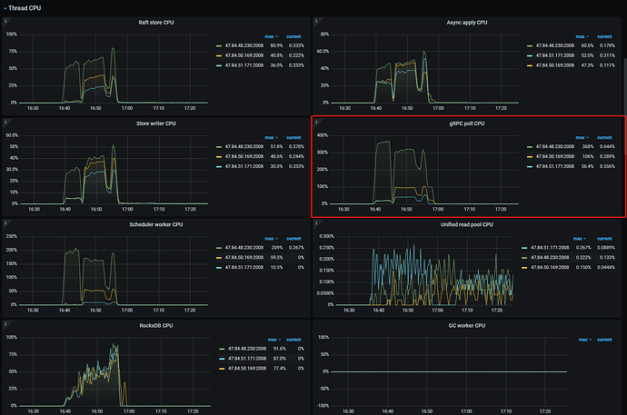
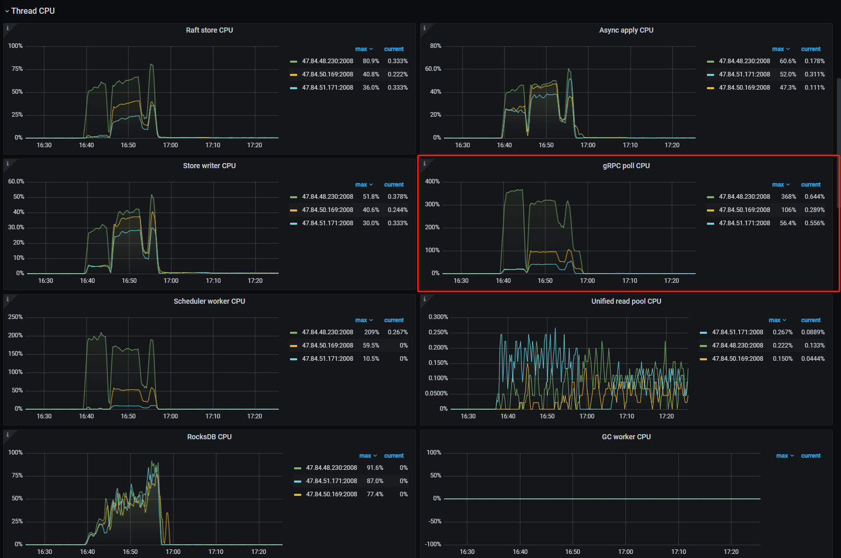
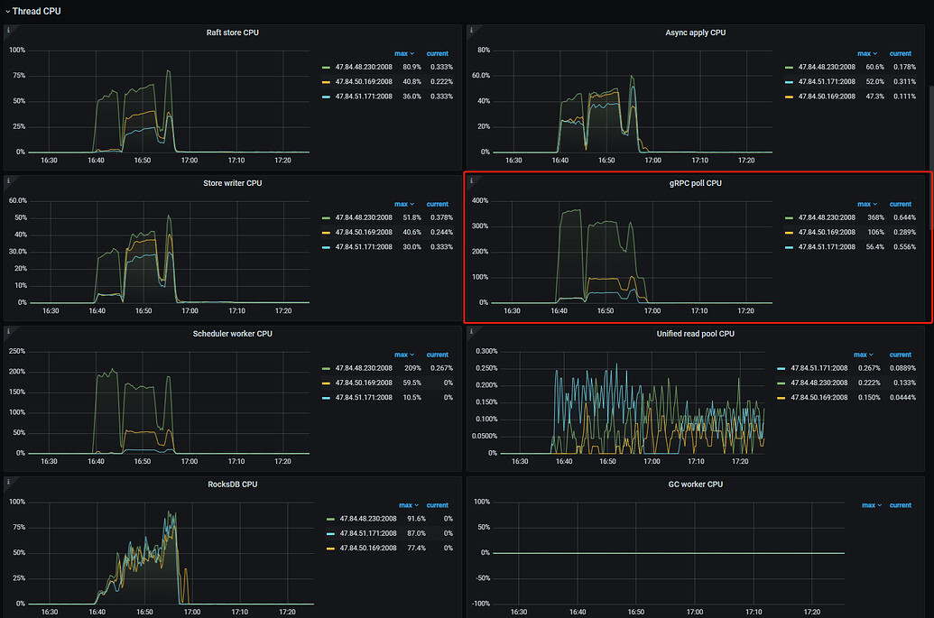
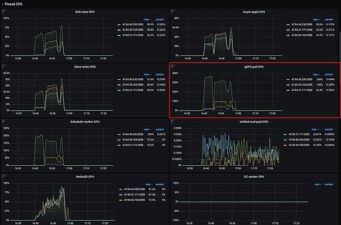
请教一个问题,为什么我压测事务写入数据的时候,cpu和内存和io以及带宽都还有很空闲的资源为什么qps就是拉不起来呢,这两天一直在找这个问题,就是明明硬件还没慢,但请求就是处理不过来
看你这个红框的位置,你应该清楚的啊。
这很明显1个tikv干活,2个的围观。写入热点的可能性很高。
测试表的表结构发出来看看。
另外其他的监控价值不大,刚上手,建议从 Performance Overview 面板看起。
https://docs.pingcap.com/zh/tidb/stable/performance-tuning-methods
这是文档。
这是b站视频。
我是tikv,tidb并没有做什么,因为tikv的storage.api-version: 2配置2的话需要使用到tidb,然后pd和tidb是混合部署的
我懂了,rawkv使用,但是你的key的生成策略可能有点问题,写入的时候都集中在一个tikv上了。
是用雪花生成的key嘛?如果是的话,考虑把代表时间的位置调到高位,原理和uuid的调优有点类似。
我写入的key是使用uuid生成的


