为提高效率,提问时请提供以下信息,问题描述清晰可优先响应。
- 【TiDB 版本】:Release Version: v3.0.5
- 【问题描述】:
两个服务器做的集群,64核 128G内存
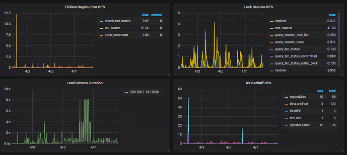
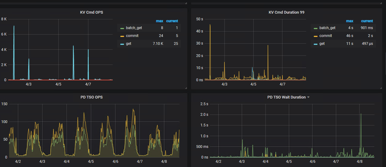
问题1:一个简单的按主键查询的语句在navicat执行时快时慢,单表查询,0.02秒----2秒不等,目前系统也是这种现象,400万数据量,10次中有3次很慢
问题2:系统产生很多primary_lock,不知道系统变慢是否跟这个有关系,已经mok找到表,正在优化
若提问为性能优化、故障排查类问题,请下载脚本运行。终端输出的打印结果,请务必全选并复制粘贴上传。






