【 TiDB 使用环境】生产环境
【 TiDB 版本】v3.1.2
【复现路径】
参照过以下文档进行 调整 region-cache-ttl = 86400的操作,但是无效
重启了tikv,tidb,pd节点
2023年04月13日17:14:29
tmp.log (94.8 KB)
调整了gc life时间
开启了空region的合并
config show 配置如下
{
"replication": {
"enable-placement-rules": "false",
"location-labels": "host",
"max-replicas": 3,
"strictly-match-label": "false"
},
"schedule": {
"enable-cross-table-merge": "false",
"enable-debug-metrics": "false",
"enable-location-replacement": "true",
"enable-make-up-replica": "true",
"enable-one-way-merge": "false",
"enable-remove-down-replica": "true",
"enable-remove-extra-replica": "true",
"enable-replace-offline-replica": "true",
"high-space-ratio": 0.6,
"hot-region-cache-hits-threshold": 3,
"hot-region-schedule-limit": 8,
"leader-schedule-limit": 10,
"leader-schedule-policy": "count",
"low-space-ratio": 0.8,
"max-merge-region-keys": 500000,
"max-merge-region-size": 100,
"max-pending-peer-count": 64,
"max-snapshot-count": 3,
"max-store-down-time": "30m0s",
"merge-schedule-limit": 8,
"patrol-region-interval": "100ms",
"region-schedule-limit": 10,
"replica-schedule-limit": 6,
"scheduler-max-waiting-operator": 3,
"schedulers-payload": {
"balance-hot-region-scheduler": "null",
"balance-leader-scheduler": "{\"name\":\"balance-leader-scheduler\",\"ranges\":[{\"start-key\":\"\",\"end-key\":\"\"}]}",
"balance-region-scheduler": "{\"name\":\"balance-region-scheduler\",\"ranges\":[{\"start-key\":\"\",\"end-key\":\"\"}]}",
"label-scheduler": "{\"name\":\"label-scheduler\",\"ranges\":[{\"start-key\":\"\",\"end-key\":\"\"}]}"
},
"schedulers-v2": [
{
"args": null,
"args-payload": "",
"disable": false,
"type": "balance-region"
},
{
"args": null,
"args-payload": "",
"disable": false,
"type": "balance-leader"
},
{
"args": null,
"args-payload": "",
"disable": false,
"type": "hot-region"
},
{
"args": null,
"args-payload": "",
"disable": false,
"type": "label"
}
],
"split-merge-interval": "1h0m0s",
"store-balance-rate": 15,
"store-limit-mode": "manual",
"tolerant-size-ratio": 2.5
}
}
【遇到的问题:问题现象及影响】
数据表执行过delete删除后无法释放空间
【资源配置】
【附件:截图/日志/监控】
[2023/04/11 21:15:13.227 +08:00] [INFO] [gc_worker.go:274] ["[gc worker] starts the whole job"] [uuid=61dbd8fad1c001c] [safePoint=440721293418692608] [concurrency=20]
[2023/04/11 21:15:13.227 +08:00] [INFO] [gc_worker.go:818] ["[gc worker] start resolve locks"] [uuid=61dbd8fad1c001c] [safePoint=440721293418692608] [concurrency=20]
[2023/04/11 21:16:12.957 +08:00] [INFO] [gc_worker.go:243] ["[gc worker] there's already a gc job running, skipped"] ["leaderTick on"=61dbd8fad1c001c]
[2023/04/11 21:17:12.931 +08:00] [INFO] [gc_worker.go:243] ["[gc worker] there's already a gc job running, skipped"] ["leaderTick on"=61dbd8fad1c001c]
[2023/04/11 21:18:12.906 +08:00] [INFO] [gc_worker.go:243] ["[gc worker] there's already a gc job running, skipped"] ["leaderTick on"=61dbd8fad1c001c]
[2023/04/11 21:19:13.010 +08:00] [INFO] [gc_worker.go:243] ["[gc worker] there's already a gc job running, skipped"] ["leaderTick on"=61dbd8fad1c001c]
[2023/04/11 21:20:13.038 +08:00] [INFO] [gc_worker.go:243] ["[gc worker] there's already a gc job running, skipped"] ["leaderTick on"=61dbd8fad1c001c]
[2023/04/11 21:21:12.884 +08:00] [INFO] [gc_worker.go:243] ["[gc worker] there's already a gc job running, skipped"] ["leaderTick on"=61dbd8fad1c001c]
[2023/04/11 21:22:12.912 +08:00] [INFO] [gc_worker.go:243] ["[gc worker] there's already a gc job running, skipped"] ["leaderTick on"=61dbd8fad1c001c]
[2023/04/11 21:23:12.836 +08:00] [INFO] [gc_worker.go:243] ["[gc worker] there's already a gc job running, skipped"] ["leaderTick on"=61dbd8fad1c001c]
[2023/04/11 21:23:25.030 +08:00] [ERROR] [gc_worker.go:832] ["[gc worker] resolve locks failed"] [uuid=61dbd8fad1c001c] [safePoint=440721293418692608] [error="loadRegion from PD failed, key: \"t\\x80\\x00\\x00\\x00\\x00\\x02\\x13q_i\\x80\\x00\\x00\\x00\\x00\\x00\\x00\\x03\\x01{ \\xff \\xff apiVer\\xffsionCode\\xff:4251, \\xff \\xff p\\xffackageNa\\xffme:com.b\\xffyted.pan\\xffgle, \\xff \\xff min\\xffPluginVe\\xffrsion:42\\xff51, \\xff \\xff inte\\xffrnalPath\\xff:6644354\\xff0, \\xff \\xff inter\\xffnalVersi\\xffonCode:4\\xff251, \\xff \\xff sig\\xffnature:'\\xffMIIDfTCC\\xffAmWgAwIB\\xffAgIEfRwY\\xffPjANBgkq\\xffhkiG9w0B\\xffAQsFADBv\\xffMQswCQYD\\xffVQQGEwJD\\xffTjEQMA4G\\xffA1UECBMH\\xffQmVpamlu\\xffZzEQMA4G\\xffA1UEBxMH\\xffQmVpamlu\\xffZzESMBAG\\xffA1UEChMJ\\xffQnl0ZURh\\xffbmNlMQ8w\\xffDQYDVQQL\\xffEwZQYW5n\\xffbGUxFzAV\\xffBgNVBAMT\\xffDkNodWFu\\xffIFNoYW4g\\xffSmlhMB4X\\xffDTIxMTEw\\xffODA2MjQz\\xffOVoXDTQ2\\xffMTEwMjA2\\xffMjQzOVow\\xffbzELMAkG\\xffA1UEBhMC\\xffQ04xEDAO\\xffBgNVBAgT\\xffB0JlaWpp\\xffbmcxEDAO\\xffBgNVBAcT\\xffB0JlaWpp\\xffbmcxEjAQ\\xffBgNVBAoT\\xffCUJ5dGVE\\xffYW5jZTEP\\xffMA0GA1UE\\xffCxMGUGFu\\xffZ2xlMRcw\\xffFQYDVQQD\\xffEw5DaHVh\\xffbiBTaGFu\\xffIEppYTCC\\xffASIwDQYJ\\xffKoZIhvcN\\xffAQEBBQAD\\xffggEPADCC\\xffAQoCggEB\\xffAIBKeRL+\\xff4mfCn1SL\\xffYv6Oemfw\\xffwItkjlLP\\xffyqOEugkV\\xff6lanFTcZ\\xffgLwEl5LI\\xffkL0y28Un\\xffcPtMX1Mi\\xffi6DzCdJ/\\xffplw7S9+R\\xffT/hYDneu\\xff339IK...\\xff\\x00\\x00\\x00\\x00\\x00\\x00\\x00\\x00\\xf7\\x03\\x80\\x00\\x00\\x00\\xd9\\x03\\xc4\\x00\", err: rpc error: code = Canceled desc = context canceled"]
[2023/04/11 21:23:25.030 +08:00] [ERROR] [gc_worker.go:492] ["[gc worker] resolve locks returns an error"] [uuid=61dbd8fad1c001c] [error="loadRegion from PD failed, key: \"t\\x80\\x00\\x00\\x00\\x00\\x02\\x13q_i\\x80\\x00\\x00\\x00\\x00\\x00\\x00\\x03\\x01{ \\xff \\xff apiVer\\xffsionCode\\xff:4251, \\xff \\xff p\\xffackageNa\\xffme:com.b\\xffyted.pan\\xffgle, \\xff \\xff min\\xffPluginVe\\xffrsion:42\\xff51, \\xff \\xff inte\\xffrnalPath\\xff:6644354\\xff0, \\xff \\xff inter\\xffnalVersi\\xffonCode:4\\xff251, \\xff \\xff sig\\xffnature:'\\xffMIIDfTCC\\xffAmWgAwIB\\xffAgIEfRwY\\xffPjANBgkq\\xffhkiG9w0B\\xffAQsFADBv\\xffMQswCQYD\\xffVQQGEwJD\\xffTjEQMA4G\\xffA1UECBMH\\xffQmVpamlu\\xffZzEQMA4G\\xffA1UEBxMH\\xffQmVpamlu\\xffZzESMBAG\\xffA1UEChMJ\\xffQnl0ZURh\\xffbmNlMQ8w\\xffDQYDVQQL\\xffEwZQYW5n\\xffbGUxFzAV\\xffBgNVBAMT\\xffDkNodWFu\\xffIFNoYW4g\\xffSmlhMB4X\\xffDTIxMTEw\\xffODA2MjQz\\xffOVoXDTQ2\\xffMTEwMjA2\\xffMjQzOVow\\xffbzELMAkG\\xffA1UEBhMC\\xffQ04xEDAO\\xffBgNVBAgT\\xffB0JlaWpp\\xffbmcxEDAO\\xffBgNVBAcT\\xffB0JlaWpp\\xffbmcxEjAQ\\xffBgNVBAoT\\xffCUJ5dGVE\\xffYW5jZTEP\\xffMA0GA1UE\\xffCxMGUGFu\\xffZ2xlMRcw\\xffFQYDVQQD\\xffEw5DaHVh\\xffbiBTaGFu\\xffIEppYTCC\\xffASIwDQYJ\\xffKoZIhvcN\\xffAQEBBQAD\\xffggEPADCC\\xffAQoCggEB\\xffAIBKeRL+\\xff4mfCn1SL\\xffYv6Oemfw\\xffwItkjlLP\\xffyqOEugkV\\xff6lanFTcZ\\xffgLwEl5LI\\xffkL0y28Un\\xffcPtMX1Mi\\xffi6DzCdJ/\\xffplw7S9+R\\xffT/hYDneu\\xff339IK...\\xff\\x00\\x00\\x00\\x00\\x00\\x00\\x00\\x00\\xf7\\x03\\x80\\x00\\x00\\x00\\xd9\\x03\\xc4\\x00\", err: rpc error: code = Canceled desc = context canceled"]
[2023/04/11 21:23:25.031 +08:00] [ERROR] [gc_worker.go:180] ["[gc worker] runGCJob"] [error="loadRegion from PD failed, key: \"t\\x80\\x00\\x00\\x00\\x00\\x02\\x13q_i\\x80\\x00\\x00\\x00\\x00\\x00\\x00\\x03\\x01{ \\xff \\xff apiVer\\xffsionCode\\xff:4251, \\xff \\xff p\\xffackageNa\\xffme:com.b\\xffyted.pan\\xffgle, \\xff \\xff min\\xffPluginVe\\xffrsion:42\\xff51, \\xff \\xff inte\\xffrnalPath\\xff:6644354\\xff0, \\xff \\xff inter\\xffnalVersi\\xffonCode:4\\xff251, \\xff \\xff sig\\xffnature:'\\xffMIIDfTCC\\xffAmWgAwIB\\xffAgIEfRwY\\xffPjANBgkq\\xffhkiG9w0B\\xffAQsFADBv\\xffMQswCQYD\\xffVQQGEwJD\\xffTjEQMA4G\\xffA1UECBMH\\xffQmVpamlu\\xffZzEQMA4G\\xffA1UEBxMH\\xffQmVpamlu\\xffZzESMBAG\\xffA1UEChMJ\\xffQnl0ZURh\\xffbmNlMQ8w\\xffDQYDVQQL\\xffEwZQYW5n\\xffbGUxFzAV\\xffBgNVBAMT\\xffDkNodWFu\\xffIFNoYW4g\\xffSmlhMB4X\\xffDTIxMTEw\\xffODA2MjQz\\xffOVoXDTQ2\\xffMTEwMjA2\\xffMjQzOVow\\xffbzELMAkG\\xffA1UEBhMC\\xffQ04xEDAO\\xffBgNVBAgT\\xffB0JlaWpp\\xffbmcxEDAO\\xffBgNVBAcT\\xffB0JlaWpp\\xffbmcxEjAQ\\xffBgNVBAoT\\xffCUJ5dGVE\\xffYW5jZTEP\\xffMA0GA1UE\\xffCxMGUGFu\\xffZ2xlMRcw\\xffFQYDVQQD\\xffEw5DaHVh\\xffbiBTaGFu\\xffIEppYTCC\\xffASIwDQYJ\\xffKoZIhvcN\\xffAQEBBQAD\\xffggEPADCC\\xffAQoCggEB\\xffAIBKeRL+\\xff4mfCn1SL\\xffYv6Oemfw\\xffwItkjlLP\\xffyqOEugkV\\xff6lanFTcZ\\xffgLwEl5LI\\xffkL0y28Un\\xffcPtMX1Mi\\xffi6DzCdJ/\\xffplw7S9+R\\xffT/hYDneu\\xff339IK...\\xff\\x00\\x00\\x00\\x00\\x00\\x00\\x00\\x00\\xf7\\x03\\x80\\x00\\x00\\x00\\xd9\\x03\\xc4\\x00\", err: rpc error: code = Canceled desc = context canceled"]
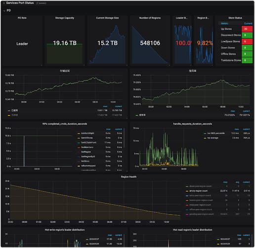
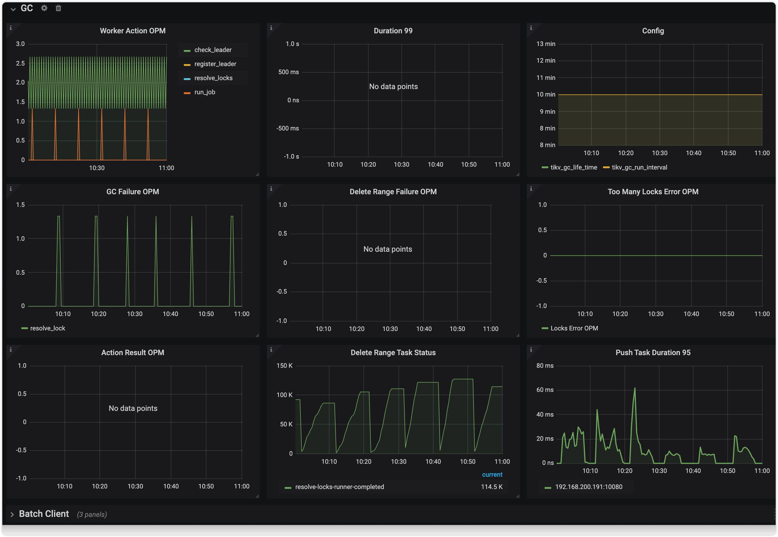
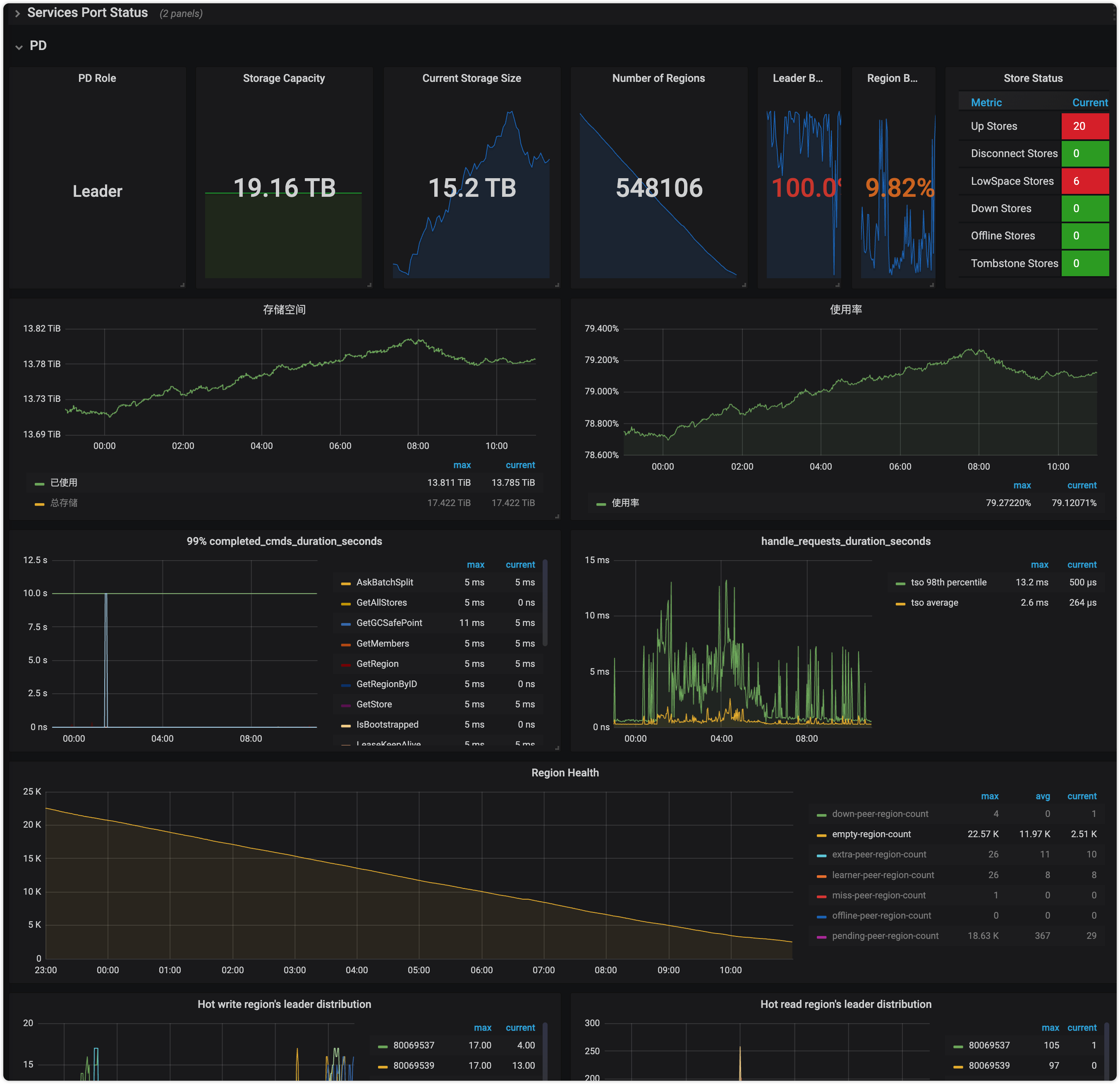
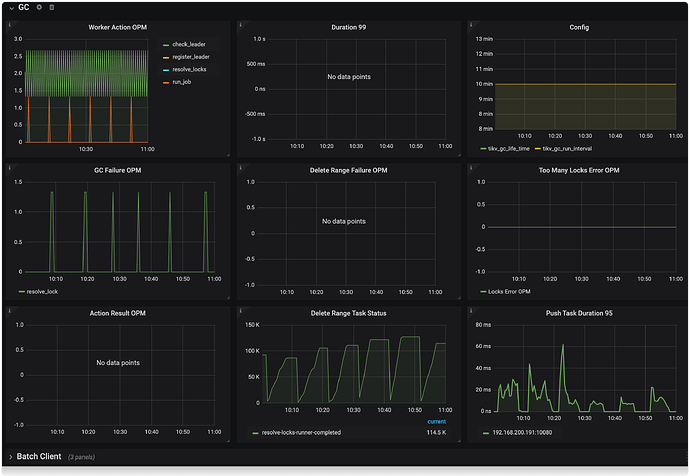
gc监控图
主要是不知道如何定位导致 loadRegion from PD failed 的数据,把这个找出来,就应该能解决吧?
补充 04月12 日 10:32的 日志
[2023/04/12 10:26:06.973 +08:00] [INFO] [range_task.go:254] ["canceling range task because of error"] [name=resolve-locks-runner] ["failed startKey"=dIAAAAAAAXDj] ["failed endKey"=dIAAAAAAAXEB] [error="[tikv:9001]PD server timeout"]
[2023/04/12 10:26:06.973 +08:00] [INFO] [range_task.go:254] ["canceling range task because of error"] [name=resolve-locks-runner] ["failed startKey"="dIAAAAAAAhNxX2mAAAAAAAAAAgQZr6l5owAAAAOAAAABGZ7Asg=="] ["failed endKey"="dIAAAAAAAhNxX2mAAAAAAAAAAgQZr6oEcgAAAAOAAAABGaZwaw=="] [error="context canceled"]
[2023/04/12 10:26:06.973 +08:00] [INFO] [range_task.go:254] ["canceling range task because of error"] [name=resolve-locks-runner] ["failed startKey"="dIAAAAAAAhNxX2mAAAAAAAAAAgQZr509+QAAAAOAAAABF2Y7bQ=="] ["failed endKey"="dIAAAAAAAhNxX2mAAAAAAAAAAgQZr51etwAAAAOAAAABF3MWCA=="] [error="context canceled"]
[2023/04/12 10:26:06.973 +08:00] [INFO] [range_task.go:254] ["canceling range task because of error"] [name=resolve-locks-runner] ["failed startKey"="dIAAAAAAAhNxX2mAAAAAAAAAAgQZr57JbAAAAAOAAAABF81B9Q=="] ["failed endKey"="dIAAAAAAAhNxX2mAAAAAAAAAAgQZr58oeQAAAAOAAAABF9pa1g=="] [error="context canceled"]
[2023/04/12 10:26:06.973 +08:00] [INFO] [range_task.go:254] ["canceling range task because of error"] [name=resolve-locks-runner] ["failed startKey"="dIAAAAAAAhNxX2mAAAAAAAAAAgQZr5k07gAAAAOAAAABFo879Q=="] ["failed endKey"="dIAAAAAAAhNxX2mAAAAAAAAAAgQZr5oh9QAAAAOAAAABFrb+CQ=="] [error="context canceled"]
[2023/04/12 10:26:06.973 +08:00] [INFO] [range_task.go:254] ["canceling range task because of error"] [name=resolve-locks-runner] ["failed startKey"="dIAAAAAAAhNxX2mAAAAAAAAAAgQZr6gVmwAAAAOAAAABGUY8FA=="] ["failed endKey"="dIAAAAAAAhNxX2mAAAAAAAAAAgQZr6hUWgAAAAOAAAABGVJ9kA=="] [error="context canceled"]
[2023/04/12 10:26:06.973 +08:00] [INFO] [range_task.go:254] ["canceling range task because of error"] [name=resolve-locks-runner] ["failed startKey"="dIAAAAAAAhNxX2mAAAAAAAAAAgQZr6qMnAAAAAOAAAABGce+kg=="] ["failed endKey"="dIAAAAAAAhNxX2mAAAAAAAAAAgQZr6rHuAAAAAOAAAABGdR0cw=="] [error="context canceled"]
[2023/04/12 10:26:06.973 +08:00] [INFO] [range_task.go:254] ["canceling range task because of error"] [name=resolve-locks-runner] ["failed startKey"="dIAAAAAAAhNxX2mAAAAAAAAAAgQZr56x1QAAAAOAAAABF8Nlag=="] ["failed endKey"="dIAAAAAAAhNxX2mAAAAAAAAAAgQZr57JbAAAAAOAAAABF81B9Q=="] [error="context canceled"]
[2023/04/12 10:26:06.973 +08:00] [INFO] [range_task.go:254] ["canceling range task because of error"] [name=resolve-locks-runner] ["failed startKey"="dIAAAAAAAhNxX2mAAAAAAAAAAgQZr6RY2AAAAAOAAAABGMB2rw=="] ["failed endKey"="dIAAAAAAAhNxX2mAAAAAAAAAAgQZr6SaUAAAAAOAAAABGM1ktw=="] [error="context canceled"]
[2023/04/12 10:26:06.973 +08:00] [INFO] [range_task.go:254] ["canceling range task because of error"] [name=resolve-locks-runner] ["failed startKey"="dIAAAAAAAhNxX2mAAAAAAAAAAgQZr6SaUAAAAAOAAAABGM1ktw=="] ["failed endKey"="dIAAAAAAAhNxX2mAAAAAAAAAAgQZr6Tb0AAAAAOAAAABGNsgCw=="] [error="context canceled"]
[2023/04/12 10:26:06.973 +08:00] [INFO] [range_task.go:254] ["canceling range task because of error"] [name=resolve-locks-runner] ["failed startKey"="dIAAAAAAAhNxX2mAAAAAAAAAAgQZr6oEcgAAAAOAAAABGaZwaw=="] ["failed endKey"="dIAAAAAAAhNxX2mAAAAAAAAAAgQZr6oQegAAAAOAAAABGa20dQ=="] [error="context canceled"]
[2023/04/12 10:26:06.973 +08:00] [INFO] [range_task.go:254] ["canceling range task because of error"] [name=resolve-locks-runner] ["failed startKey"="dIAAAAAAAhNxX2mAAAAAAAAAAgQZr6Iq5gAAAAOAAAABGFauBQ=="] ["failed endKey"="dIAAAAAAAhNxX2mAAAAAAAAAAgQZr6KJTgAAAAOAAAABGGQGSw=="] [error="context canceled"]
[2023/04/12 10:26:06.973 +08:00] [INFO] [range_task.go:149] ["range task failed"] [name=resolve-locks-runner] [startKey=] [endKey=] ["cost time"=7m36.569428109s] [error="loadRegion from PD failed, key: \"t\\x80\\x00\\x00\\x00\\x00\\x02\\x13q_i\\x80\\x00\\x00\\x00\\x00\\x00\\x00\\x02\\x04\\x19\\xaf\\xafV\\xdb\\x00\\x00\\x00\\x03\\x80\\x00\\x00\\x01\\x1a\\xda`4\", err: rpc error: code = Canceled desc = context canceled"]
补充 04月13 日 10:59的 情况
开启了跨表合并仍然后的截图
TIDB-GC没有任何反应,每次 GC 仍然报错
日志信息如下
[2023/04/13 10:51:30.045 +08:00] [INFO] [gc_worker.go:274] ["[gc worker] starts the whole job"] [uuid=61dcec5d244000b] [safePoint=440756780481118208] [concurrency=20]
[2023/04/13 10:51:30.045 +08:00] [INFO] [gc_worker.go:818] ["[gc worker] start resolve locks"] [uuid=61dcec5d244000b] [safePoint=440756780481118208] [concurrency=20]
[2023/04/13 10:51:30.045 +08:00] [INFO] [range_task.go:90] ["range task started"] [name=resolve-locks-runner] [startKey=] [endKey=] [concurrency=20]
[2023/04/13 10:52:22.608 +08:00] [INFO] [gc_worker.go:243] ["[gc worker] there's already a gc job running, skipped"] ["leaderTick on"=61dcec5d244000b]
[2023/04/13 10:53:22.679 +08:00] [INFO] [gc_worker.go:243] ["[gc worker] there's already a gc job running, skipped"] ["leaderTick on"=61dcec5d244000b]
[2023/04/13 10:54:22.540 +08:00] [INFO] [gc_worker.go:243] ["[gc worker] there's already a gc job running, skipped"] ["leaderTick on"=61dcec5d244000b]
[2023/04/13 10:55:22.396 +08:00] [INFO] [gc_worker.go:243] ["[gc worker] there's already a gc job running, skipped"] ["leaderTick on"=61dcec5d244000b]
[2023/04/13 10:56:22.397 +08:00] [INFO] [gc_worker.go:243] ["[gc worker] there's already a gc job running, skipped"] ["leaderTick on"=61dcec5d244000b]
[2023/04/13 10:56:46.762 +08:00] [INFO] [range_task.go:254] ["canceling range task because of error"] [name=resolve-locks-runner] ["failed startKey"=dIAAAAAAAXDj] ["failed endKey"=dIAAAAAAAXEB] [error="[tikv:9001]PD server timeout"]
[2023/04/13 10:56:46.762 +08:00] [INFO] [range_task.go:254] ["canceling range task because of error"] [name=resolve-locks-runner] ["failed startKey"="dIAAAAAAAlL7X3KAAAAAA/oalg=="] ["failed endKey"="dIAAAAAAAlL7X3KAAAAAA/ocvw=="] [error="context canceled"]
[2023/04/13 10:56:46.762 +08:00] [INFO] [range_task.go:254] ["canceling range task because of error"] [name=resolve-locks-runner] ["failed startKey"="dIAAAAAAAlL7X3KAAAAAA/oofw=="] ["failed endKey"="dIAAAAAAAlL7X3KAAAAAA/oqVA=="] [error="context canceled"]
[2023/04/13 10:56:46.762 +08:00] [INFO] [range_task.go:254] ["canceling range task because of error"] [name=resolve-locks-runner] ["failed startKey"="dIAAAAAAAlL7X3KAAAAAA/ndIA=="] ["failed endKey"="dIAAAAAAAlL7X3KAAAAAA/ne9A=="] [error="context canceled"]
[2023/04/13 10:56:46.762 +08:00] [INFO] [range_task.go:254] ["canceling range task because of error"] [name=resolve-locks-runner] ["failed startKey"="dIAAAAAAAlL7X3KAAAAAA/m05A=="] ["failed endKey"="dIAAAAAAAlL7X3KAAAAAA/m4yw=="] [error="context canceled"]
[2023/04/13 10:56:46.762 +08:00] [INFO] [range_task.go:254] ["canceling range task because of error"] [name=resolve-locks-runner] ["failed startKey"="dIAAAAAAAlL7X3KAAAAAA/l2NQ=="] ["failed endKey"="dIAAAAAAAlL7X3KAAAAAA/l4ow=="] [error="context canceled"]
[2023/04/13 10:56:46.762 +08:00] [INFO] [range_task.go:254] ["canceling range task because of error"] [name=resolve-locks-runner] ["failed startKey"="dIAAAAAAAlL7X3KAAAAAA/os+w=="] ["failed endKey"="dIAAAAAAAlL7X3KAAAAAA/ouWw=="] [error="context canceled"]
[2023/04/13 10:56:46.762 +08:00] [INFO] [range_task.go:254] ["canceling range task because of error"] [name=resolve-locks-runner] ["failed startKey"="dIAAAAAAAlL7X3KAAAAAA/adZw=="] ["failed endKey"="dIAAAAAAAlL7X3KAAAAAA/ag6w=="] [error="context canceled"]
[2023/04/13 10:56:46.762 +08:00] [INFO] [range_task.go:254] ["canceling range task because of error"] [name=resolve-locks-runner] ["failed startKey"="dIAAAAAAAlL7X3KAAAAAA/oflg=="] ["failed endKey"="dIAAAAAAAlL7X3KAAAAAA/oh0Q=="] [error="context canceled"]
[2023/04/13 10:56:46.762 +08:00] [INFO] [range_task.go:254] ["canceling range task because of error"] [name=resolve-locks-runner] ["failed startKey"="dIAAAAAAAlL7X3KAAAAAA/oqVA=="] ["failed endKey"="dIAAAAAAAlL7X3KAAAAAA/os+w=="] [error="context canceled"]
[2023/04/13 10:56:46.762 +08:00] [INFO] [range_task.go:254] ["canceling range task because of error"] [name=resolve-locks-runner] ["failed startKey"="dIAAAAAAAlL7X3KAAAAAA/ouWw=="] ["failed endKey"="dIAAAAAAAlL7X3KAAAAAA/oxrQ=="] [error="context canceled"]
[2023/04/13 10:56:46.762 +08:00] [INFO] [range_task.go:254] ["canceling range task because of error"] [name=resolve-locks-runner] ["failed startKey"="dIAAAAAAAlL7X3KAAAAAA/WXiA=="] ["failed endKey"="dIAAAAAAAlL7X3KAAAAAA/W9pw=="] [error="context canceled"]
[2023/04/13 10:56:46.762 +08:00] [INFO] [range_task.go:254] ["canceling range task because of error"] [name=resolve-locks-runner] ["failed startKey"="dIAAAAAAAlL7X3KAAAAAA/fYhw=="] ["failed endKey"="dIAAAAAAAlL7X3KAAAAAA/fgCA=="] [error="context canceled"]
[2023/04/13 10:56:46.762 +08:00] [INFO] [range_task.go:254] ["canceling range task because of error"] [name=resolve-locks-runner] ["failed startKey"="dIAAAAAAAlL7X3KAAAAAA/KwzQ=="] ["failed endKey"="dIAAAAAAAlL7X3KAAAAAA/KzqA=="] [error="context canceled"]
[2023/04/13 10:56:46.763 +08:00] [INFO] [range_task.go:254] ["canceling range task because of error"] [name=resolve-locks-runner] ["failed startKey"="dIAAAAAAAlL7X3KAAAAAA/ocvw=="] ["failed endKey"="dIAAAAAAAlL7X3KAAAAAA/oflg=="] [error="context canceled"]
[2023/04/13 10:56:46.763 +08:00] [INFO] [range_task.go:254] ["canceling range task because of error"] [name=resolve-locks-runner] ["failed startKey"="dIAAAAAAAlL7X3KAAAAAA/SlJw=="] ["failed endKey"="dIAAAAAAAlL7X3KAAAAAA/SqtQ=="] [error="context canceled"]
[2023/04/13 10:56:46.762 +08:00] [INFO] [range_task.go:254] ["canceling range task because of error"] [name=resolve-locks-runner] ["failed startKey"="dIAAAAAAAlL7X3KAAAAAA/IiyA=="] ["failed endKey"="dIAAAAAAAlL7X3KAAAAAA/IkTw=="] [error="context canceled"]
[2023/04/13 10:56:46.763 +08:00] [INFO] [range_task.go:254] ["canceling range task because of error"] [name=resolve-locks-runner] ["failed startKey"="dIAAAAAAAlL7X3KAAAAAA/oO9w=="] ["failed endKey"="dIAAAAAAAlL7X3KAAAAAA/oQ8Q=="] [error="context canceled"]
[2023/04/13 10:56:46.762 +08:00] [INFO] [range_task.go:254] ["canceling range task because of error"] [name=resolve-locks-runner] ["failed startKey"="dIAAAAAAAlL7X3KAAAAAA/m9wQ=="] ["failed endKey"="dIAAAAAAAlL7X3KAAAAAA/m/og=="] [error="context canceled"]
[2023/04/13 10:56:46.763 +08:00] [INFO] [range_task.go:254] ["canceling range task because of error"] [name=resolve-locks-runner] ["failed startKey"="dIAAAAAAAlL7X3KAAAAAA/om6A=="] ["failed endKey"="dIAAAAAAAlL7X3KAAAAAA/oofw=="] [error="context canceled"]
[2023/04/13 10:56:46.801 +08:00] [INFO] [range_task.go:149] ["range task failed"] [name=resolve-locks-runner] [startKey=] [endKey=] ["cost time"=5m16.755437286s] [error="loadRegion from PD failed, key: \"t\\x80\\x00\\x00\\x00\\x00\\x02jX_r\\x80\\x00\\x00\\x00\\fI\\x8a\\n\", err: rpc error: code = Canceled desc = context canceled"]
[2023/04/13 10:56:46.801 +08:00] [ERROR] [gc_worker.go:832] ["[gc worker] resolve locks failed"] [uuid=61dcec5d244000b] [safePoint=440756780481118208] [error="loadRegion from PD failed, key: \"t\\x80\\x00\\x00\\x00\\x00\\x02jX_r\\x80\\x00\\x00\\x00\\fI\\x8a\\n\", err: rpc error: code = Canceled desc = context canceled"]
[2023/04/13 10:56:46.801 +08:00] [ERROR] [gc_worker.go:492] ["[gc worker] resolve locks returns an error"] [uuid=61dcec5d244000b] [error="loadRegion from PD failed, key: \"t\\x80\\x00\\x00\\x00\\x00\\x02jX_r\\x80\\x00\\x00\\x00\\fI\\x8a\\n\", err: rpc error: code = Canceled desc = context canceled"]
[2023/04/13 10:56:46.801 +08:00] [ERROR] [gc_worker.go:180] ["[gc worker] runGCJob"] [error="loadRegion from PD failed, key: \"t\\x80\\x00\\x00\\x00\\x00\\x02jX_r\\x80\\x00\\x00\\x00\\fI\\x8a\\n\", err: rpc error: code = Canceled desc = context canceled"]




