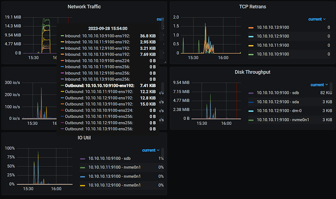
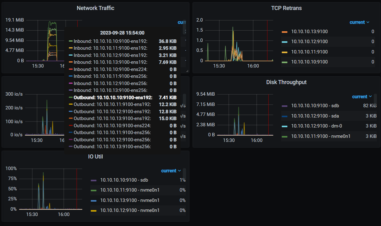
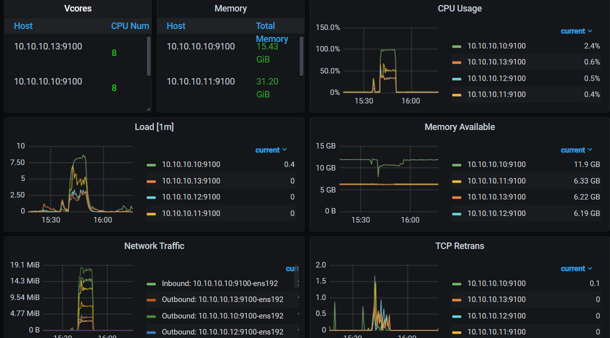
在grafana的overview里面看看systeminfo那部分,cpu 内存和io有没有跑满的
虚机测有可能资源抢占的吧,有监控的话可以看看是否存在瓶颈
使用本地磁盘,不用云盘
有的,看了下,测试的时候基本都跑满了。
你压力瓶颈全在CPU上了,把PD和TiDB server拆开,同时把tidb server扩到两个,压测主机上搭个haproxy,指向两个tidb server,再试试
P.S:你压测客户端不会和tidb server在同一台机器上吧?
是在一个客户端
,压测主机要专门弄个节点吗?这个没有考虑到。
虚拟机的话,看一下,是不是有 共用宿主机的
压测客户端最好单独一台机器,并且高cpu核,比如要压到400并发最好32C以上
如果在一起的话,你客户端发起请求不就和tidb server、pd一起争用cpu?
显然是cpu到瓶颈了
大佬,今天测试了下,将sysbench节点放在另一个虚拟机上,测试了下,100并发,性能没有原来的好,tidb和pd节点还是放在一起的,压测单独放一个虚拟机上的。测试的时候cpu都到瓶颈了。
这是刚测的
这是上次测的
没有想明白为什么还不如上次测的。
你压测机多少C?
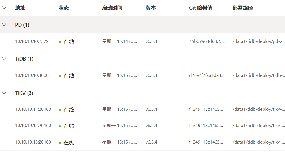
现在的tidb部署架构是什么
另外来几张监控图
10的CPU还是瓶颈,这样,改下部署
在11 12 13上各部署一个tidb pd tikv ,10上搭个haproxy,指向三个节点,压测机走10的haproxy
tidb、PD直接扩容迁到11 12 13上
https://docs.pingcap.com/zh/tidb/stable/scale-tidb-using-tiup
好的,感谢大佬,我去试试。 ![]()
建议单机单实例
所有结果跑出来了,100线程还能看看,超过100简直了,所以就没跑100以上的了。各位大佬有兴趣了空闲的时候可以看看,下次再跑这种测试,一定搭个标准的环境。
point_select_10 (8.3 KB)
point_select_50 (8.3 KB)
point_select_100 (8.3 KB)
read_write_100 (8.6 KB)
read_write__10 (8.4 KB)
read_write_50 (8.6 KB)
update_index_10 (8.1 KB)
update_index_50 (8.2 KB)
update_index_100 (8.3 KB)
update_non_index_10 (8.1 KB)
update_non_index_50 (8.2 KB)
update_non_index_100 (8.3 KB)
![]()
单节点tidb的要把所有节点都测完,然后合计吧








