数据插入tidb集群耗时越来越长,最终导致数据库连接中断,程序崩溃

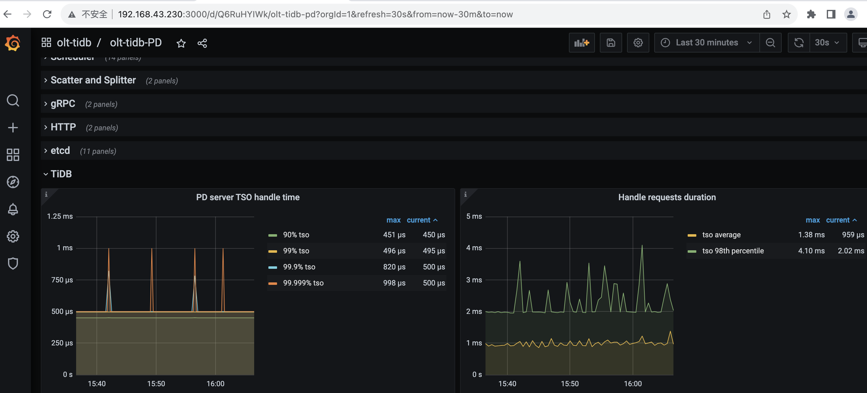
PD TSO RPC Duration
PD TSO Wait Duration
Async TSO Duration


节点unavaliable了

资源少了些吧

看看所有节点的错误日志,你这个插入的sql有没有指定id,id是不是auto_random

没有使用auto_random,主键的值在插入时程序赋值的。
你再看下错误日志:

总共只有三个节点吗?
可以看下你有哪些节点吗?分别的资源占用

内存配置不高,怀疑你的硬盘也是机械盘,这对SSD的读取影响特别大,一旦有慢SQL就会抖动很大