没有的,是单独的压测环境
没有其它大SQL在执行,因为是业务场景压测,我们在加压时只是单独一条SQL增加流量,其它保持不变的状态。
我先拜读一下
这个是后来新扩容的TIKV节点,当时上面还没有什么数据
好的,那就是符合预期的。
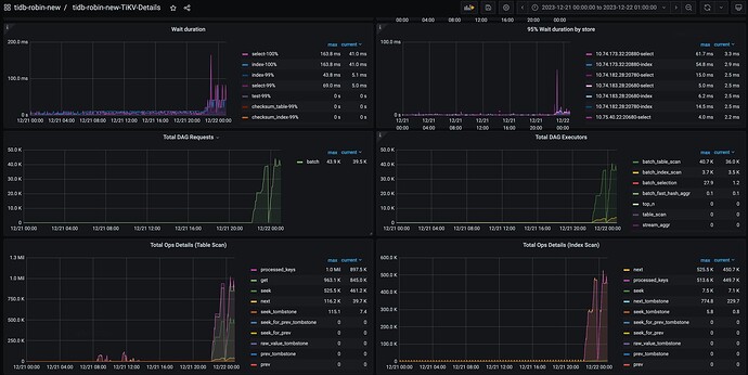
SQL 执行时间大部分消耗在 cop 任务的等待时间,结合 Unified read pool CPU 已经打满的情,看起来应该是针对这个SQL 加压的时候统一读线程池 CPU 已经打爆了,出现了 cop 读请求堆积的情况,可以查看一下
TiKV-Detail → Unified Read Pool → Running tasks 这个面板确认一下。
1 个赞
是扩容TIKV节点造成的吗?
tikv是压测完后扩容的
此话题已在最后回复的 60 天后被自动关闭。不再允许新回复。









