归档产生delete事件导致cdc链路延迟

2024-01-18 20:10:00 对TiDB其中几个表进行了归档操作,归档期间cdc产生延迟,直到停止归档后cdc链路延迟消费完成后恢复

【 TiDB 版本】 V6.1.5
【 Bug 的影响】
每日0点会对通过cdc同步到kafka的前一天的数据进行处理,如果0点的时候延迟会影响到当天的报表数据。
cdc的延迟导致0点过后消费时未完全消费完当天数据

【期望看到的行为】
归档时cdc性能能够承载删除产生的数据量

【其他背景信息或者截图】
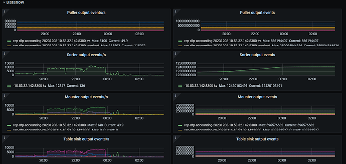
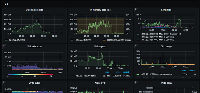
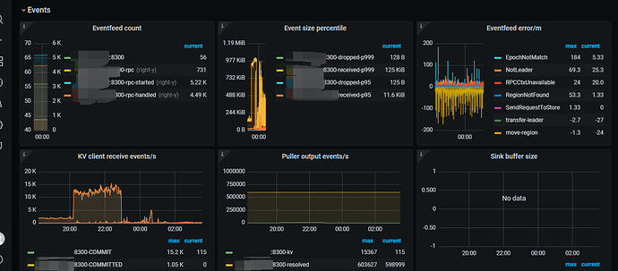
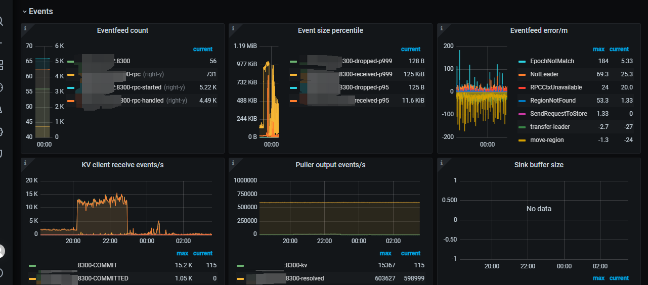
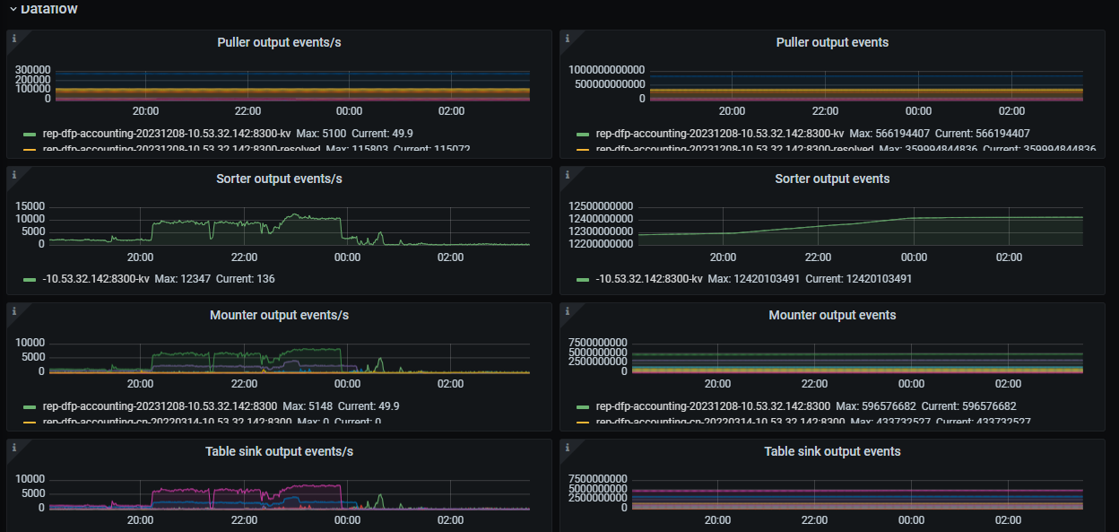
归档日志截图:


cdc延迟grafana截图1:

cdc延迟grafana截图2:

cdc延迟grafana截图3:

cdc延迟grafana截图4:

归档是删除原来表部分数据,插入到历史表里面吗,都是一个数据库内完成的?

你直接建一个归档库,归档的数据就不同步了,就不存在延时了,加入你设置了cdc过滤机制

https://docs.pingcap.com/zh/tidb/stable/ticdc-filter

在 6.2 有 事件过滤器…指定某张表的 delete 不要同步到下游,看看是不是可以满足你们的需求,应该升级到 6.5.x 就可以体验到这个功能。

瓶颈可能是 sink 写下游慢了。如果下游是 mysql 或者 tidb,尝试加大 worker-count
https://docs.pingcap.com/zh/tidb/v6.1/manage-ticdc#sink-uri-配置-mysqltidb

1 个赞
  1. ticdc 部署在上游还是下游,上下游间网络延迟情况如何,见 https://docs.pingcap.com/zh/tidb/stable/ticdc-faq#在两个异地-tidb-集群之间同步数据如何部署-ticdc
  2. 检查 上游大事务 & 下游写入瓶颈,见 https://docs.pingcap.com/zh/tidb/stable/ticdc-faq#ticdc-支持同步大事务吗有什么风险吗
1 个赞

你的这个cdc性能瓶颈在 sorter 阶段,puller阶段正常,sorter比较慢,影响了后续的同步QPS。

进行针对性调优即可。

可以参考一下我之前的优化cdc经验,如果你的 TiCDC 同步性能一直无法提升,也暂时找不到好的处理方法,试试调大 per-table-memory-quota 参数吧,很可能会有意外的惊喜。

此话题已在最后回复的 60 天后被自动关闭。不再允许新回复。