100Gb,1个
有个上海的量化交易的小伙伴,单集群怼到 1pb
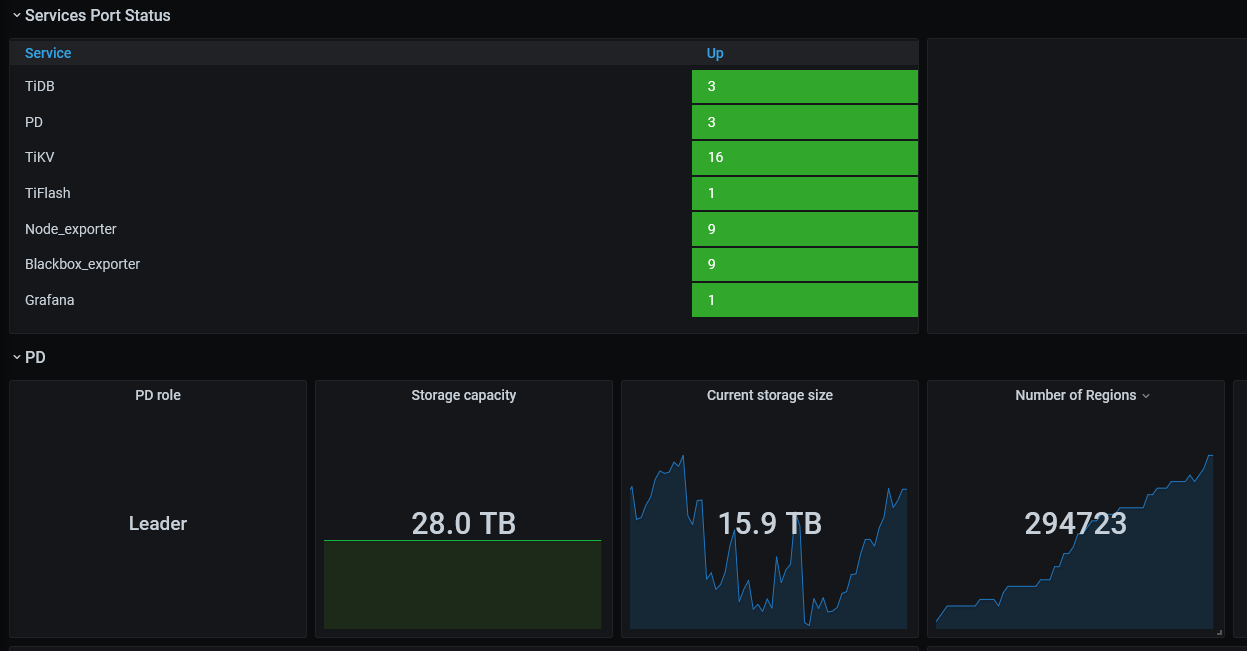
数据量100T,DBA嘛,有两个
一直看好TIDB,必须是TIDB!!!! 加油,冲鸭!!!
阔以阔以
你们的数据好多呀,目前没有那么多
数据量个位数,DBA无,挑战更少
1 个赞
可以可以,都是大佬😎
数据量在10T左右,还是测试性质的,领导没有发话正式使用。DBA三人,另外专门的部门管数据库及主机这一块的。
数据目前40T左右,公司没有专门的 DBA !
1 个赞
就几十T的数据
2个tidb集群,总数量超过500TB,DBA3人
1个tidb,<1T。
目前只有测试环境,还在测试过程中。
不多不多也就2个大机房
测试中,还没大规模应用,DBA 3个
几十T
测试集群 1T


