Region 数量检查了吗,感觉有点异常
配置应该还可以的,内存800G,CPU是Hygon C86 7380 128核,万兆网
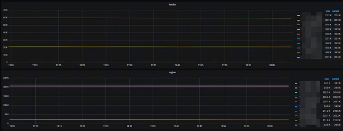
你好,这个有什么检查的参考吗,目前看每个tikv的region数量是20多w,每个region是用的默认配置96MB
目前insert的表估计有300多亿纪录
学习了
发下 Grafana 的 PD 面板
每个 TiKV 有 20 W 的 Region 吗,那有点多了,检查下是不是空 Region 过多(PD 面板region healthy ),Region 当前大小分布情况(TiKV 里有region size )
有木有索引问题呀,删掉所有索引试试呢
你有调整啥参数吗,你这 Region 量太多,但是看region healthy 又没有空 Region
另外单个 TiKV 建议不要管理超过 4T 的数据
没有调整,都是默认参数
我试着增加TiKV实例试一下
请教下,数据优先写入扩容后节点 还是 是均衡的
“数据优先写入扩容后节点 还是 是均衡的”
没有这种说法吧,主要是看region leader的分布
数据写入具体看存数据的region在哪个tikv上,扩容后均衡是另外的任务
tidb server 压力是否均衡,cpu使用到了多少,tikv看图是10分钟一次波动,是10分钟一批吗?
我还发现,新扩容的几台无负载情况下cpu会很高,这个有具体文章可参考吗






