【TiDB 使用环境】生产环境 /测试/ Poc
【TiDB 版本】8.5.1
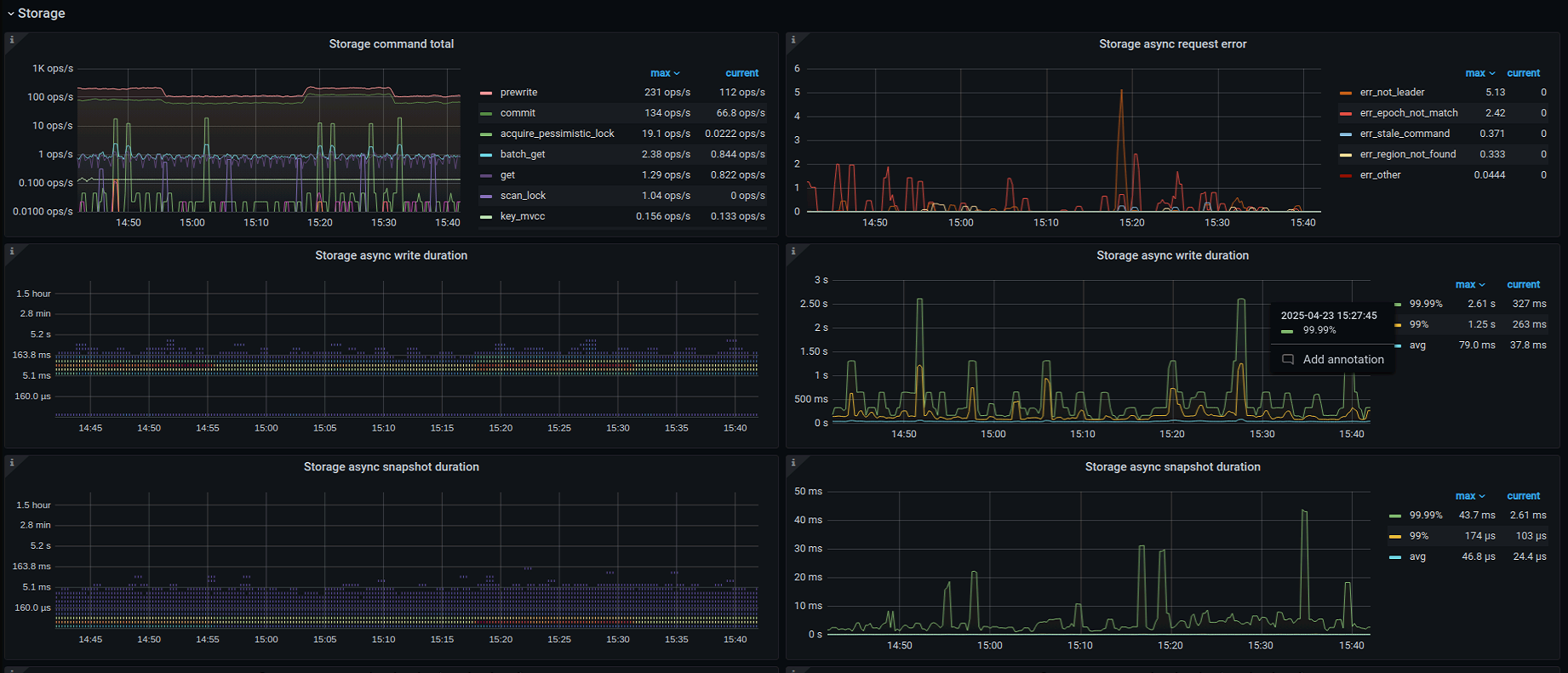
新部署的集群,只要数据库有操作就会有如下的Alertmanager警告,因为刚接触不久,想请社区大佬提供一下分析思路,如何在监控面板或者日志里查找相关问题
集群配置发一下看看,是混合部署么?
谢谢谢谢,我学习一下
上云了吗?这些都是机械盘吗?
看磁盘空间大小,感觉应该是tikv的cpu不够,grafana里看看tikv这几台的CPU使用情况。
没感觉到有什么问题。
可能写入的比较多,有slow store,和region分裂产生的regionmiss和regionScheduling告警挺正常的。
入门级监控教程,看这个视频
2 个赞







