tidb-server节点的话,直接设置这个参数SET GLOBAL tidb_server_memory_limit = “32GB”;也可以配置 **tidb_mem_quota_query**这个参数,限定单个sql的内存占用,然后你再去看执行报错的sql,就知道是哪些大sql导致你的tidb-server 内存高了
应该不会,我们每天也有br备份,没有出现你这个情况,我用的是7,5的版本
我7.5也没这个问题 ![]()
看下tikv-client.copr-cache.capacity-mb这配置阈值是多少?
这个配置也是使用的默认值的 还没有单独配置
1、升级到 8.5.1 版本试试
2、可以看下是否有长 sql,information_schema.cluster_processlist 这个表做下 time 等过滤排序即可
3、可以看下 tidb runtime 监控,里面有 go gc 相关监控,如果认为是 go gc 不及时可以确定下。
4、go gc 相关可以考虑调整下:https://docs.pingcap.com/zh/tidb/stable/configure-memory-usage/#其它
还有尝试关闭:https://docs.pingcap.com/zh/tidb/stable/system-variables/#tidb_enable_gogc_tuner-从-v640-版本开始引入
5、以上都不行,提供火焰图。
大哥,你这是怎么看出来的???
https://docs.pingcap.com/zh/tidb/stable/system-variables/#tidb_enable_historical_stats
看看这个是关闭的么,不是的话 关了试试。
你注意一下每次oom的是不是ddl owner。
https://docs.pingcap.com/zh/tidb/v8.4/sql-statement-admin-show-ddl/#admin-show-ddl
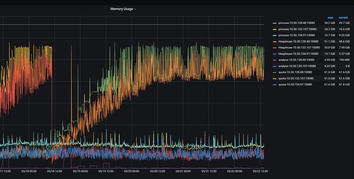
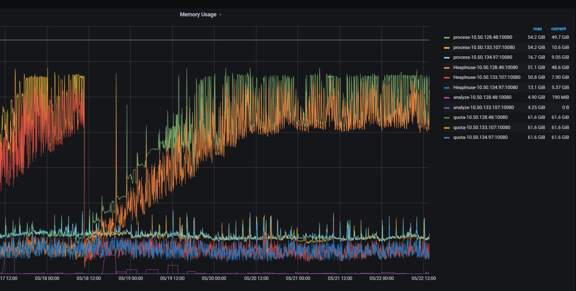
你这个oom的图形,我感觉大概率和统计信息收集有关。
另外,你手动分析以后直接把火焰图贴出来,给个heap文件,还要再找工具看,多麻烦。
你看看这个帖子。
注意mysql.tidb_ddl_notifier这个表的数据是不是很多。
如果是这个问题,那么这个bug在8.5.2修复。
这个图上看,这30+G的内存空间就是在执行一个内部的sql,大概率就是收集统计信息。
尝试通过资源管控控制一下。我这块也没其他的太好的思路了。
看你这个版本的代码,这块确实和 @WalterWj 提到的这个变量有关,一进来就会看这个变量是不是开启的。如果是OFF,就直接返回了。
理论上如果你关闭了这个变量。
![]()
就不应该有这一条存在。
建议global设置这个变量为OFF,重启所有tidb节点。看看还会不会复现。
感谢大佬 问题解决了
此话题已在最后回复的 7 天后被自动关闭。不再允许新回复。







