tikv 节点一直在做cop操作,这个具体是在做什么

【TiDB 使用环境】生产环境
【TiDB 版本】7.5.3
【操作系统】
【部署方式】机器部署
【集群数据量】
【集群节点数】
【问题复现路径】做过哪些操作出现的问题
【遇到的问题:问题现象及影响】
【资源配置】进入到 TiDB Dashboard -集群信息 (Cluster Info) -主机(Hosts) 截图此页面
【复制黏贴 ERROR 报错的日志】
【其他附件:截图/日志/监控】

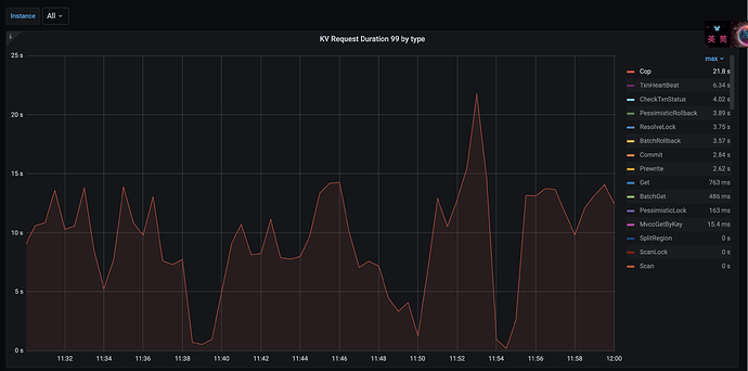
如图,看到集群中Cop响应很慢导致影响到99分位查询,这个Cop的根源是什么导致的呢?

计算下推
https://docs.pingcap.com/zh/tidb/stable/expressions-pushed-down

嗯这个看到呢。
我想表达的意思是从哪里看到具体是做的什么操作,导致了Cop响应时间超长呢。

目前对这个Cop响应时间变成,同步的有tikv节点的 kv request by duration 也变得很长。有点无从下手去查

检查慢sql吧,一个一个sql的 explain
执行计划里面有 cop 的就是下推到了 tikv

把这些慢sql优化掉就可以了

1 个赞

cop的意思是tikv的coprocessor线程池产生的任务,这个任务就是从tikv读取数据的。这个指标慢就意味着从tikv读取数据慢,像楼上说的,你可以先看看你的慢查询,优化后再看看这个指标。

1 个赞

嗯嗯,确实一直有些慢查存在,之前没有重点对待,看来接下来需要关注下了

这儿的cop,指的是tidb 下推到tikv执行的算子(例如table full scan,index scan)细分下的cop task。这些task 会发送 tikv unified read pool 中等待CPU调度执行。

1 个赞

中的 tikv读流程详解可能对你有帮助