如何分析某个tikv节点CPU使用和其他节点持续不一致的根源呢

【TiDB 使用环境】生产环境
【TiDB 版本】7.5.3
【操作系统】
【部署方式】云上部署
【问题复现路径】

【资源配置】

【遇到的问题:问题现象及影响】

从下面给出来的主机监控发现这个tikv节点的 iops明显比其他的节点要高出来一些。

从TIDB的grafana 的 cluster-tidb-TiDB 页面的 ”kv request" 中看到 store-5也就这里的问题节点 172.31.11.195 (tikv-01-cvm) 节点的 “KV request duration 99 by store" 也明显高于其他节点

然后统计分析了各tikv节点的存储,Leader 、region的情况,分布是基本均衡的

也看了 hot write/ hot read 没有发现这个节点有明显异常



求教还能怎么分析这个节点是什么到只iops 、 kv request duraion 99 比较异常呢?

1 个赞

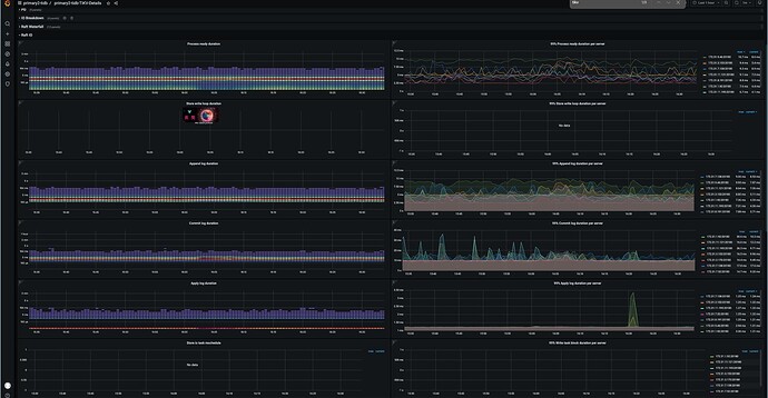
https://docs.pingcap.com/zh/tidb/stable/grafana-tikv-dashboard/#raft-io
这个面板有异常不

没有异常,尤其是这个store5这个节点

这种情况一般是某张表数据量较小数据集中在这个kv上了,在topsql中看下这个节点有没有全表扫描的执行计划。

2 个赞

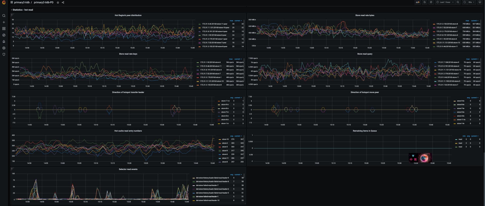
那感觉同时读线程池和pd面板 hotread应该也有突增的情况出现

1 个赞

1、看下store-5节点的磁盘读写延迟是否和其他节点相近,先排查磁盘没问题
2、iops明显高很多,有可能是其他服务在也在大量占用磁盘,用iotop查一下

1 个赞

先看topsql面板。

https://docs.pingcap.com/zh/tidb/stable/top-sql/#tidb-dashboard-top-sql-页面

如何确认某张表的查询都集中在这个tikv上呢? topsql 中看到的5个查询SQL没有在其他tikv节点也有,没有办法判定它们影响了这个主机吧

开启了,也看了,但是感觉看不出来什么有用的东西?

1、磁盘都是云主机统一采购,应该不是磁盘的问题
2、iops明显高很多, 这个确实是,但是iotop看到的都是tikv进程的

左边是问题主机,右面是找了个对比主机,看不来有什么问题

左边的tikv读写流量比右边高不少,感觉还是热点问题。
看下unified read pool的监控

嗯,目前从hot read中发现一个

从unified read pool中发现如下

更近一步如何确定都执行的是什么 tasks 呢?

topsql的截图发一个看看。还有就是注意ddl owner的问题。

一般负载不均衡,如果是sql引起的,topsql能看到在运行那些sql。如果不是sql引起的,大概率就是ddl owner在运行统计信息收集之类的任务造成的。

对应的几个SQL我再其他节点也有发现有,比如这个

Total cpu time 也算是一个数量级吧

感觉和这个sql是有关系的,cpu时间高出1倍多,这就是两个节点在具体负载上的差异。同样写入commit看上去的差异就比这个sql的差距小。

另外扫描的行数和扫描的索引数差距也大,这个sql大概率没有利用好索引。

https://docs.pingcap.com/zh/tidb/stable/grafana-tikv-dashboard/#coprocessor-detail

看看coprocessor这块的监控,cpu是不是有显著的差异。

如果确定是coprocessor这块有差异,那大概率就是这个sql的问题。
重点优化一下,特别是看看执行计划里面对索引的利用是不是不太好。

总体上,你这个sql,我感觉在tiflash上运行更好。

这几个sql看起来都正常,other的cpu使用率太高了,缩小时间范围看看other里面是什么

sql看起来都正常,把检查方向放到存储IO上那?看看是不是存储延迟过大,造成CPU过高。