专业!
文章链接:专栏 - 加载中 | TiDB 社区
《超强的运维管理平台,TEM on 腾讯云安装 + TiDB 集群实践》
1 个赞
能大大减轻运维的工作量
报名报名,我海外版的serverless还给用不,好久没连了
群过期了 加不进去了
2025.7.31.21:24
已填写试用表单,微信群二维码过期了,
进群二维码7月31过期了,啥时候更新
好的 我们来加下大家 然后邀请老师们进群 / 也可添加 TiDB Robot (微信号: tidbai)
已试用,统一纳管对于有多套TiDB集群的而言还是很不错的, 使用反馈专栏 - 基于腾讯云的TiDB TEM平台试用体验 | TiDB 社区
希望功能越来越好
1 个赞
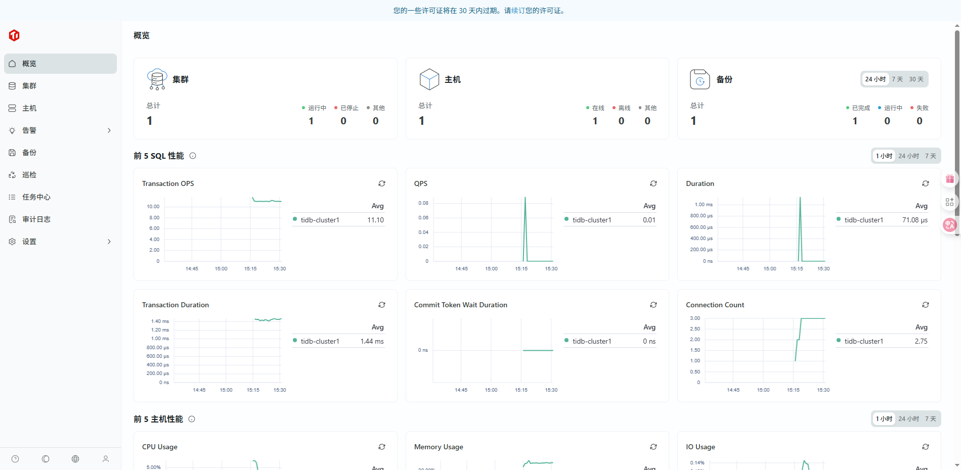
1、 TEM 系统集成了自动部署、状态监控、巡检管理、备份调度、性能分析与故障诊断等核心功能,极大地提升了数据库的运维效率,简化了日常管理工作。
2、 监控指标涵盖主机 CPU、内存、磁盘等资源使用情况,配合可视化仪表盘,有助于全面掌握服务器运行状态,便于容量评估与扩容规划,实现主动预防资源瓶颈。
3、系统使用过程中频繁弹出许可证续费提醒,影响用户体验,建议优化提醒频率或增加免打扰设置。
赞赞赞
很赞的活动,冲呀
1 个赞







