ld0574
(卷卷更健康)
83
装了三遍集群(1运行中,2未初始化成功),终于成功了,可视化界面直观、日志清晰、报警准确。
1 个赞
baobao
(王铁军)
84
才看到,原来还可以领P卷。。 我以为就是A的呢。。 明天开始搞
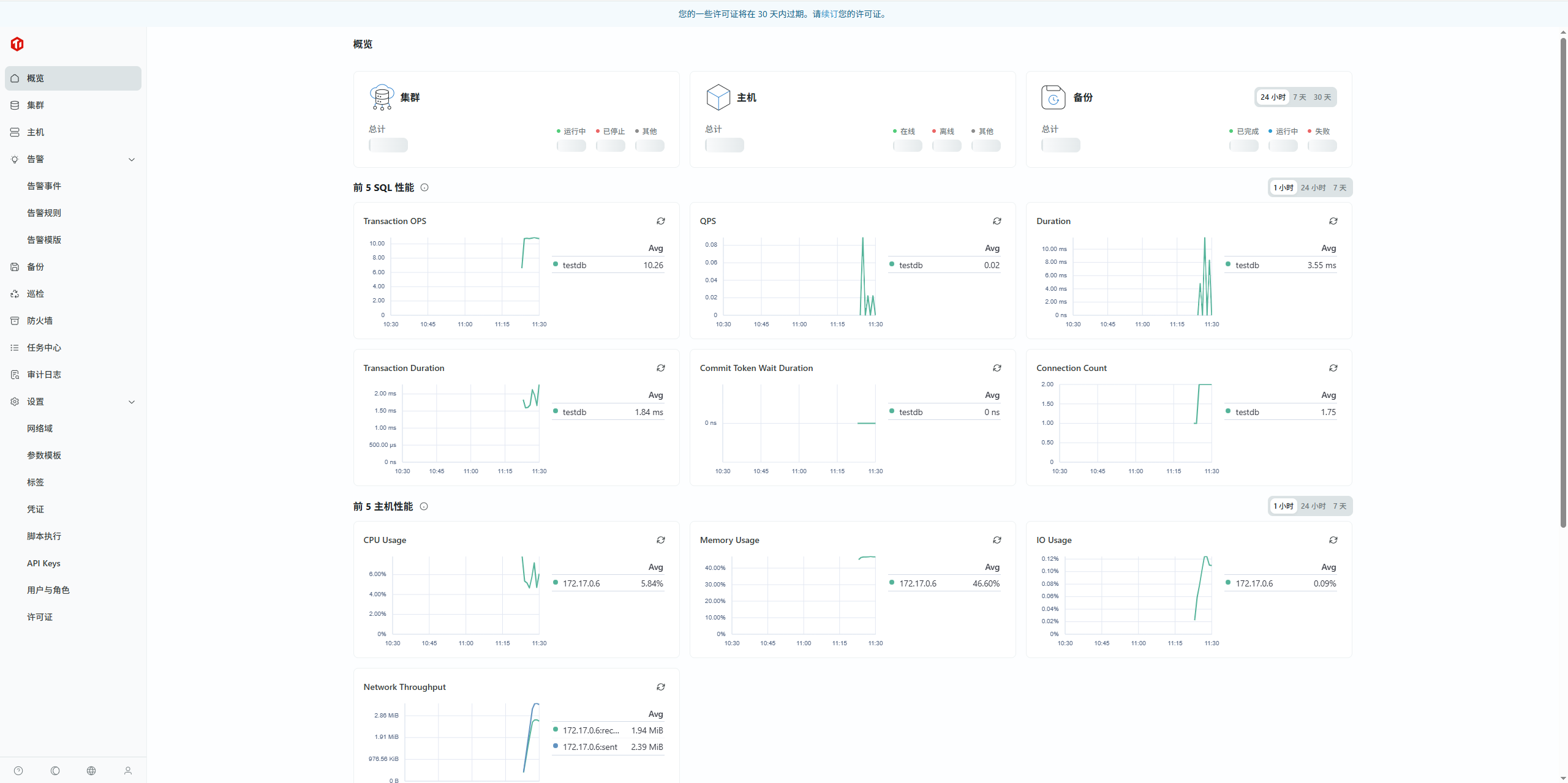
确实有纳管,很NICE,使用起来比较流畅,巡检任务可以定时。 
集群创建的时候添加节点如果选第一个TiDB长名字的版本会提示名字过长
1、大大降低运维难度,界面上扩缩容功能以及集群升级都很好用。
2、SQL编辑器模块如果能分别展示多条sql的执行结果就更好了
3、可以增加一个展示sql运行趋势的界面,包括SQL扫描行数、涉及region数、平均耗时、cpu耗时等,提前规避因业务数据量增加导致的慢sql
evanyou26
(Ti D Ber Dj Aa Yn3 H)
92
统一纳管这一点本身就很方便好用了,扩容节点方面也很方便,图形化界面操作很快就能解决。
Kongdom
(Kongdom)
97
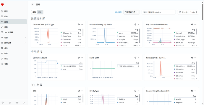
最后一天体验一下:
TEM 好用的功能:
SQL编辑器
自动巡检
TEM 试用界面截图:
TiDBer_刚
(Ti D Ber Q1w65d Av)
98
TEM还是比较好用,有备份、监控、SQL编辑,在SQL编辑上有待提升,在执行SQL前都要先use xxx库,不知道是不是我使用没对。
TiDB官方
(TiDB 官方)
101
活动圆满结束啦!感谢这段时间大家的参与!
在 250+ 位小伙伴参与试用下,收到了 124 条反馈,30 篇体验文章!
看到很多老师在很用心地试用,也给了我们很多好的建议,我们会逐一看大家的宝贵意见,后面 TEM 也会继续快速迭代优化!
积分的奖励都已发放啦!
也恭喜 @Root先锋 @hhu214 两位小伙伴获得 TiDB 飞盘*1
参与反馈的小伙伴也可以获得考试 & 课程券和咖啡杯!
撰写文章的小伙伴可以获得 TiDB 社区定制款电脑包!
以上奖励都可以私聊童童微信:Joy13416427731 领取!
再次感谢大家的参与!让 TEM 变得更好!