使用TiUp部署Tidb集群出现IO异常,虚拟机磁盘不是SSD,环境检测和部署都没问题,过了一晚上就出现磁盘IO异常,具体报错信息如下图:
【部署方式】云上部署(什么云)/机器部署(什么机器配置、什么硬盘)
【资源配置】进入到 TiDB Dashboard -集群信息 (Cluster Info) -主机(Hosts) 截图此页面
这两个背景信息给一下
不用怕,分布式数据库,哪怕一台主机炸了我都夸炸得好。。。
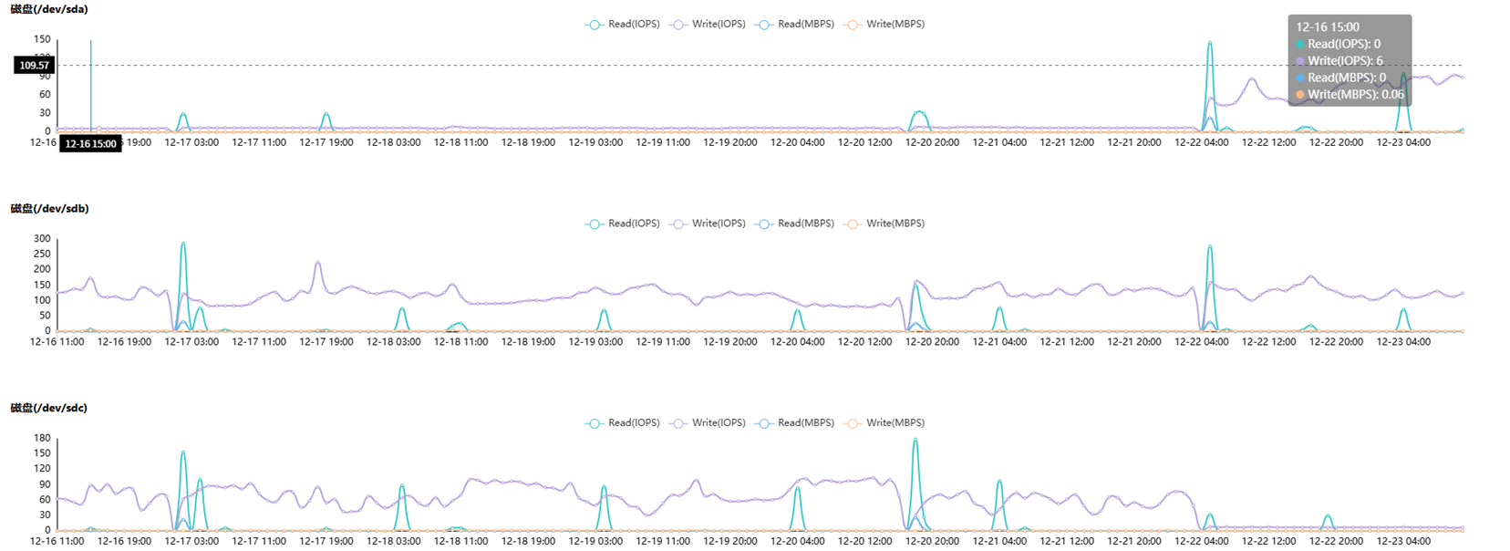
这是某一个盘出问题,还是都出问题了呢,有没有共同的地方
看起来好像是磁盘的问题
io异常了
1 个赞
某一个io异常引起的,同一个物理机都不可用
1 个赞
乐观派?
1 个赞
可以详细说说吗
1 个赞
TiDB 集群中,TiKV 的磁盘 IO 压力远高于 TiDB/PD
1 个赞
感觉是虚拟机存储层异常 + TiKV 高 IO 压力与非 SSD 磁盘不兼容
1 个赞
TiKV不能用非SSD磁盘吗
主机层面的问题,找主机啊
部署在云平台上就去找云厂商
磁盘异常吧
周期性的是不是虚拟服务器有什么定期任务导致的IO偏高超时
刚部署的系统在操作什么任务,是不是LSM写放大导致的IO异常
这个问题在实际工作中经常遇到,楼主的方案很有参考价值。
你们是什么原因
感谢老师分享







