TiDB 的问答社区
commit 非常非常慢
🪐 TiDB 技术问题
性能调优
写慢
wonderful1984
(Wonderful1984)
2021 年8 月 10 日 03:01
6
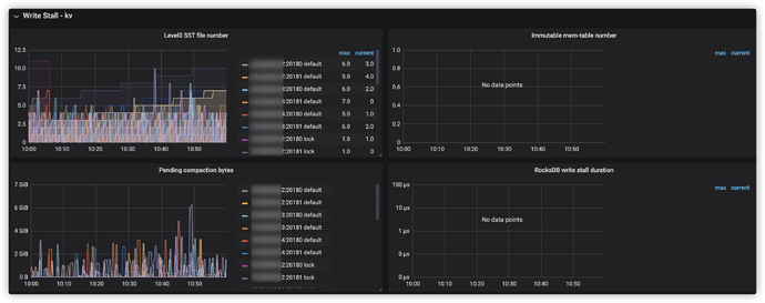
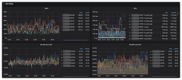
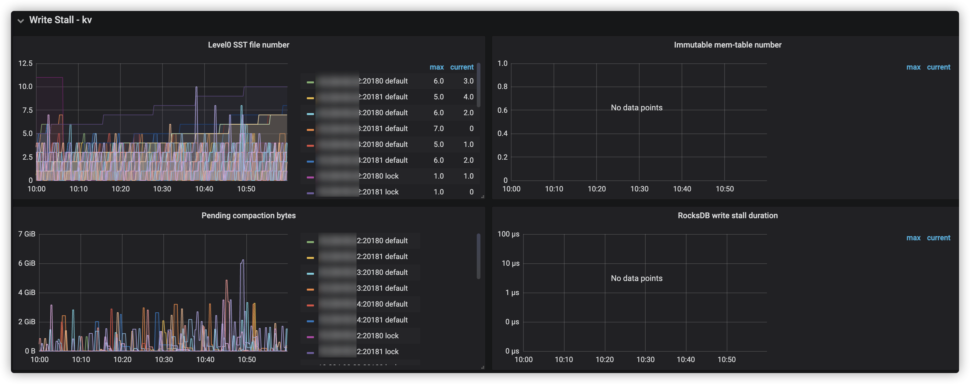
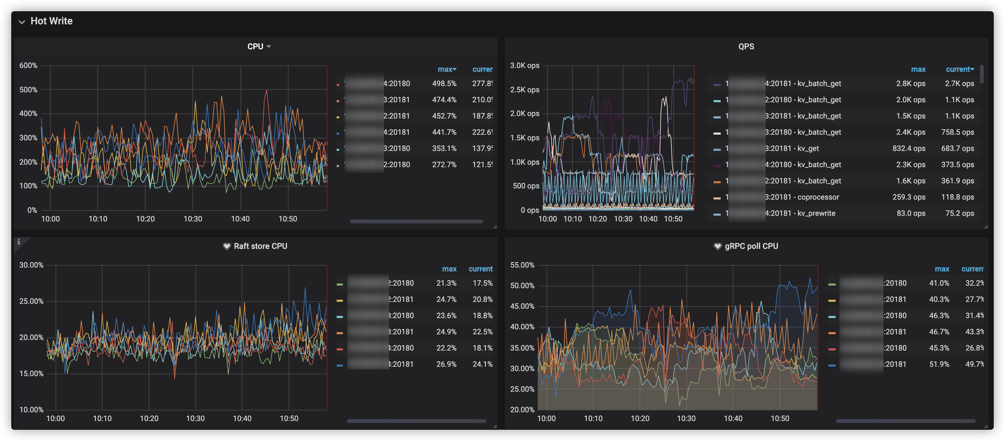
可以排除CPU或热点问题?
image
3218×1414 1 MB
image
3182×1260 605 KB
commit慢,这个问题要怎么排查呢?
在话题中显示帖子
©2026 TiDB Community.
京ICP备20022552号-5
京公网安备11010802043344号