tidb 相同sql 连续执行多次返回时间不一样

【问题】 当前遇到的问题

表4GB
数据量1000w左右

表字段定义如下


对表连续进行相同的update,返回结果最慢能到1s多,最快几ms

表索引情况

【背景】 做过哪些操作
创建apk_md5_check_time复合索引,业务尝试还是一样,返回结果时间不稳定

【TiDB 版本】
5.7.25-TiDB-v4.0.8

  • 麻烦提供一下这个 SQL 相关的表的 show create table 的信息。
  • 执行时间较长的以及快的 explain analyze 的 update 的信息 (注意:explain analyze 会执行该 SQL )
  • 导出一下这个 sql 相关表的统计信息:https://docs.pingcap.com/zh/tidb/stable/statistics#导出统计信息
  • 提供一下这个 update 的 SQL 文本 (非截图)

(1)CREATE TABLE apk_snap_history (
apk_md5 varchar(32) NOT NULL DEFAULT ‘’,
check_time datetime NOT NULL DEFAULT ‘0000-00-00 00:00:00’,
apk_sha1 varchar(40) NOT NULL DEFAULT ‘’,
apk_name varchar(100) NOT NULL DEFAULT ‘’,
apk_name_pinyin varchar(100) NOT NULL DEFAULT ‘’,
apk_icon_md5 varchar(32) NOT NULL DEFAULT ‘’,
apk_icon_ocr varchar(100) NOT NULL DEFAULT ‘’,
apk_package varchar(100) NOT NULL DEFAULT ‘’,
apk_rsa_finger_sha256 varchar(64) NOT NULL DEFAULT ‘’,
apk_version_name varchar(64) NOT NULL DEFAULT ‘’,
success varchar(1) NOT NULL DEFAULT ‘0’,
apk_remark varchar(100) NOT NULL DEFAULT ‘’,
apk_state varchar(100) NOT NULL DEFAULT ‘105’,
apk_type varchar(100) NOT NULL DEFAULT ‘’,
add_time datetime NOT NULL DEFAULT ‘0000-00-00 00:00:00’,
add_user varchar(50) NOT NULL DEFAULT ‘’,
update_user varchar(50) NOT NULL DEFAULT ‘’,
update_time datetime DEFAULT CURRENT_TIMESTAMP ON UPDATE CURRENT_TIMESTAMP,
apk_rsa_finger_md5 varchar(32) NOT NULL DEFAULT ‘’,
save_state varchar(10) NOT NULL DEFAULT ‘0’,
pushed varchar(10) NOT NULL DEFAULT ‘0’,
apk_mfsha1 varchar(40) NOT NULL DEFAULT ‘’,
KEY idx_apk_md5 (apk_md5),
KEY idx_apk_name (apk_name),
KEY idx_apk_package (apk_package),
KEY idx_add_time (add_time),
KEY idx_check_time (check_time),
KEY idx_apk_rsa_finger_md5 (apk_rsa_finger_md5),
KEY idx_apk_mfsha1 (apk_mfsha1),
KEY idx_apk_md5_check_time (apk_md5,check_time)
) ENGINE=InnoDB DEFAULT CHARSET=utf8 COLLATE=utf8_bin;

(2)奇怪执行explain analyze 没返回执行计划


(3)表统计信息
统计信息.log (4.3 MB)
(4)update 语句如下
update apk_snap_history set save_state=‘2’, update_time=update_time where apk_md5=‘fa6fc358382711063d3c088293969199’ and check_time=‘2021-03-19 11:13:21’;

辛苦也给一下 trace format='row' 的结果。执行较快以及执行比较慢的都给一下。
https://docs.pingcap.com/zh/tidb/stable/sql-statement-trace#trace



辛苦大佬了

执行下 explain analyze select save_state, update_time from apk_snap_history where apk_md5=‘fa6fc358382711063d3c088293969199’ and check_time=‘2021-03-19 11:13:21’;
看下结果
并且 在 tidb 的 slow_query log 中找下对应 的慢语句记录 确认是否因为冲突写导致了 backoff

偶尔会有select 这个表的操作,下面是两个快慢的执行计划
慢的执行计划
tidb_decode_plan('7ATgMAkyOF80CTAJMAlOL0EJMAl0aW1lOjEuMjA2MTk3NDcycywgbG9vcHM6MSwgCTEwLjY1NjI1IEtCAS94CjEJMzBfMTEJMAkyLjAyNDYyNDEyMDQxMjc0MQkJMR1MFDA5ODI4NRVMwDIsIGNvcF90YXNrOiB7bnVtOiAxLCBtYXg6MTIyLjI2MDc2OW1zLCBwcm9jX2tleXMFIAxycGNfESwBDAWrACAFMgw0ODcwBT: id task estRows operator info actRows execution info memory disk
Update_4 root 0 N/A 0 time:1.206197472s, loops:1, 10.65625 KB N/A
└─IndexLookUp_11 root 2.024624120412741 1 time:1.206098285s, loops:2, cop_task: {num: 1, max:122.260769ms, proc_keys: 1, rpc_num: 1, rpc_time: 122.248709ms, copr_cache_hit_ratio: 0.00} 18.671875 KB N/A
├─IndexScan_9 cop[tikv] 2.024624120412741 table:apk_snap_history, index:idx_apk_md5_check_time(apk_md5, check_time), range:[“fa6fc358382711063d3c088293969199” 2021-03-19 11:13:21,“fa6fc358382711063d3c088293969199” 2021-03-19 11:13:21], keep order:false 1 time:1ms, loops:1 N/A N/A
└─TableScan_10 cop[tikv] 2.024624120412741 table:apk_snap_history, keep order:false 0 time:0ns, loops:0 N/A N/A
1 row in set (0.00 sec)

快的执行计划:

id task estRows operator info actRows execution info memory disk
Update_4 root 0 N/A 0 time:175.652047ms, loops:1, 10.65625 KB N/A
└─IndexLookUp_11 root 2.024624120412741 1 time:175.56092ms, loops:2, cop_task: {num: 1, max:603.091µs, proc_keys: 1, rpc_num: 1, rpc_time: 585.521µs, copr_cache_hit_ratio: 0.00} 18.671875 KB N/A
├─IndexScan_9 cop[tikv] 2.024624120412741 table:apk_snap_history, index:idx_apk_md5_check_time(apk_md5, check_time), range:[“fa6fc358382711063d3c088293969199” 2021-03-19 11:13:21,“fa6fc358382711063d3c088293969199” 2021-03-19 11:13:21], keep order:false 1 time:0s, loops:1 N/A N/A
└─TableScan_10 cop[tikv] 2.024624120412741 table:apk_snap_history, keep order:false

走的索引都一样,就是cop_time 不一致

看执行计划 rpc time 有异常

  1. 确认下网络情况 个服务器之间的 网络 ping 值是否在 2ms 以内 ;如果是则网络问题
  2. 确认是否有 tikv 存在热点问题 ;如果是 则大概率是热点问题
  3. 确认整个集群 每个 tikv 管理的 region 数量超过 3w;如果是可能是 tikv 管理 region 数量过多导致 mutrx 锁竞争不能有效获得数据产生了等待
  4. 确认 tikv 节点 顺序写随机读 满足 1w iops 和 1G 磁盘带宽;如果是那么 IO 不达标时候 会更容易在 GC 与 rocksdb compaction 时候产生问题 3
1 个赞

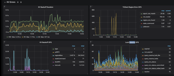
这是个180TB的超大集群,每个tikv region 在20多w,感谢您的回答,我怀疑大概率是这个问题,其它的我逐一排查下

发现某个tikv 系统cpu 负载相对其它kv节点非常高,下面是grafa一些监控指标






此话题已在最后回复的 1 分钟后被自动关闭。不再允许新回复。