墓碑后,直接移除掉啊
重新初始化以后,可以重新加入集群
墓碑清理干净了吗?
不要相信什么 tiup cluster prune就能清理干净,那顶多是停进程以及清理目录。
curl pd-addr:port/pd/api/v1/stores?state=2 # 查看是否还有墓碑节点
curl -X DELETE pd-addr:port/pd/api/v1/stores/remove-tombstone # 彻底清除墓碑节点
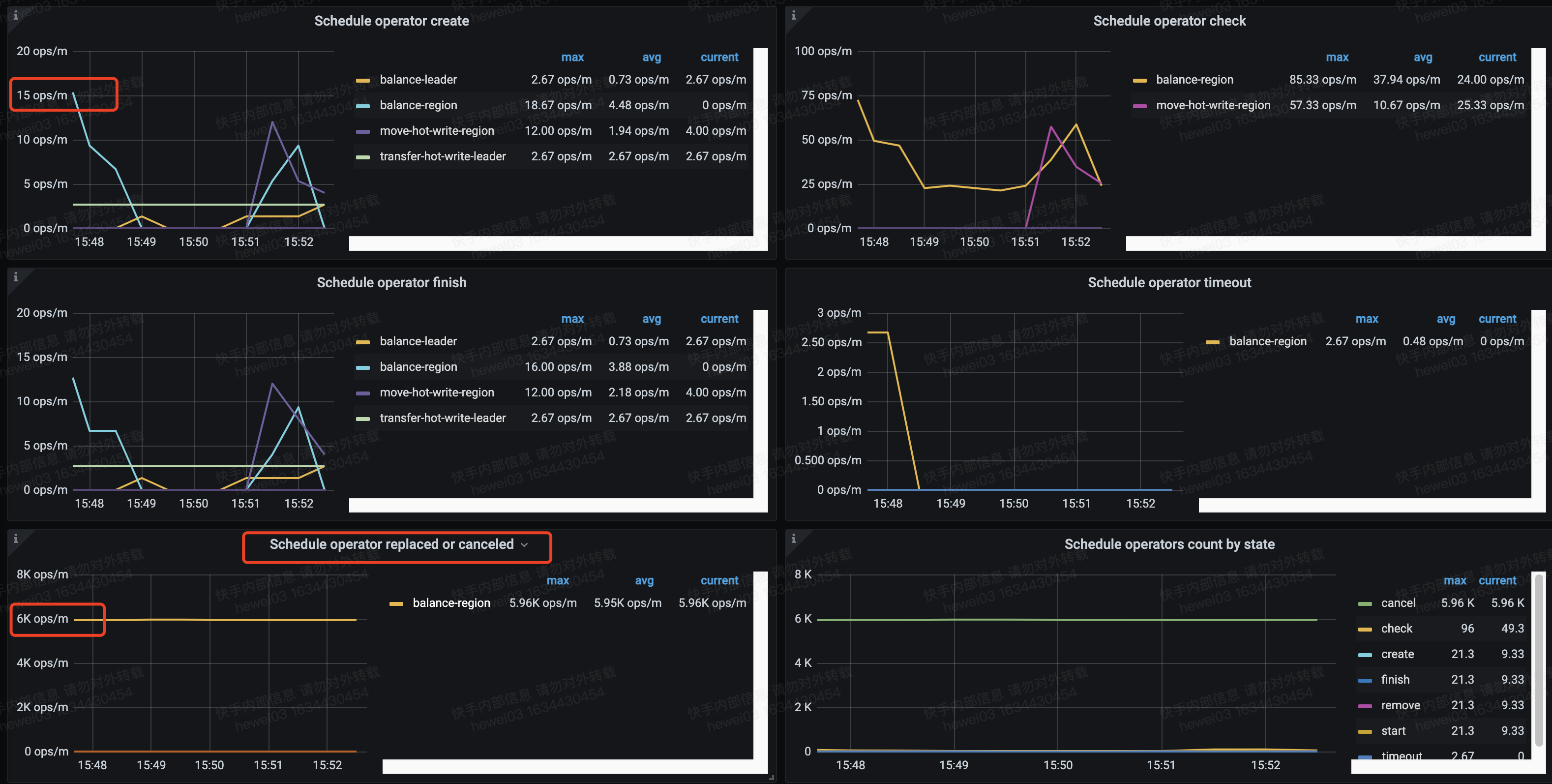
再看看down-peer有没有加速调度,就是在其他节点上补副本
pd的需要处理下 pd-ctl -u http://pd_ip:2379 store remove-tombstone
另外我有一个小疑问,为什么监控中墓碑store的数量是1,我把所有的墓碑的store都按照官方的操作处理了。需要说明的这个store所在的节点是活着的。
我另外一个集群也把墓碑的store remove了,那个集群监控中墓碑store的数量就是0,这个墓碑的store所在的机器故障了很久,我今天才remove的store
是不是跟store墓碑的时间有关,会保留一段时间???
此话题已在最后回复的 1 分钟后被自动关闭。不再允许新回复。




