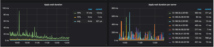
TiKV写入耗时增加

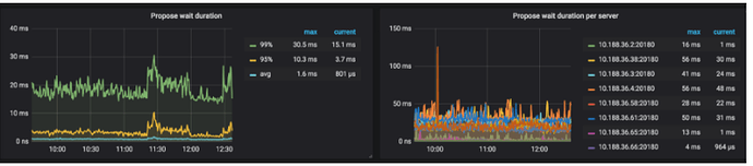
  1. 从监控看大部分消耗都在 tikv 端

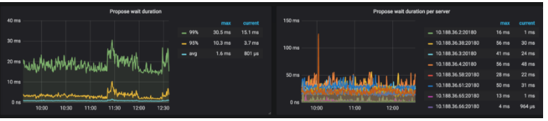
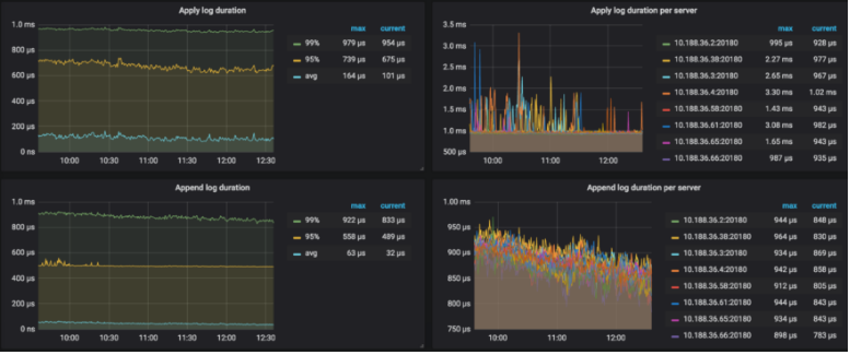
  2. 排查写阶段消耗




  3. 查看 cpu 消耗,请问有修改过 raft store 的 pool size 大小吗?

  4. 查看总的 region 数有100 多万

  5. 每个 tikv store 都有8万多的 region,这个数量已经非常多了。

建议可以开启静默region试试: