TiDB 的问答社区
集群状态正常,没有节点下线的情况下,出现大量 regionMiss 的?
🪐 TiDB 技术问题
部署&运维管理
yilong
(yi888long)
2020 年9 月 14 日 02:39
7
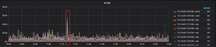
从监控看在问题发生时间附件,有一个大的 IO 占用
image
1894×415 153 KB
你的 store region 数量都达到 9万了,一般在2,3万比较合理
image
1887×465 149 KB
导致 raft store cpu 几乎达到瓶颈,默认参数为2,几乎打满
image
921×437 97.3 KB
尝试开启静默region吧,参考以下帖子
在话题中显示帖子
©2026 TiDB Community.
京ICP备20022552号-5
京公网安备11010802043344号