已经添加2个节点,我这边观察一下,region块是否会平衡一下
机器说加就加,羡慕呀
。
近期有考虑升级集群吗,v3.0 太老了些。region score 算法支持相比 v5.x 少,还有些权重参数,也是 v5.x 才正式在生产中使用的。
之前打算升级,但这上面的业务压的很重,怕升级出了问题,没有办法恢复,就over了
是的,生产环境确实以稳定为主。
你这个版本要升级到 v5.x,就跨了两个大版本,升级后肯定还得磨合一段时间,确实是风险比较大。真要升级,你这边到时候肯定得做好预案,而且还要在线下模拟演练、线下使用目标版本测试运行等。
要升级的话,我想了一下,还不如直接重新搭一个新的TIDB ,然后做数据平移,这样估计还保险点![]()
嗯,这也是一种升级方案,有资源就可以这么搞。但不管是哪种方案,目标版本都需要提前验证,毕竟新的版本有些配置默认值有变动、有些配置废弃或被新的配置代替等。
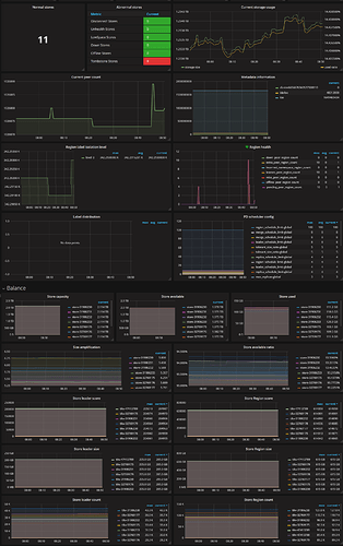
加完tikv后region 分布均匀了吗
那台region高的,还是一直高
1.麻烦反馈下PD监控,看上面metric无法导出,可以找找一些截长图工具,方便截取。
2.pd ctl 命令中反馈下 store 结果。
加了两台服务器以后,集群的整个性能提上来了,同时对应的GC的性能也提升了,对应的存储空间也释放了,但目前从监控的显示来看,就是region块没有减少,且存在集中的情况。
这个命令,我在我的集群里面试了,3.0的参数里面是没有empty-region
之前提交命令没响应,我还以为是empty过大
结果后面才知道是region check empty是无效的命令
store
{
“count”: 11,
“stores”: [
{
“store”: {
“id”: 32769177,
“address”: “192.168.1.235:20160”,
“version”: “3.0.0-beta”,
“state_name”: “Up”
},
“status”: {
“capacity”: “1.9 TiB”,
“available”: “1.8 TiB”,
“leader_count”: 35723,
“leader_weight”: 1,
“leader_score”: 204980,
“leader_size”: 204980,
“region_count”: 110714,
“region_weight”: 1,
“region_score”: 614900,
“region_size”: 614900,
“start_ts”: “2021-07-15T15:08:58+08:00”,
“last_heartbeat_ts”: “2022-04-09T08:45:31.853533313+08:00”,
“uptime”: “6425h36m33.853533313s”
}
},
{
“store”: {
“id”: 31906231,
“address”: “192.168.1.90:20160”,
“version”: “3.0.0-beta”,
“state_name”: “Up”
},
“status”: {
“capacity”: “1.9 TiB”,
“available”: “1.8 TiB”,
“leader_count”: 27826,
“leader_weight”: 1,
“leader_score”: 204966,
“leader_size”: 204966,
“region_count”: 88596,
“region_weight”: 1,
“region_score”: 614884,
“region_size”: 614884,
“start_ts”: “2021-08-03T12:46:43+08:00”,
“last_heartbeat_ts”: “2022-04-09T08:45:36.254699426+08:00”,
“uptime”: “5971h58m53.254699426s”
}
},
{
“store”: {
“id”: 32769175,
“address”: “192.168.1.231:20160”,
“version”: “3.0.0-beta”,
“state_name”: “Up”
},
“status”: {
“capacity”: “1.9 TiB”,
“available”: “1.8 TiB”,
“leader_count”: 33362,
“leader_weight”: 1,
“leader_score”: 204973,
“leader_size”: 204973,
“region_count”: 92222,
“region_weight”: 1,
“region_score”: 614893,
“region_size”: 614893,
“start_ts”: “2022-03-26T01:08:23+08:00”,
“last_heartbeat_ts”: “2022-04-09T08:45:29.160587819+08:00”,
“uptime”: “343h37m6.160587819s”
}
},
{
“store”: {
“id”: 32769179,
“address”: “192.168.1.236:20160”,
“version”: “3.0.0-beta”,
“state_name”: “Up”
},
“status”: {
“capacity”: “1.9 TiB”,
“available”: “1.8 TiB”,
“leader_count”: 30044,
“leader_weight”: 1,
“leader_score”: 204964,
“leader_size”: 204964,
“region_count”: 89203,
“region_weight”: 1,
“region_score”: 614901,
“region_size”: 614901,
“start_ts”: “2022-03-23T01:13:58+08:00”,
“last_heartbeat_ts”: “2022-04-09T08:45:32.815957478+08:00”,
“uptime”: “415h31m34.815957478s”
}
},
{
“store”: {
“id”: 47413789,
“address”: “192.168.1.13:20160”,
“version”: “3.0.0-beta”,
“state_name”: “Up”
},
“status”: {
“capacity”: “1.9 TiB”,
“available”: “1.8 TiB”,
“leader_count”: 27588,
“leader_weight”: 1,
“leader_score”: 204984,
“leader_size”: 204984,
“region_count”: 90882,
“region_weight”: 1,
“region_score”: 614946,
“region_size”: 614946,
“start_ts”: “2022-03-29T15:40:26+08:00”,
“last_heartbeat_ts”: “2022-04-09T08:45:36.400363526+08:00”,
“uptime”: “257h5m10.400363526s”
}
},
{
“store”: {
“id”: 31906233,
“address”: “192.168.1.87:20160”,
“version”: “3.0.0-beta”,
“state_name”: “Up”
},
“status”: {
“capacity”: “1.9 TiB”,
“available”: “1.8 TiB”,
“leader_count”: 31015,
“leader_weight”: 1,
“leader_score”: 204941,
“leader_size”: 204941,
“region_count”: 82425,
“region_weight”: 1,
“region_score”: 614800,
“region_size”: 614800,
“start_ts”: “2021-12-19T00:22:00+08:00”,
“last_heartbeat_ts”: “2022-04-09T08:45:36.281968841+08:00”,
“uptime”: “2672h23m36.281968841s”
}
},
{
“store”: {
“id”: 32769176,
“address”: “192.168.1.229:20160”,
“version”: “3.0.0-beta”,
“state_name”: “Up”
},
“status”: {
“capacity”: “1.9 TiB”,
“available”: “1.8 TiB”,
“leader_count”: 28193,
“leader_weight”: 1,
“leader_score”: 204959,
“leader_size”: 204959,
“region_count”: 70401,
“region_weight”: 1,
“region_score”: 614856,
“region_size”: 614856,
“start_ts”: “2021-07-03T14:58:25+08:00”,
“last_heartbeat_ts”: “2022-04-09T08:45:30.408115684+08:00”,
“uptime”: “6713h47m5.408115684s”
}
},
{
“store”: {
“id”: 47413788,
“address”: “192.168.1.11:20160”,
“version”: “3.0.0-beta”,
“state_name”: “Up”
},
“status”: {
“capacity”: “1.9 TiB”,
“available”: “1.8 TiB”,
“leader_count”: 27948,
“leader_weight”: 1,
“leader_score”: 204925,
“leader_size”: 204925,
“region_count”: 89302,
“region_weight”: 1,
“region_score”: 614838,
“region_size”: 614838,
“start_ts”: “2022-03-29T15:40:26+08:00”,
“last_heartbeat_ts”: “2022-04-09T08:45:30.413265265+08:00”,
“uptime”: “257h5m4.413265265s”
}
},
{
“store”: {
“id”: 31906230,
“address”: “192.168.1.89:20160”,
“version”: “3.0.0-beta”,
“state_name”: “Up”
},
“status”: {
“capacity”: “1.9 TiB”,
“available”: “1.8 TiB”,
“leader_count”: 43317,
“leader_weight”: 1,
“leader_score”: 204963,
“leader_size”: 204963,
“region_count”: 127002,
“region_weight”: 1,
“region_score”: 614891,
“region_size”: 614891,
“start_ts”: “2022-04-07T14:39:43+08:00”,
“last_heartbeat_ts”: “2022-04-09T08:45:28.023875928+08:00”,
“uptime”: “42h5m45.023875928s”
}
},
{
“store”: {
“id”: 31906232,
“address”: “192.168.1.88:20160”,
“version”: “3.0.0-beta”,
“state_name”: “Up”
},
“status”: {
“capacity”: “1.9 TiB”,
“available”: “1.8 TiB”,
“leader_count”: 35346,
“leader_weight”: 1,
“leader_score”: 204955,
“leader_size”: 204955,
“region_count”: 98868,
“region_weight”: 1,
“region_score”: 614890,
“region_size”: 614890,
“start_ts”: “2021-01-15T20:45:56+08:00”,
“last_heartbeat_ts”: “2022-04-09T08:45:35.600645991+08:00”,
“uptime”: “10763h59m39.600645991s”
}
},
{
“store”: {
“id”: 32769178,
“address”: “192.168.1.230:20160”,
“version”: “3.0.0-beta”,
“state_name”: “Up”
},
“status”: {
“capacity”: “1.9 TiB”,
“available”: “1.8 TiB”,
“leader_count”: 21931,
“leader_weight”: 1,
“leader_score”: 204966,
“leader_size”: 204966,
“region_count”: 87264,
“region_weight”: 1,
“region_score”: 614929,
“region_size”: 614929,
“start_ts”: “2021-04-02T14:51:09+08:00”,
“last_heartbeat_ts”: “2022-04-09T08:45:27.863231401+08:00”,
“uptime”: “8921h54m18.863231401s”
}
}
]
}
虚拟机的事吧
- 查看store 分数基本是差不多的,但是 leader count 和 region count 有差距。可以参考文档先看看是否有热点问题。
https://docs.pingcap.com/zh/tidb/v3.0/pd-scheduling-best-practices#leaderregion-分布不均衡 - 可以查看问题发生时读写流量大的几个 region,查看 region 大小,是否有比较大的 region 没有分裂,排除下。
https://docs.pingcap.com/zh/tidb/v3.0/pd-scheduling-best-practices#热点调度状态 - 版本 3.0 很旧,新版本 store 分数这些都不断调整过,有可能的话,还是升级到新版本
该主题在最后一个回复创建后60天后自动关闭。不再允许新的回复。

