升级了版本之后tikv的 cpu 忽然提高导致读写很慢

请问应该看哪个指标

请问是这个吗? 这个一般建议调整多少,降低了会不会对其他有什么影响

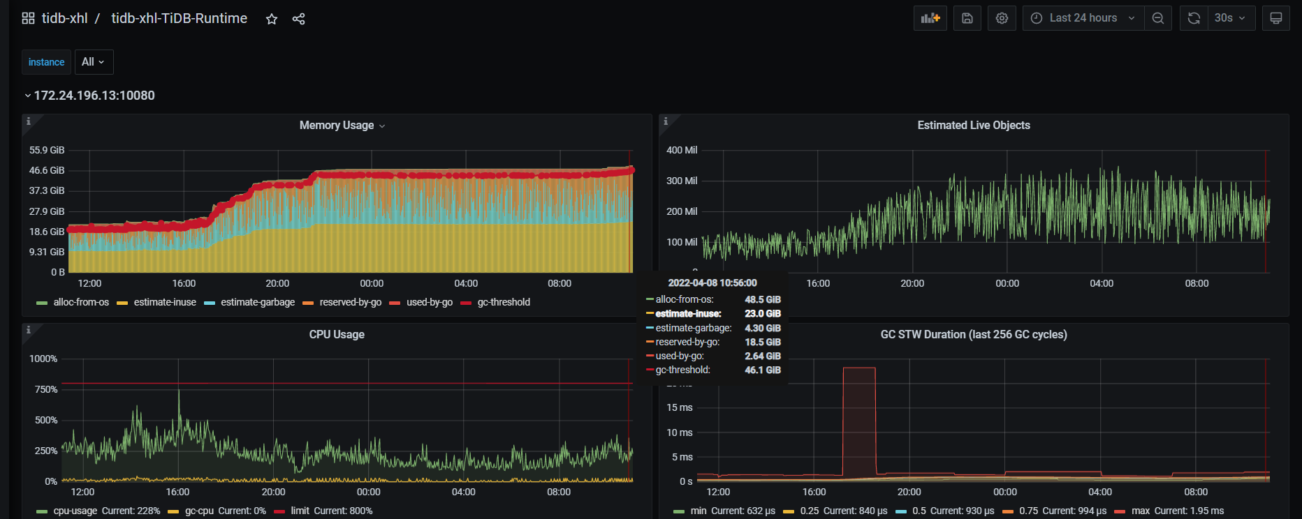
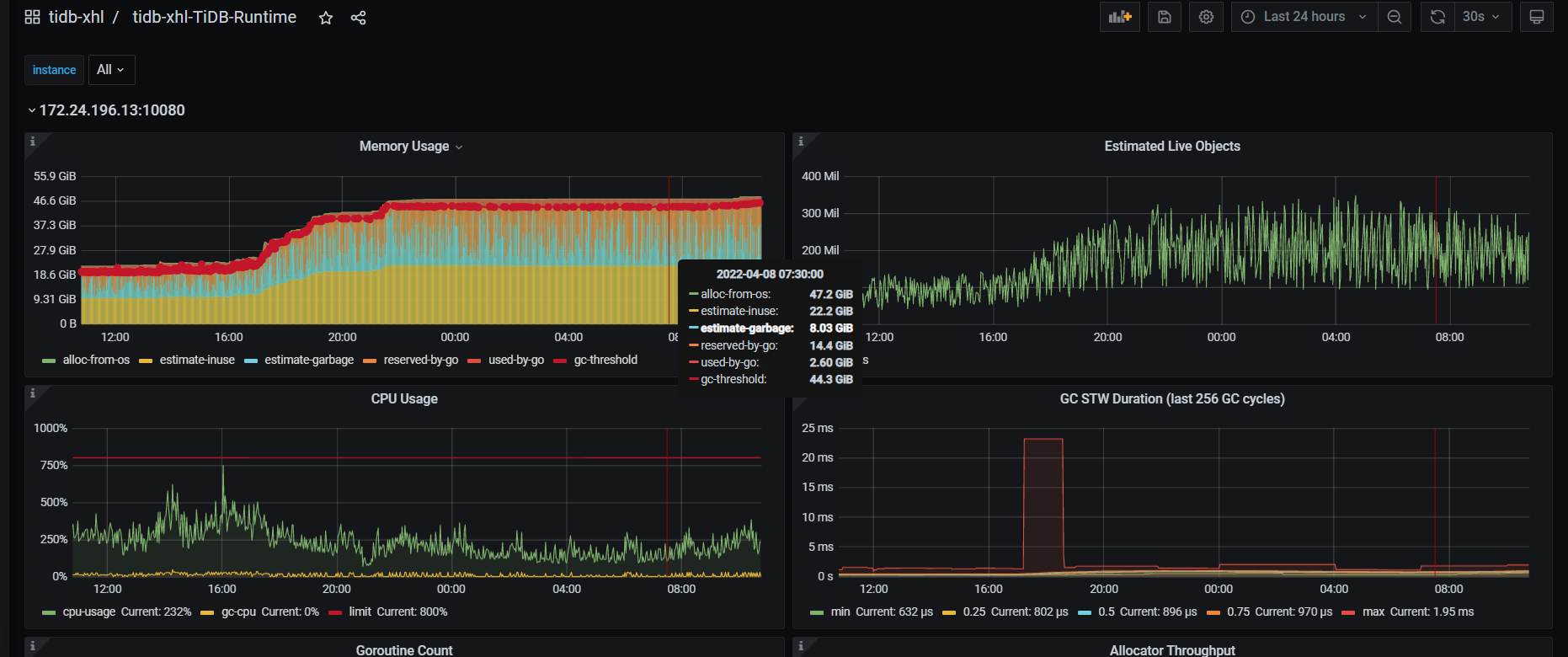
内存现在居高不下,刚才调整了ratio降低了,看了下内存又上来一点,这个不会导致服务崩了吧,麻烦帮忙看下,内存还在涨.。 变高的那个拐点是昨天 手动analyze 之后的

qps到多少,在dashboard sql统计里,按内存大小把sql排序下


内存

内存还在不断升高,貌似没有释放内存,一会估计会直接导致服务不可用,麻烦帮忙看下什么问题

可以按如下看下内存哪个占的多
curl -G tidb-server:10080/debug/pprof/heap > heap.profile
然后使用go tool pprof db.heap.prof --> top命令查看

是不是执行计划发生了改变

该主题在最后一个回复创建后60天后自动关闭。不再允许新的回复。