TiDB 节点大量[gc worker] delete range failed 报错信息

【 TiDB 使用环境`】生产环境
【 TiDB 版本】v5.3.0
【部署环境】CentOS7.9,3TiDB/3PD/3TiKV独立部署
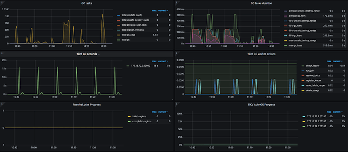
【遇到的问题】Dashboard中显示一个TiDB 节点大量报错gc worker报错

[gc_worker.go:713] ["[gc worker] delete range failed on range"] [uuid=60a807a27f00012] [startKey=7480000000000017ac] [endKey=7480000000000017ad] [error="[gc worker] destroy range finished with errors: [unsafe destroy range failed on store 1: gc worker is too busy unsafe destroy range failed on store 3: gc worker is too busy unsafe destroy range failed on store 2: gc worker is too busy]"]

【复现路径】未做过操作,正常运行
【问题现象及影响】
未见明显影响

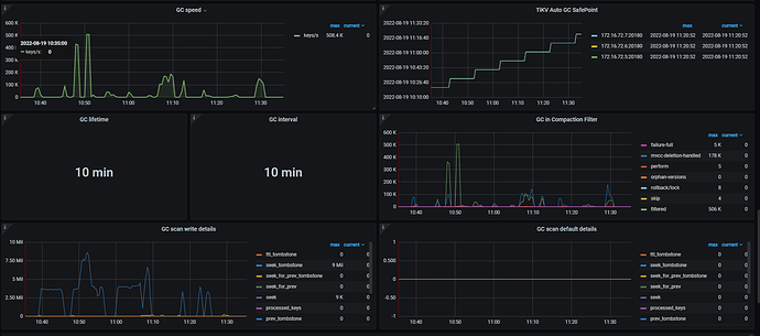
应该是前面的gc任务还没处理完

查了下这个节点的日志,这个错误都快报一星期了。一直在报这个错。

tidb的日志看看有其他信息吗? select * from mysql.tidb看看GC设置。 tikv detail监控看看GC相关面板有什么异常



TiDB 5.3.1 Release Notes

有关于 “GC worker 繁忙后无法执行范围删除(即执行 unsafe_destroy_range 参数)的问题 #11903

学习了:+1::+1::+1::+1:

请问下,是最后升级到5.3.1版本后解决的这个问题吗?

这个暂时未升级。最近计划机房搬迁,待机房搬迁完毕,再着手 TiDB 升级的事情,可能会升级到 5.4.2.

我们好像也遇到这个问题,那你是怎么解决的来着?GC数据不回收

暂时没管它,随时关注集群的状态。

现在就是集群容量增长太快了,1天新增300G (实际业务量没有这么多),空间就是没法回收

我们这没那么大的数据量,里边的数据都是清洗完毕的数据,平时 TiDB 用于做离线分析。所以,即使不回收,影响暂时不明显。但是,早晚都需要处理。

嗯嗯 好吧 现在就是没法确定不升级如何解决 感谢你的回答

官方好像也没出对应的 patch,应该只能升级了。我们估计得10月以后,才能着手升级的事情。如果您近期有什么方法解决掉这个问题,麻烦您告知一下。

主要是集群太大,不知道升级后会不会有别的bug,就还没操作升级。嗯嗯 好 如果操作了我回复你

集群升级最好做下测试,特别是升级大版本;你们是有定时作业吗,为啥gc会怎么繁忙?

这个是触发了 bug

此话题已在最后回复的 1 分钟后被自动关闭。不再允许新回复。