tidb 读取延迟高

【概述】 场景 + 问题概述
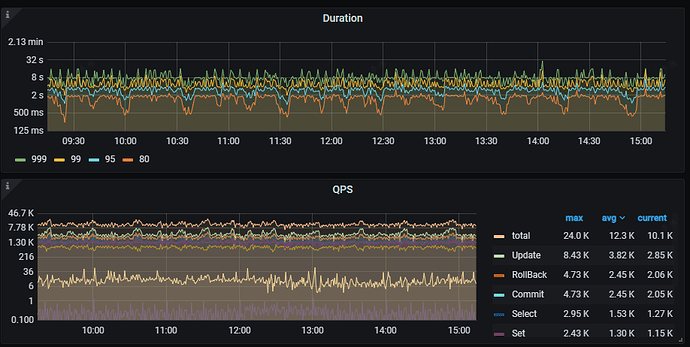
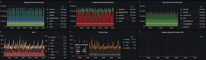
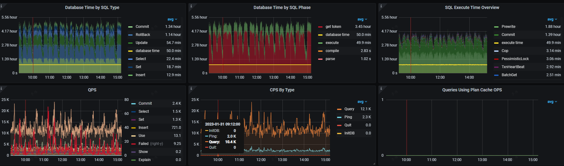
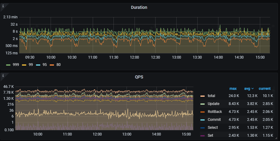
tidb 查询延迟非常高,业务侧写入较多,并发事务操作居多。

【TiDB 版本】
tidb v5.4.1

【附件】 相关日志及监控

在多提供点信息看看,

目前你怀疑的问题点在哪?

PD 的性能是否能达到你的预期?

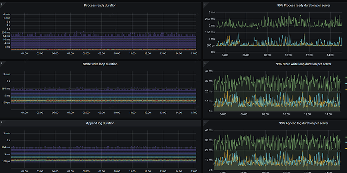
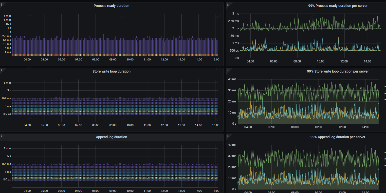
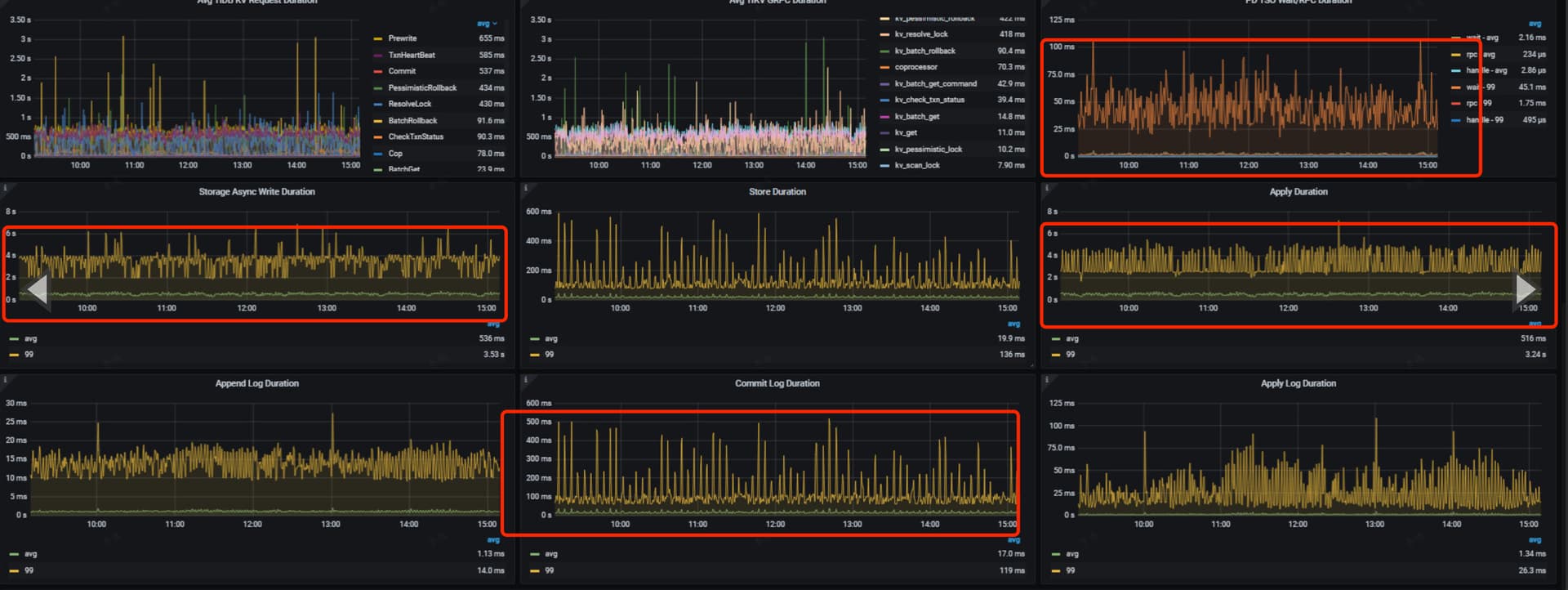
Apply Wait 耗时高

是一直这样还是突然变高了?看系统tidb server 的cpu利用率 和tikv磁盘IO情况,如果SQL执行计划都正常的情况下 ,应该需要扩容集群了

是不是有很多慢语句,先从慢语句开始排查吧

是用的ssd吗?

随着数据量增大,单条写入所需的内存越来越大,修改下配置,底层复制协议的默认值给大一点

一直都这样的,tidb cpu利用率不高,16c32g的配置,


NVMe SSD盘

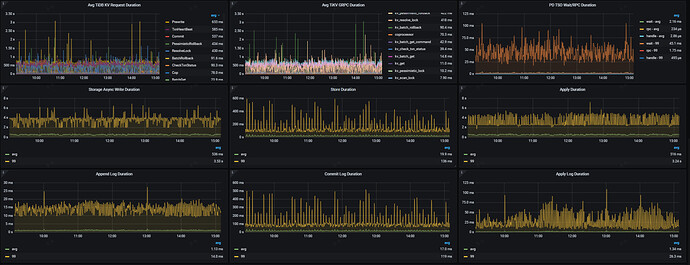
重点看看这条绿线所在的tikv,跟其他节点比,个人感觉明显有问题

这个机器的io繁忙率比其他的都要高,CPU使用率也很高。

commit延迟非常高

热点问题吧…

通过dashboard 狠容易查阅到问题点的… 到底是那个库的什么表…

写入字节量

鼠标放上去,可以看细节…

找找,如果不是热点问题,则有可能是硬件有可能有故障…

cpu负载高的 tikv节点疯狂刷如下日志: commit_ts is too large, fallback to normal 2PC

其余2个tikv节点日志如下

恭喜找到问题了 :sunflower: :sunflower:

怎么优化这个ommit_ts is too large 呢

可以参考这个帖子,基本上就是配置不足…

此话题已在最后回复的 60 天后被自动关闭。不再允许新回复。