tidb和业务系统都报PD server timeout错误

【 TiDB 使用环境】生产环境 /测试/ Poc
【 TiDB 版本】
【遇到的问题:问题现象及影响】

https://pingkai.cn/tidbcommunity/forum/t/topic/1002300/4?_gl=11hwm3b1_gaMzc2NjY1NTg3LjE2NTI1MjM2OTU._ga_5FQSB5GH7F*MTY3NzQwMzUwMC4yOS4wLjE2Nzc0MDM1MDAuMC4wLjA.

前面这个PD故障应该是整好,采用了pd-recover恢复的方式,但是业务启动后,tidb日志报了很多PD server timeout,业务系统也报了出来。论坛看了下,说是pd的压力大或者磁盘io问题,我看了一下监控,感觉压力不大,大佬们帮忙看看是啥情况,谢谢



【资源配置】
【附件:截图/日志/监控】

看看pd的日志,有没有报错,
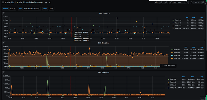
排查pd io问题可通过监控 grafana → disk performance → latency 和 load 等指标排查
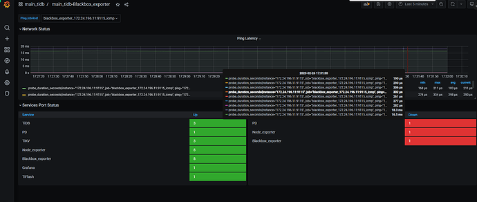
另外排查网络相关情况。通过监控 grafana → blackbox_exporter → ping latency 确定 TiDB 到 PD leader 的网络是否正常

看 PD TSO 相关的指标就知道了,如果低于 系统要求值,该考虑提升配置了

看下这个参数是否开启了

此话题已在最后回复的 60 天后被自动关闭。不再允许新回复。