【 TiDB 使用环境】测试
【 TiDB 版本】v6.5.0
【复现路径】做过哪些操作出现的问题
【遇到的问题:问题现象及影响】
【资源配置】
【附件:截图/日志/监控】
使用的测试SQL以及数据量
tpch sf 10的数据量。
select l_suppkey from lineitem where l_shipdate >= '1996-12-01’and l_shipdate < date_add(‘1996-12-01’, interval ‘1’ month);
计划如下图所示
物理拓扑
3个Tifash节点组建出来的集群。
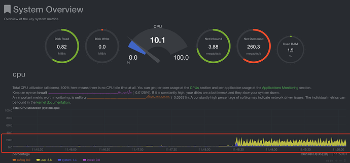
问题现象
40并发的场景下,CPU的利用率持续在10%左右波动,一直上不来。并且持续加大并发度,CPU使用率和之前还是差不多的,只有再并发压测刚启动的时候会使用大量的CPU,主要是线程的创建,后面就掉下来了。
![]()
系统参数全部使用默认参数。


