【 TiDB 使用环境】生产环境
【 TiDB 版本】V6.1.2 in k8s
【遇到的问题:问题现象及影响】
-
通过先缩容后扩容的方式给tiflash切换了机器(store id从1846400725变成2751805262了)
-
alter table XXX set tiflash replica 1后数据不同步:
-
pd 有成功添加规则,但是没有运行的operator,日志有如下信息:
[2023/04/14 15:06:46.145 +08:00] [WARN] [cluster.go:1296] ["store has been Tombstone"] [store-id=1846400725] [store-address=pre-bigdata-tidb-tiflash-0.pre-bigdata-tidb-tiflash-peer.pre-bigdata-tidb.svc:3930] [state=Up] [physically-destroyed=false]
[2023/04/14 15:07:32.041 +08:00] [WARN] [cluster.go:1145] ["not found the key match with the store label"] [store="id:2751805262 address:\"pre-bigdata-tidb-tiflash-0.pre-bigdata-tidb-tiflash-peer.pre-bigdata-tidb.svc:3930\" labels:<key:\"engine\" value:\"tiflash\" > version:\"v6.1.2\" peer_address:\"pre-bigdata-tidb-tiflash-0.pre-bigdata-tidb-tiflash-peer.pre-bigdata-tidb.svc:20170\" status_address:\"pre-bigdata-tidb-tiflash-0.pre-bigdata-tidb-tiflash-peer.pre-bigdata-tidb.svc:20292\" git_hash:\"2fa392de68269ac35827e2fd40f4aaef316e3316\" start_timestamp:1681456052 deploy_path:\"/tiflash\" "] [label-key=engine]
- store信息如下,tiflash日志没看到有异常:
"store": {
"id": 2751805262,
"address": "pre-bigdata-tidb-tiflash-0.pre-bigdata-tidb-tiflash-peer.pre-bigdata-tidb.svc:3930",
"labels": [
{
"key": "engine",
"value": "tiflash"
}
],
"version": "v6.1.2",
"peer_address": "pre-bigdata-tidb-tiflash-0.pre-bigdata-tidb-tiflash-peer.pre-bigdata-tidb.svc:20170",
"status_address": "pre-bigdata-tidb-tiflash-0.pre-bigdata-tidb-tiflash-peer.pre-bigdata-tidb.svc:20292",
"git_hash": "2fa392de68269ac35827e2fd40f4aaef316e3316",
"start_timestamp": 1681460309,
"deploy_path": "/tiflash",
"last_heartbeat": 1681789934080047340,
"state_name": "Up"
},
"status": {
"capacity": "1.718TiB",
"available": "1.608TiB",
"used_size": "21.96MiB",
"leader_count": 0,
"leader_weight": 1,
"leader_score": 0,
"leader_size": 0,
"region_count": 4,
"region_weight": 1,
"region_score": 4,
"region_size": 4,
"slow_score": 1,
"start_ts": "2023-04-14T16:18:29+08:00",
"last_heartbeat_ts": "2023-04-18T11:52:14.08004734+08:00",
"uptime": "91h33m45.08004734s"
}
}
-
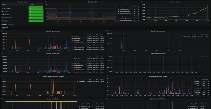
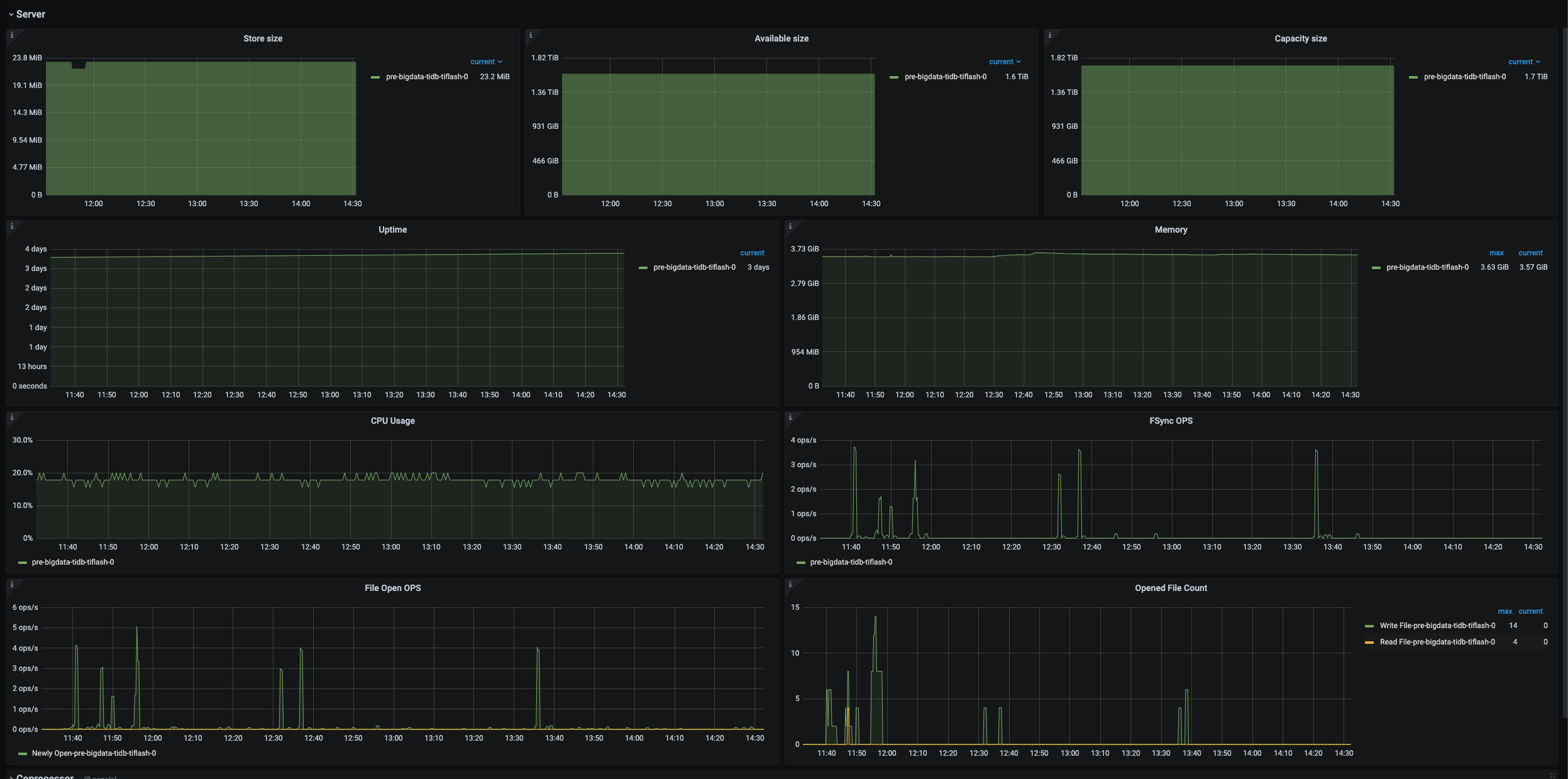
pd && tiflash监控页面



