【 TiDB 使用环境】生产环境
【 TiDB 版本】v5.3.0
【复现路径】做过哪些操作出现的问题
【遇到的问题:问题现象及影响】
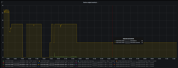
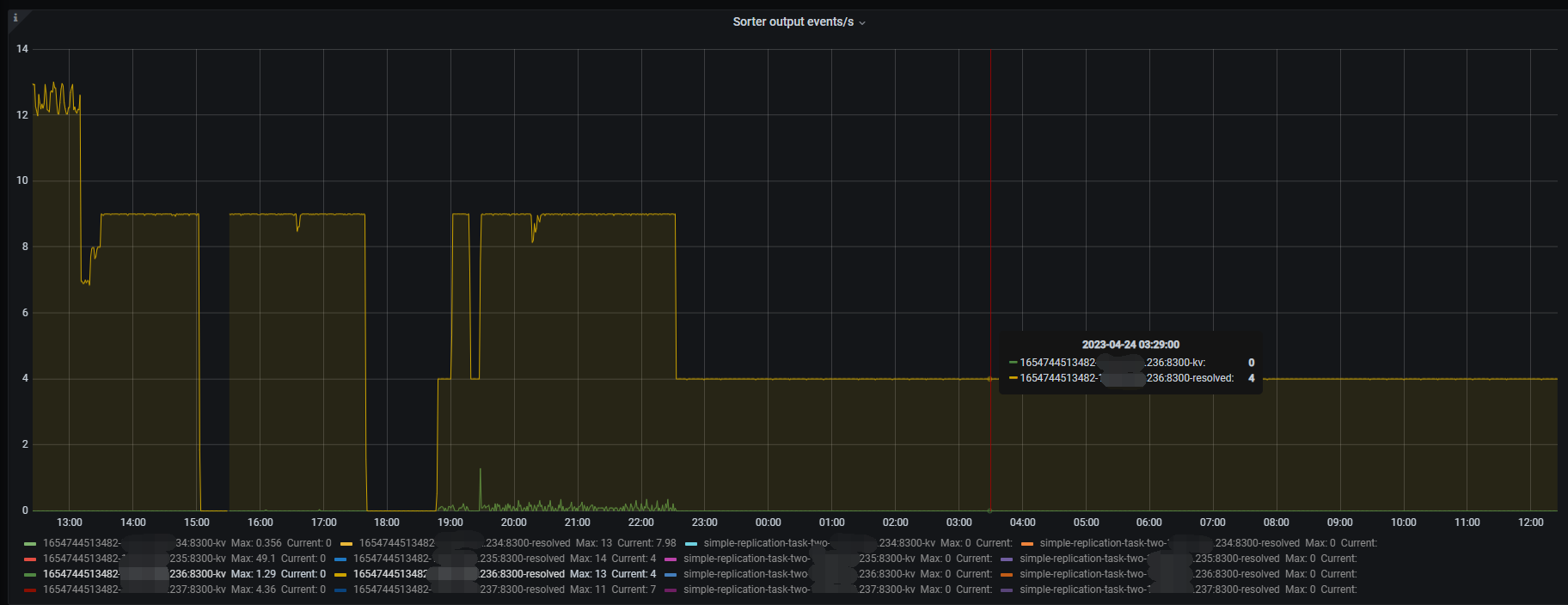
这个集群有大事务,从changefeed任务发起开始,checkpointTs就没有变过
sorter为unified
【资源配置】
【附件:截图/日志/监控】
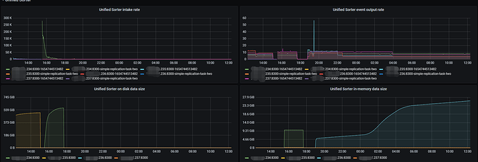
之前看sorter在磁盘中的数据特别大,本以为是磁盘性能的问题导致sorter不输出event,于是将sorter存储到磁盘的阈值调高,现在sorter全部在内存中排序,但是还是没有kv event输出,只有零星的几个resolved event输出

