插入慢

【 TiDB 使用环境】 测试
【 TiDB 版本】6.6.0
【复现路径】做过哪些操作出现的问题
【遇到的问题:问题现象及影响】


压测的时候,发现一张表,只有一个唯一索引,写入速度也非常慢,
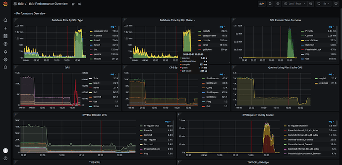
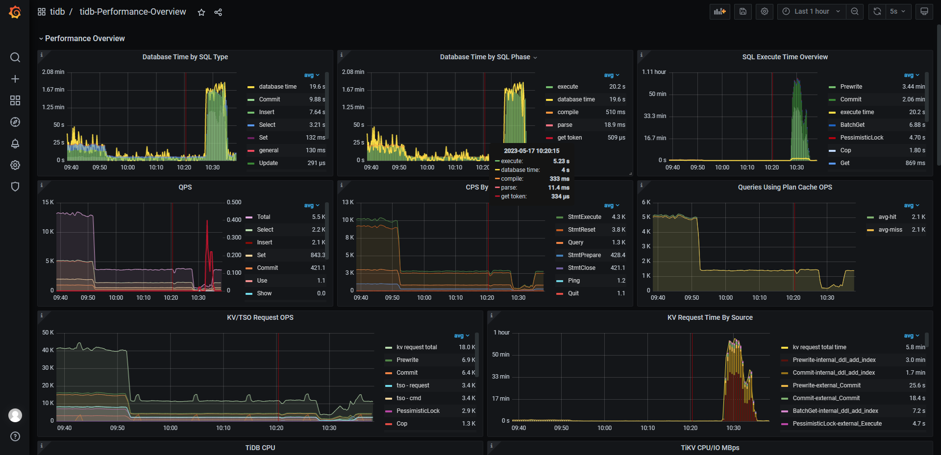
从图中如何定位,哪里出问题了?
【资源配置】进入到 TiDB Dashboard -集群信息 (Cluster Info) -主机(Hosts) 截图此页面

【附件:截图/日志/监控】


看下有写热点没有

这个表是热点。看来只能想办法解决热点问题了。谢谢

此话题已在最后回复的 60 天后被自动关闭。不再允许新回复。