【 TiDB 使用环境】测试
【 TiDB 版本】v7.0.0
【复现路径】
tiup部署拓扑文件如下:
global:
user: "tikv"
ssh_port: 22
deploy_dir: "/data/data1/tikv-deploy"
data_dir: "/data/data1/tikv-data"
pd_servers:
- host: 192.168.0.3
config:
schedule.max-merge-region-size: 50
schedule.max-merge-region-keys: 400000
schedule.merge-schedule-limit: 16
- host: 192.168.0.4
config:
schedule.max-merge-region-size: 50
schedule.max-merge-region-keys: 400000
schedule.merge-schedule-limit: 16
- host: 192.168.0.5
config:
schedule.max-merge-region-size: 50
schedule.max-merge-region-keys: 400000
schedule.merge-schedule-limit: 16
tikv_servers:
- host: 192.168.0.3
config:
raftstore.sync-log: false
raftstore.region-max-size: "384MB"
raftstore.region-split-size: "256MB"
raftstore.region-split-check-diff: "32MB"
raftstore.split-region-check-tick-interval: 50s
rocksdb.compaction-readahead-size: "2MB"
rocksdb.max-manifest-file-size: "20MB"
rocksdb.defaultcf.block-size: "64KB"
rocksdb.defaultcf.compression-per-level: ["no", "no", "lz4", "lz4", "lz4", "zstd", "zstd"]
rocksdb.defaultcf.write-buffer-size: "128MB"
rocksdb.defaultcf.max-write-buffer-number: 10
rocksdb.defaultcf.level0-slowdown-writes-trigger: 20
rocksdb.defaultcf.level0-stop-writes-trigger: 36
rocksdb.defaultcf.max-bytes-for-level-base: "512MB"
rocksdb.defaultcf.target-file-size-base: "32MB"
rocksdb.writecf.compression-per-level: ["no", "no", "lz4", "lz4", "lz4", "zstd", "zstd"]
rocksdb.writecf.write-buffer-size: "128MB"
rocksdb.writecf.max-write-buffer-number: 10
rocksdb.writecf.min-write-buffer-number-to-merge: 1
rocksdb.writecf.max-bytes-for-level-base: "512MB"
rocksdb.writecf.target-file-size-base: "32MB"
raftdb.defaultcf.compression-per-level: ["no", "no", "lz4", "lz4", "lz4", "zstd", "zstd"]
raftdb.defaultcf.write-buffer-size: "128MB"
raftdb.defaultcf.max-write-buffer-number: 10
raftdb.defaultcf.min-write-buffer-number-to-merge: 1
raftdb.defaultcf.max-bytes-for-level-base: "512MB"
raftdb.defaultcf.target-file-size-base: "32MB"
- host: 192.168.0.4
config:
raftstore.sync-log: false
raftstore.region-max-size: "384MB"
raftstore.region-split-size: "256MB"
raftstore.region-split-check-diff: "32MB"
raftstore.split-region-check-tick-interval: 50s
rocksdb.compaction-readahead-size: "2MB"
rocksdb.max-manifest-file-size: "20MB"
rocksdb.defaultcf.block-size: "64KB"
rocksdb.defaultcf.compression-per-level: ["no", "no", "lz4", "lz4", "lz4", "zstd", "zstd"]
rocksdb.defaultcf.write-buffer-size: "128MB"
rocksdb.defaultcf.max-write-buffer-number: 10
rocksdb.defaultcf.level0-slowdown-writes-trigger: 20
rocksdb.defaultcf.level0-stop-writes-trigger: 36
rocksdb.defaultcf.max-bytes-for-level-base: "512MB"
rocksdb.defaultcf.target-file-size-base: "32MB"
rocksdb.writecf.compression-per-level: ["no", "no", "lz4", "lz4", "lz4", "zstd", "zstd"]
rocksdb.writecf.write-buffer-size: "128MB"
rocksdb.writecf.max-write-buffer-number: 10
rocksdb.writecf.min-write-buffer-number-to-merge: 1
rocksdb.writecf.max-bytes-for-level-base: "512MB"
rocksdb.writecf.target-file-size-base: "32MB"
raftdb.defaultcf.compression-per-level: ["no", "no", "lz4", "lz4", "lz4", "zstd", "zstd"]
raftdb.defaultcf.write-buffer-size: "128MB"
raftdb.defaultcf.max-write-buffer-number: 10
raftdb.defaultcf.min-write-buffer-number-to-merge: 1
raftdb.defaultcf.max-bytes-for-level-base: "512MB"
raftdb.defaultcf.target-file-size-base: "32MB"
- host: 192.168.0.5
config:
raftstore.sync-log: false
raftstore.region-max-size: "384MB"
raftstore.region-split-size: "256MB"
raftstore.region-split-check-diff: "32MB"
raftstore.split-region-check-tick-interval: 50s
rocksdb.compaction-readahead-size: "2MB"
rocksdb.max-manifest-file-size: "20MB"
rocksdb.defaultcf.block-size: "64KB"
rocksdb.defaultcf.compression-per-level: ["no", "no", "lz4", "lz4", "lz4", "zstd", "zstd"]
rocksdb.defaultcf.write-buffer-size: "128MB"
rocksdb.defaultcf.max-write-buffer-number: 10
rocksdb.defaultcf.level0-slowdown-writes-trigger: 20
rocksdb.defaultcf.level0-stop-writes-trigger: 36
rocksdb.defaultcf.max-bytes-for-level-base: "512MB"
rocksdb.defaultcf.target-file-size-base: "32MB"
rocksdb.writecf.compression-per-level: ["no", "no", "lz4", "lz4", "lz4", "zstd", "zstd"]
rocksdb.writecf.write-buffer-size: "128MB"
rocksdb.writecf.max-write-buffer-number: 10
rocksdb.writecf.min-write-buffer-number-to-merge: 1
rocksdb.writecf.max-bytes-for-level-base: "512MB"
rocksdb.writecf.target-file-size-base: "32MB"
raftdb.defaultcf.compression-per-level: ["no", "no", "lz4", "lz4", "lz4", "zstd", "zstd"]
raftdb.defaultcf.write-buffer-size: "128MB"
raftdb.defaultcf.max-write-buffer-number: 10
raftdb.defaultcf.min-write-buffer-number-to-merge: 1
raftdb.defaultcf.max-bytes-for-level-base: "512MB"
raftdb.defaultcf.target-file-size-base: "32MB"
monitoring_servers:
- host: 192.168.0.18
grafana_servers:
- host: 192.168.0.18
alertmanager_servers:
- host: 192.168.0.18
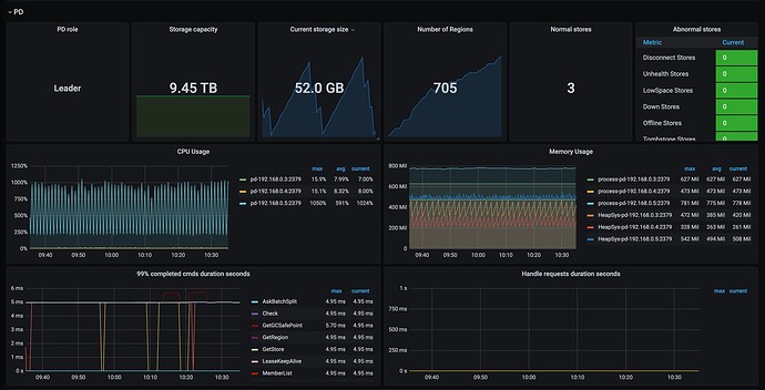
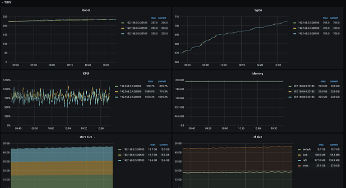
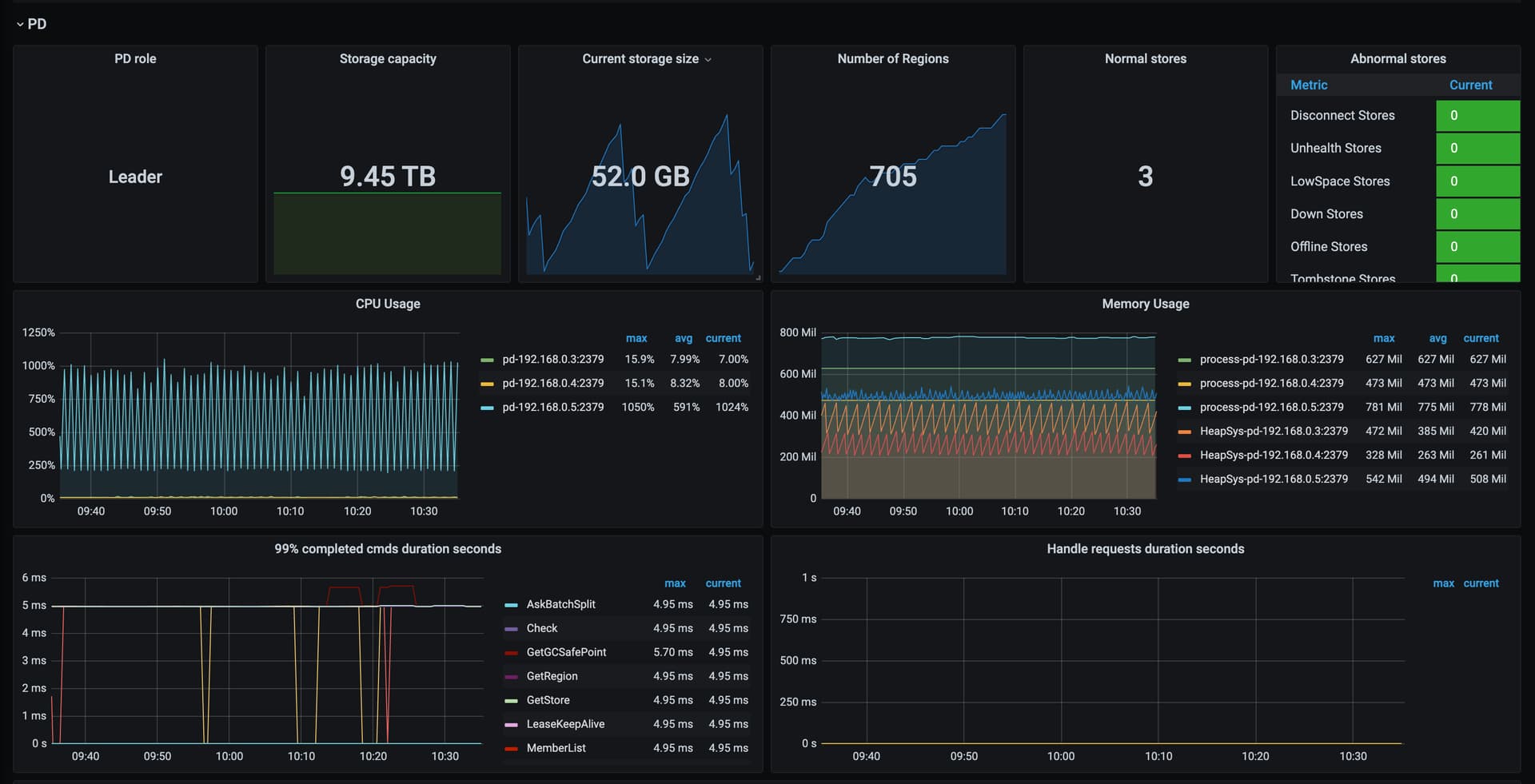
【遇到的问题:问题现象及影响】Tikv集群有6万多key,每个key每10秒更新一次,但是Tikv集群的数据量一直增加,同时Region一直增加
【资源配置】进入到 TiDB Dashboard -集群信息 (Cluster Info) -主机(Hosts) 截图此页面
【附件:截图/日志/监控】
Tikv监控:
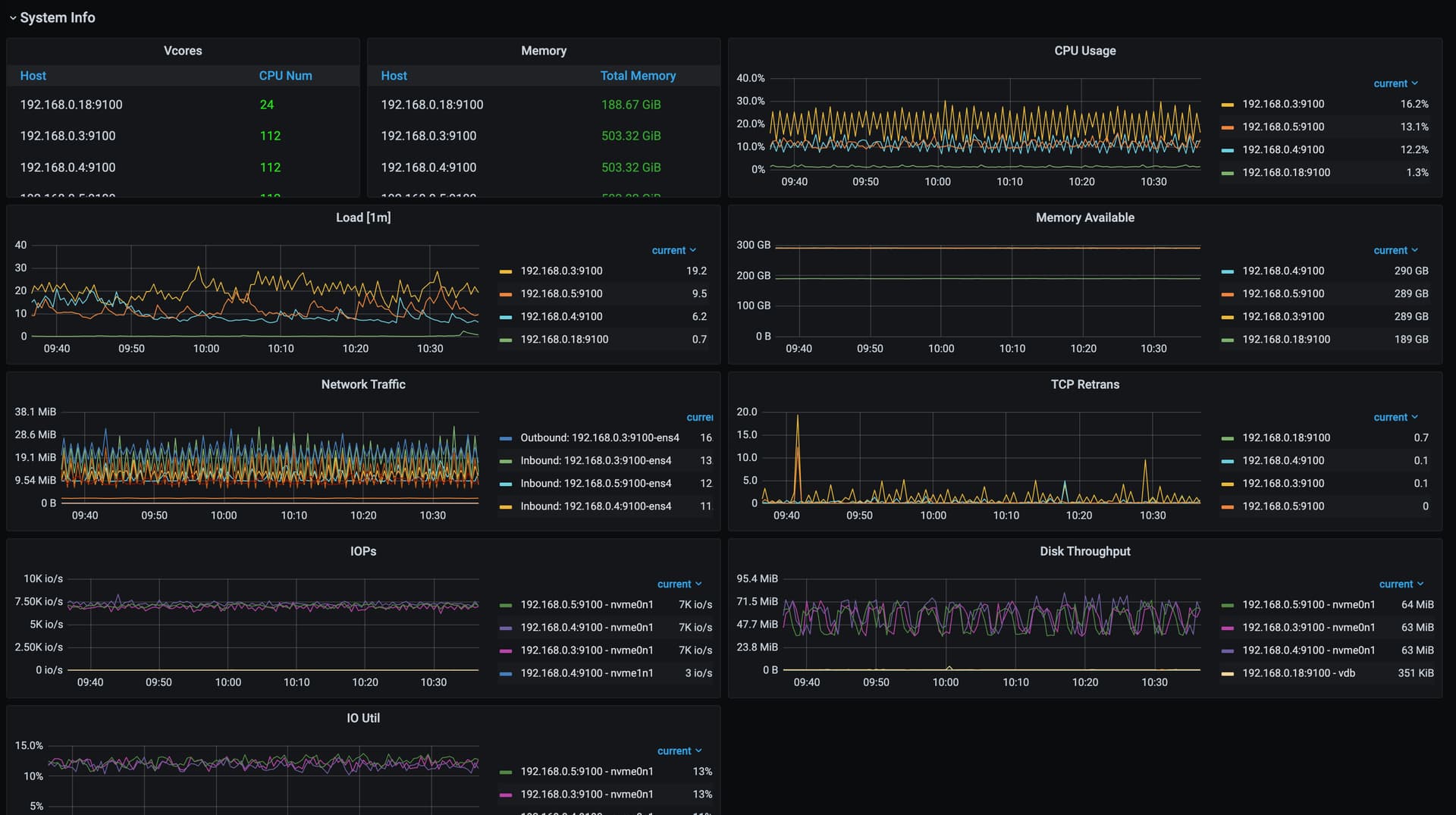
系统信息:


