【 TiDB 使用环境】生产环境
【 TiDB 版本】v6.5.2
【复现路径】做过哪些操作出现的问题
tidb_gc_life_time设置为1小时
max_execution_time设置为30分钟
【遇到的问题:问题现象及影响】
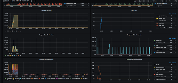
TiDB Server 执行SQL卡顿,正常执行1秒以下SQL故障时段执行超1分钟仍为出结果,kill所有SQL后Tiflash Request Duration、Request Handle Duration 没有下降迹象;Tiflash error log 提示:region 202959 does not exist.
【资源配置】进入到 TiDB Dashboard -集群信息 (Cluster Info) -主机(Hosts) 截图此页面
【附件:截图/日志/监控】
TiFlash_error.log
[2023/06/01 20:29:58.163 +08:00] [WARN] [RegionTable.cpp:263] [“region 202959 does not exist.”] [thread_id=72]
[2023/06/01 20:30:00.164 +08:00] [WARN] [RegionTable.cpp:263] [“region 202986 does not exist.”] [thread_id=72]

