johnwa-CD
(Hacker Yp Yw Bvas)
2023 年6 月 23 日 03:39
1
【 TiDB 使用环境】生产环境 /测试/ Poc
【 TiDB 版本】6.5.3 能否降级,太多问题了。
【复现路径】做过哪些操作出现的问题
【遇到的问题:问题现象及影响】
【资源配置】
【附件:截图/日志/监控】
xfworld
(魔幻之翼)
2023 年6 月 23 日 06:11
2
回退是有风险的,最好备份数据,然后新建集群在导入数据就可以了
如果是测试环境,可以手动回退试试,但是成功机率不会太高…
johnwa-CD
(Hacker Yp Yw Bvas)
2023 年6 月 23 日 06:58
3
生产环境, 有点蛋疼了.这个 6.5.3 问题很大条.现在真个要死了
人如其名
(人如其名)
2023 年6 月 23 日 07:49
5
具体什么问题?不能只说一句话啊,如果是性能问题,就把最典型的一条语句拿出来看慢在哪里。
xfworld
(魔幻之翼)
2023 年6 月 23 日 09:01
8
6.5.3 修复了很多bug,什么场景导致的问题呢?
johnwa-CD
(Hacker Yp Yw Bvas)
2023 年6 月 23 日 09:05
9
集群升级成功后, 两个节点一直 掉leader,导致集群一直不稳定,qps下降只有原来的 1/5不到
大量执行语句超时,根本不是一个语句的问题
然后一开始tiflash直接就报错无法使用,经过坛友支持,重装了tiflash节点,恢复正常tiflash访问
现在是集群极不稳定,任何一个sql都可能卡住
johnwa-CD
(Hacker Yp Yw Bvas)
2023 年6 月 23 日 09:05
10
生产啊.以为 6.5.3已经是修复版本,结果升级后问题非常严重,人都要快被搞崩溃了
johnwa-CD
(Hacker Yp Yw Bvas)
2023 年6 月 23 日 09:07
11
肯定不是某个个sql问题啊, 我这个集群本来qps是 一万左右
现在 ,2000都顶不住了.
johnwa-CD
(Hacker Yp Yw Bvas)
2023 年6 月 23 日 09:08
12
xfworld
(魔幻之翼)
2023 年6 月 23 日 09:39
13
有两种方向:
找个新环境(用旧的集群版本),把数据弄回去,切换一下就行了
整理目前的问题,重点看看那些是致命的问题,在传递上来,让大家一起帮你看
leader 没了? 是指的什么?
tiflash 在 6.X 之后的版本,比5.X 的稳定很多,
CDC 也是一样,甚至重构了… 比之前要稳定…
如果你期望能更快的解决,还是要好好整理下,背景和问题点(虽然你很着急,但是磨刀不误砍柴工,挤牙膏的方式无疑会增加时间成本了)
johnwa-CD
(Hacker Yp Yw Bvas)
2023 年6 月 23 日 09:49
14
1.我集群比较大,短时间内没法弄, 总共大概 20T,6KV 2TiFlash
2.
1). 就是某个kv节点leader数会突然从 120K跳到0 ,然后再慢慢恢复到平衡,但是稳定不到五分钟又全部掉,一直循环这个过程
2).我是从6.1.5升级到6.5.3,为了解决一些6.1的问题(具体来说就是cdc性能低下的毛病,看到6.5从4000/s提升到35000/s才下定决心升级的)
3).CDC实际上基本是没法用的,跟论坛其他朋友碰到问题一样,请看别人反馈:
TICDC 向一表一TOPIC分发数据,经常莫名卡死,不再有新的数据写入 - 建议反馈 / 产品缺陷 - TiDB 的问答社区 (asktug.com) 也没有什么人能给一个明确说法
johnwa-CD
(Hacker Yp Yw Bvas)
2023 年6 月 23 日 11:03
15
比如这样的情况, 谁能帮忙看下怎么会哦…
已经折腾两三天了,整个集群处于崩溃边缘,基本不可用
xfworld
(魔幻之翼)
2023 年6 月 23 日 11:13
16
CDC 的这里有个已知的问题,是 CDC 启动或者定时会去收集 kafka 的一些状态和数据信息,用于获取CDC 的性能统计和处理统计等等
但是这个问题没说什么时候修复…
有跳过的办法,需要自己修改源码然后打包 patcher 一下就可以跳过了…
这个问题不确定,是不是你遇到的哪种…
已打开 08:45AM - 15 May 23 UTC
已关闭 05:20AM - 26 Jun 23 UTC
component/sink
type/enhancement
area/ticdc
kafka
affects-6.5
affects-7.1
In TiCDC, we get all topic info with the admin interface: https://github.com/pin… gcap/tiflow/blob/1335f98cdbaf77239bbcbc6b61561e4254449ffe/cdc/sink/dmlsink/mq/manager/kafka_manager.go#L138
This would be a problem when you have a lot of topics and changefeeds.
At the same time, the frequency is too high: https://github.com/pingcap/tiflow/blob/1335f98cdbaf77239bbcbc6b61561e4254449ffe/cdc/sink/dmlsink/mq/manager/kafka_manager.go#L87
So we need to solve the problem to get better performance and avoid affecting the downstream Kafka.
1. [ ] Change the frequency to 5-10min
2. [ ] Only get used topic information instead of all topic information
See more at https://asktug.com/t/topic/1005884/2
已打开 03:22AM - 15 May 23 UTC
已关闭 12:32AM - 31 May 23 UTC
type/bug
severity/major
area/ticdc
affects-6.1
affects-6.5
affects-7.1
### What did you do?
We use TICDC 6.5.2 to sync data into our KAKFA cluster。T… here are approximately 4000 topics in our KAKFA cluster and we created 50+ ticdc jobs。
### What did you expect to see?
All components run normally。
### What did you see instead?
The latency(including produce and consumer latency) of the KAFKA controller increased immediately after we started the jobs.
We checked the authorizer log on the KAFKA controller node and found huge numbers of Topic Describe requests.
After more experiments, we found that every TICDC job tried to describe all the topics in the KAFKA cluster every 5 seconds which caused the controller overload.
After checking the source code, we found that there was an unnecessary operation when the sinkv2 generated metrics by running this:
```
m.updateBrokers()
```
which meant to get broker info but triggered unnecessarily describe requests for all topics.
### Versions of the cluster
Upstream TiDB cluster version (execute `SELECT tidb_version();` in a MySQL client):
```console
(paste TiDB cluster version here)
```
Upstream TiKV version (execute `tikv-server --version`):
```console
(paste TiKV version here)
```
TiCDC version (execute `cdc version`):
```console
v6.5.2
```
region leader 不够均衡的话,可以参考排查总纲对着一点点的看
基本上就是超时了,导致 follower 认为 原来的leader 死掉了,会发起选举,重新选新的leader
https://docs.pingcap.com/zh/tidb/stable/pd-scheduling-best-practices#leaderregion-分布不均衡
具体的操作可以参考下面的:
1 个赞
xfworld
(魔幻之翼)
2023 年6 月 23 日 11:15
17
有没有热点问题?这样也会导致出现一些异常的情况…
建议先关闭 CDC 和 tiflash,保证 tikv,tidb 和 PD 的稳定之后,在逐个开启…
johnwa-CD
(Hacker Yp Yw Bvas)
2023 年6 月 23 日 11:35
18
我现在是 6个节点四个稳定, 2个会大量掉.
我就把它设置不启用Leader,这样勉强能跑,
CDC和TiFlash都不能关闭,尤其是TiFlash,业务查询使用tiflash来加速,如果关掉tiflash导致大量大查询落到tikv上,duration都是 5min以上
热点问题. 应该没有明显
有没有什么日志可调查的?
比如我看到有些类似这样的:
023-06-23 19:04:30 (UTC+08:00)
TiKV 10.10.10.156:20160
[cleanup_sst.rs:119] [“get region failed”] [err=“failed to load full sst meta from disk for [242, 148, 145, 51, 128, 141, 72, 6, 165, 188, 254, 164, 106, 120, 179, 243] and there isn’t extra information provided: Engine Engine(Status { code: IoError, sub_code: None, sev: NoError, state: "Corruption: file is too short (0 bytes) to be an sstable: /data/tidb-data/tikv-20160/import/f2949133-808d-4806-a5bc-fea46a78b3f3_4080615702_42367_145285_write.sst" })”]
johnwa-CD
(Hacker Yp Yw Bvas)
2023 年6 月 23 日 11:39
19
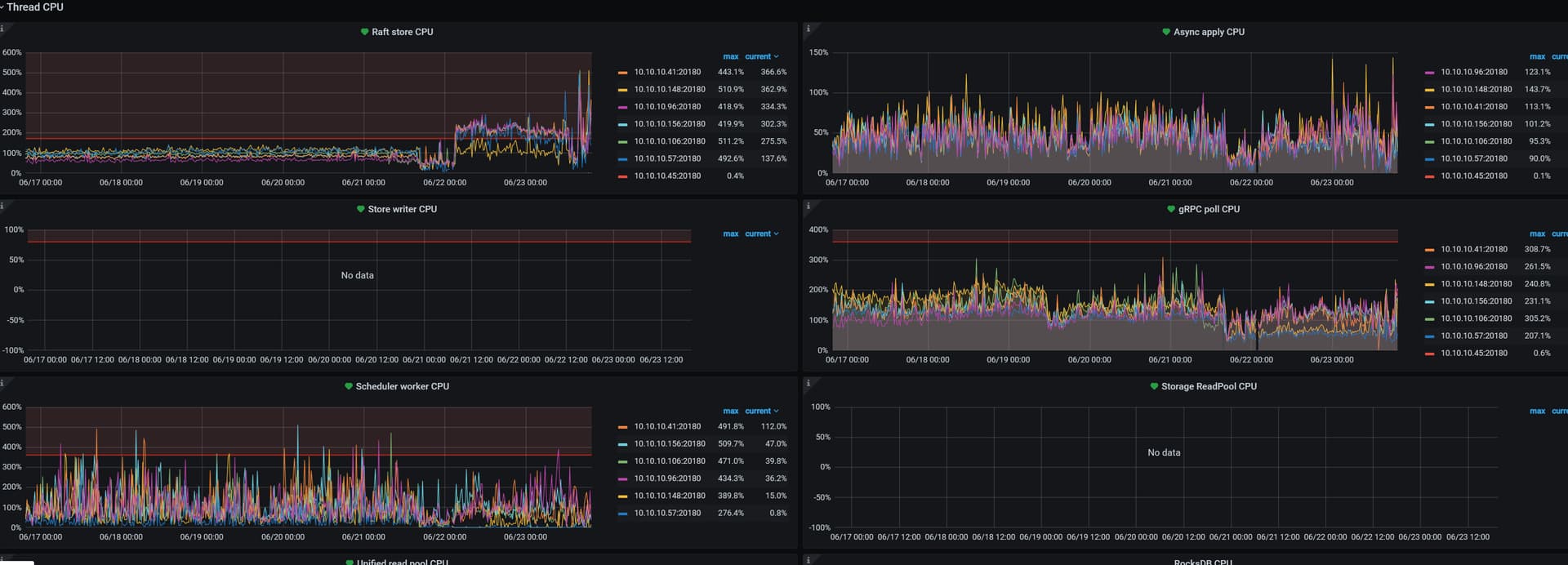
kv监控面板开表象,最大的可能是这个
Raft Store CPU 大幅度上升
zhanggame1
(Ti D Ber G I13ecx U)
2023 年6 月 23 日 11:41
20
日志提示这个 /data/tidb-data/tikv-20160/import/f2949133-808d-4806-a5bc-fea46a78b3f3_4080615702_42367_145285_write.sst文件大小是0你检查是不是,感觉这个tikv存储的数据丢了一些