【 TiDB 使用环境】生产环境
【 TiDB 版本】v6.5.1
dm版本: v5.4
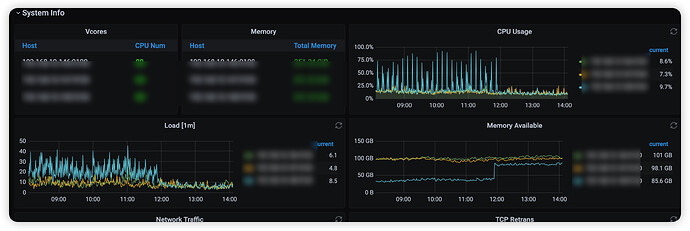
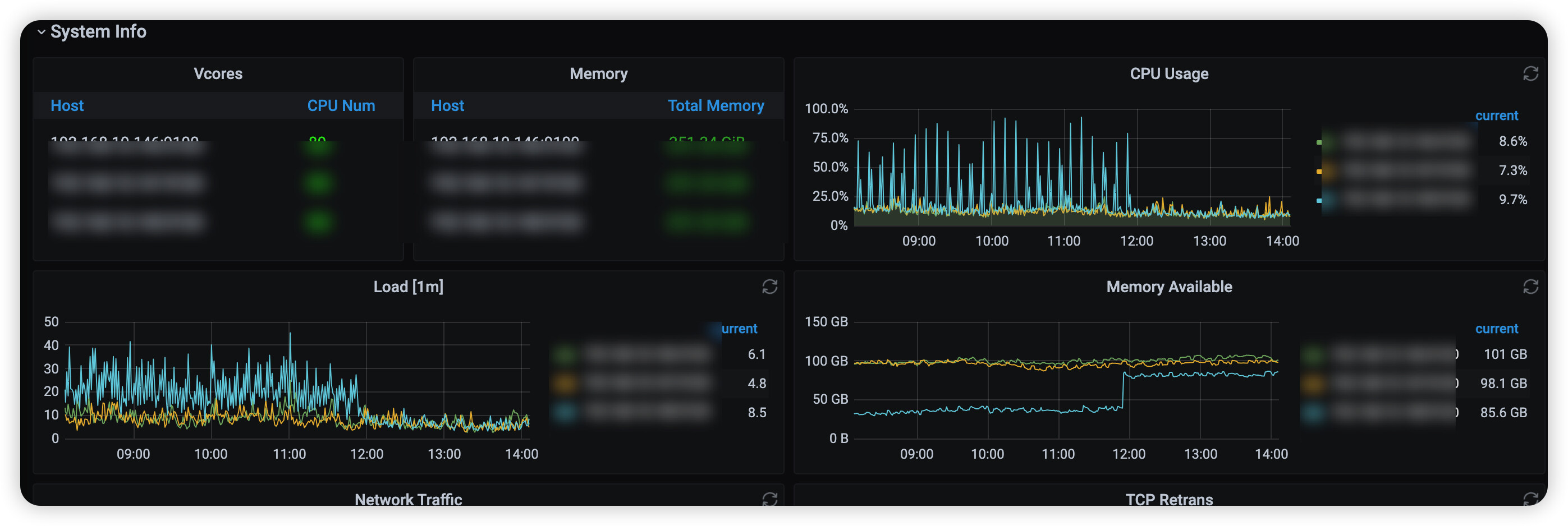
dm-work 内存占用42g
通过curl curl http://host:port/debug/pprof/heap > memory.profile
内存dump如下
memory.profile (580.8 KB)
【 TiDB 使用环境】生产环境
【 TiDB 版本】v6.5.1
dm版本: v5.4
dm-work 内存占用42g
通过curl curl http://host:port/debug/pprof/heap > memory.profile
内存dump如下
memory.profile (580.8 KB)
感谢反馈。这是 DM 旧版本的已知问题 https://github.com/pingcap/tiflow/issues/5334 可以尝试将 DM 升级到 v6.3 以上的版本
老版本的同学赶紧升级 这不仅仅是内存泄露占用 因为和tikv在一台机器上 dm这个版本是直接会拖累集群性能的
之前一直以为那个cpu升高是定时任务的sql导致的 万万没想到是dm的锅
升级之后查询耗时都平下来了
此话题已在最后回复的 60 天后被自动关闭。不再允许新回复。