【 TiDB 使用环境】生产环境 /测试/ Poc
【 TiDB 版本】6.5.0 麒麟V10 SP1
【复现路径】做过哪些操作出现的问题,系统正常正删改操作运行7天后
【遇到的问题:问题现象及影响】系统不定时的卡顿,所有sql都慢
【资源配置】
【附件:截图/日志/监控】
简单的点查都非常慢,但查询过程没有呈现出耗时时间。
【 TiDB 使用环境】生产环境 /测试/ Poc
【 TiDB 版本】6.5.0 麒麟V10 SP1
【复现路径】做过哪些操作出现的问题,系统正常正删改操作运行7天后
【遇到的问题:问题现象及影响】系统不定时的卡顿,所有sql都慢
【资源配置】
【附件:截图/日志/监控】
简单的点查都非常慢,但查询过程没有呈现出耗时时间。
卡顿的时候数据库延迟多大,可以看下卡顿时候的topsql监控情况
卡顿先看看各个组件日志,有没有异常。
再检查io是否正常,网络是否正常,会不会丢包
看不到各节点cpu和磁盘io情况
%Cpu(s): 14.7 us, 3.0 sy, 0.0 ni, 79.5 id, 0.4 wa, 0.8 hi, 1.6 si, 0.0 st
MiB Mem : 62456.0 total, 6171.3 free, 41895.9 used, 14388.8 buff/cache
MiB Swap: 0.0 total, 0.0 free, 0.0 used. 12970.5 avail Mem
%Cpu(s): 9.9 us, 2.3 sy, 0.0 ni, 84.2 id, 0.7 wa, 1.0 hi, 1.9 si, 0.0 st
MiB Mem : 62010.6 total, 4229.6 free, 47955.8 used, 9825.2 buff/cache
MiB Swap: 0.0 total, 0.0 free, 0.0 used. 5475.9 avail Mem
%Cpu(s): 10.8 us, 2.0 sy, 0.0 ni, 84.0 id, 0.9 wa, 0.7 hi, 1.6 si, 0.0 st
MiB Mem : 62456.1 total, 6707.9 free, 39906.3 used, 15841.9 buff/cache
MiB Swap: 0.0 total, 0.0 free, 0.0 used. 14728.4 avail Mem
avg-cpu: %user %nice %system %iowait %steal %idle
7.78 0.00 3.65 1.32 0.00 87.26
Device tps kB_read/s kB_wrtn/s kB_dscd/s kB_read kB_wrtn kB_dscd
dm-0 169.43 652.69 16338.08 0.00 230389452 5767077836 0
dm-1 0.00 0.01 0.00 0.00 3264 0 0
dm-2 0.00 0.00 0.00 0.00 1536 0 0
loop0 0.02 9.47 0.00 0.00 3342534 0 0
sda 164.46 668.51 16338.15 0.00 235972763 5767103709 0
avg-cpu: %user %nice %system %iowait %steal %idle
11.96 0.00 6.64 0.80 0.00 80.60
Device tps kB_read/s kB_wrtn/s kB_dscd/s kB_read kB_wrtn kB_dscd
dm-0 125.17 333.36 13597.69 0.00 124008484 5058228792 0
dm-1 0.00 0.01 0.00 0.00 3072 0 0
dm-2 0.00 0.00 0.00 0.00 1344 0 0
sda 122.02 333.51 13597.76 0.00 124063621 5058254556 0
avg-cpu: %user %nice %system %iowait %steal %idle
12.06 0.00 4.70 0.77 0.00 82.47
Device tps kB_read/s kB_wrtn/s kB_dscd/s kB_read kB_wrtn kB_dscd
dm-0 126.31 291.85 13396.25 0.00 108540900 4982185168 0
dm-1 0.00 0.01 0.00 0.00 3072 0 0
dm-2 0.00 0.00 0.00 0.00 1344 0 0
sda 123.82 292.00 13396.32 0.00 108595757 4982210920 0
dashboard上看下topsql 那个时候是不是有高并发慢sql
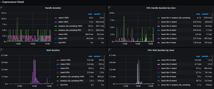
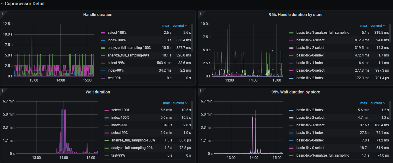
CPU 平均空闲度都在80%以上 硬盘瞬时写入也只有16M左右 资源并不繁忙 如果是TIKV部署磁盘 应该没有写入瓶颈 Coprocessor等待比较高 需要看看是不是网络通信有问题
根据资料判断,应该是获取snapshot有问题,但看了下tikv日志,非常多的获取snapshot报错的日志:
[2023/09/04 11:42:43.293 +00:00] [INFO] [scheduler.rs:742] [“get snapshot failed”] [err=“Error(Request(message: "EpochNotMatch current epoch of region 65525 is conf_ver: 5 version: 1343, but you sent conf_ver: 5 version: 1342" epoch_not_match { current_regions { id: 65525 start_key: 748000000000000BFFE65F698000000000FF0000020161633162FF36653261FF2D3034FF38362D3436FF3364FF2D623262372DFF63FF61633862663739FFFF313538645F616235FFFF37396263352D39FF64FF34622D343666FF342DFF383433312DFF393234FF34653266FF30336136FF665F31FF3530333037FF3331FF393631343636FF38FF382F3135303330FFFF3733323038353832FFFF3134342F313530FF33FF303733323138FF3030FF323934342FFF5F3135FF30333037FF31363237FF383337FF3935322F31FF3530FF333037313637FF34FF3539373337362FFFFF3135303330373137FFFF35323936333037FF32FF2F3135303330FF3731FF3836343536FF393835FF362F0000FF00000000F9038000FF0000000309A50000FD end_key: 748000000000000BFFE65F728000000000FF0051D80000000000FA region_epoch { conf_ver: 5 version: 1343 } peers { id: 65526 store_id: 1 } peers { id: 65527 store_id: 4 } peers { id: 65528 store_id: 5 } } current_regions { id: 65541 start_key: 748000000000000BFFE600000000000000F8 end_key: 748000000000000BFFE65F698000000000FF0000020161633162FF36653261FF2D3034FF38362D3436FF3364FF2D623262372DFF63FF61633862663739FFFF313538645F616235FFFF37396263352D39FF64FF34622D343666FF342DFF383433312DFF393234FF34653266FF30336136FF665F31FF3530333037FF3331FF393631343636FF38FF382F3135303330FFFF3733323038353832FFFF3134342F313530FF33FF303733323138FF3030FF323934342FFF5F3135FF30333037FF31363237FF383337FF3935322F31FF3530FF333037313637FF34FF3539373337362FFFFF3135303330373137FFFF35323936333037FF32FF2F3135303330FF3731FF3836343536FF393835FF362F0000FF00000000F9038000FF0000000309A50000FD region_epoch { conf_ver: 5 version: 1343 } peers { id: 65542 store_id: 1 } peers { id: 65543 store_id: 4 } peers { id: 65544 store_id: 5 } } }))”] [cid=18684620]
[2023/09/04 11:55:59.277 +00:00] [INFO] [scheduler.rs:742] [“get snapshot failed”] [err=“Error(Request(message: "peer is not leader for region 65525, leader may Some(id: 65527 store_id: 4)" not_leader { region_id: 65525 leader { id: 65527 store_id: 4 } }))”] [cid=22719018]
这个报错一般是访问region时出现了分裂或调度迁移,导致目标region不再是leader出现的,即导致用旧的 region 元信息访问不到数据。tidb 有 backoff 机制,通常比较少见。
可以确认下集群是不是频繁在 region leader 调度、region 分裂、region 合并等操作,这些操作会让元信息发生变化,访问的时候就会出现类似的报错日志。
执行计划是否有出错
元数据错误或不一致?尝试修复元数据。
日志中以后 Region is unavailable报错吗?
还是多监控下资源利用率吧
region的leader无故重新选举,这是为啥?
没有任何日志报Region is unavailable
有哪位大佬能判断,为啥leader不停的迁移:
[2023/09/05 05:56:33.172 +00:00] [INFO] [region.go:652] [“leader changed”] [region-id=14949] [from=1] [to=5]
[2023/09/05 05:56:33.173 +00:00] [INFO] [operator_controller.go:565] [“operator finish”] [region-id=14949] [takes=19.191438ms] [operator=“"transfer-hot-write-leader {transfer leader: store 1 to 5} (kind:hot-region,leader, region:14949(689, 5), createAt:2023-09-05 05:56:33.152466395 +0000 UTC m=+442838.523916073, startAt:2023-09-05 05:56:33.154171016 +0000 UTC m=+442838.525620714, currentStep:1, size:67, steps:[transfer leader from store 1 to store 5],timeout:[1m0s]) finished"”] [additional-info=]
[2023/09/05 05:57:44.090 +00:00] [INFO] [operator_controller.go:452] [“add operator”] [region-id=14949] [operator=“"transfer-hot-write-leader {transfer leader: store 5 to 1} (kind:hot-region,leader, region:14949(689, 5), createAt:2023-09-05 05:57:44.08887786 +0000 UTC m=+442909.460327558, startAt:0001-01-01 00:00:00 +0000 UTC, currentStep:0, size:69, steps:[transfer leader from store 5 to store 1],timeout:[1m0s])"”] [additional-info=]
[2023/09/05 05:57:44.091 +00:00] [INFO] [operator_controller.go:651] [“send schedule command”] [region-id=14949] [step=“transfer leader from store 5 to store 1”] [source=create]
[2023/09/05 05:57:44.111 +00:00] [INFO] [region.go:652] [“leader changed”] [region-id=14949] [from=5] [to=1]
[2023/09/05 05:57:44.112 +00:00] [INFO] [operator_controller.go:565] [“operator finish”] [region-id=14949] [takes=20.841019ms] [operator=“"transfer-hot-write-leader {transfer leader: store 5 to 1} (kind:hot-region,leader, region:14949(689, 5), createAt:2023-09-05 05:57:44.08887786 +0000 UTC m=+442909.460327558, startAt:2023-09-05 05:57:44.091564863 +0000 UTC m=+442909.463014581, currentStep:1, size:69, steps:[transfer leader from store 5 to store 1],timeout:[1m0s]) finished"”] [additional-info=]
[2023/09/05 06:02:30.686 +00:00] [INFO] [operator_controller.go:452] [“add operator”] [region-id=14949] [operator=“"transfer-hot-write-leader {transfer leader: store 1 to 4} (kind:hot-region,leader, region:14949(689, 5), createAt:2023-09-05 06:02:30.685909429 +0000 UTC m=+443196.057359127, startAt:0001-01-01 00:00:00 +0000 UTC, currentStep:0, size:67, steps:[transfer leader from store 1 to store 4],timeout:[1m0s])"”] [additional-info=]
[2023/09/05 06:02:30.687 +00:00] [INFO] [operator_controller.go:651] [“send schedule command”] [region-id=14949] [step=“transfer leader from store 1 to store 4”] [source=create]
[2023/09/05 06:02:30.753 +00:00] [INFO] [region.go:652] [“leader changed”] [region-id=14949] [from=1] [to=4]
[2023/09/05 06:02:30.754 +00:00] [INFO] [operator_controller.go:565] [“operator finish”] [region-id=14949] [takes=67.698522ms] [operator=“"transfer-hot-write-leader {transfer leader: store 1 to 4} (kind:hot-region,leader, region:14949(689, 5), createAt:2023-09-05 06:02:30.685909429 +0000 UTC m=+443196.057359127, startAt:2023-09-05 06:02:30.68728017 +0000 UTC m=+443196.058729868, currentStep:1, size:67, steps:[transfer leader from store 1 to store 4],timeout:[1m0s]) finished"”] [additional-info=]
[2023/09/05 06:11:50.704 +00:00] [INFO] [operator_controller.go:452] [“add operator”] [region-id=14949] [operator=“"transfer-hot-write-leader {transfer leader: store 4 to 5} (kind:hot-region,leader, region:14949(689, 5), createAt:2023-09-05 06:11:50.702114441 +0000 UTC m=+443756.073564119, startAt:0001-01-01 00:00:00 +0000 UTC, currentStep:0, size:65, steps:[transfer leader from store 4 to store 5],timeout:[1m0s])"”] [additional-info=]
[2023/09/05 06:11:50.705 +00:00] [INFO] [operator_controller.go:651] [“send schedule command”] [region-id=14949] [step=“transfer leader from store 4 to store 5”] [source=create]
[2023/09/05 06:11:50.727 +00:00] [INFO] [region.go:652] [“leader changed”] [region-id=14949] [from=4] [to=5]
[2023/09/05 06:11:50.727 +00:00] [INFO] [operator_controller.go:565] [“operator finish”] [region-id=14949] [takes=22.1607ms] [operator=“"transfer-hot-write-leader {transfer leader: store 4 to 5} (kind:hot-region,leader, region:14949(689, 5), createAt:2023-09-05 06:11:50.702114441 +0000 UTC m=+443756.073564119, startAt:2023-09-05 06:11:50.705766004 +0000 UTC m=+443756.077215702, currentStep:1, size:65, steps:[transfer leader from store 4 to store 5],timeout:[1m0s]) finished"”] [additional-info=]
确认下这个TiKV实例是不是正常的?
同时查看pd的调度策略,确认是否有针对该store_id的驱逐leader策略