【 TiDB 使用环境】生产环境 /测试/ Poc
【 TiDB 版本】
【复现路径】做过哪些操作出现的问题
【遇到的问题:问题现象及影响】
【资源配置】
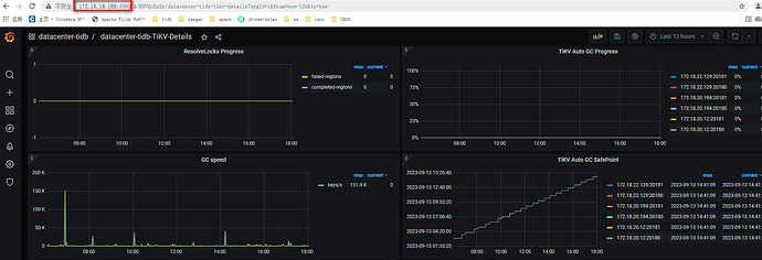
【附件:截图/日志/监控】
10:30 设置的SET GLOBAL tidb_gc_enable=FALSE;
backupts ‘2023-09-13 10:35:00’,
13:37:58 (已经备份了52.8%)报错[“cannot pass gc safe point check, aborting”] [error=“GC safepoint 444222059096834048 exceed TS 444222013440000000: [BR:Backup:ErrBackupGCSafepointExceeded]backup GC safepoint exceeded”] [errorVerbose=“[BR:Backup:ErrBackupGCSafepointExceeded]backup GC safepoint exceeded\nGC safepoint 444222059096834048 exceed TS 444222013440000000\ngithub.com/pingcap/tidb/br/pkg/utils.CheckGCSafePoint\n\t/home/jenkins/agent/workspace/build-common/go/src/github.com/pingcap/br/br/pkg/utils/safe_point.go:76\ngithub.com/pingcap/tidb/br/pkg/utils.StartServiceSafePointKeeper.func1\n\t/home/jenkins/agent/workspace/build-common/go/src/github.com/pingcap/br/br/pkg/utils/safe_point.go:133\nruntime.goexit\n\t/usr/local/go/src/runtime/asm_amd64.s:1571”] [safePoint=“{ID=br-92f713cb-58d2-4a1f-9c2d-208e296bfbdf,TTL=5m0s,BackupTime="2023-09-13 10:35:00 +0800 CST",BackupTS=444222013440000000}”] [stack=“github.com/pingcap/tidb/br/pkg/utils.StartServiceSafePointKeeper.func1\n\t/home/jenkins/agent/workspace/build-common/go/src/github.com/pingcap/br/br/pkg/utils/safe_point.go:134”]




