【 TiDB 使用环境】生产环境
【 TiDB 版本】新版本 v6.5.3 , 老版本 v5.4.3
【复现路径】做过哪些操作出现的问题
两套集群分别为t1-主集群和t2-从集群,其中t1集群为5.4.3,t2集群6.5.3
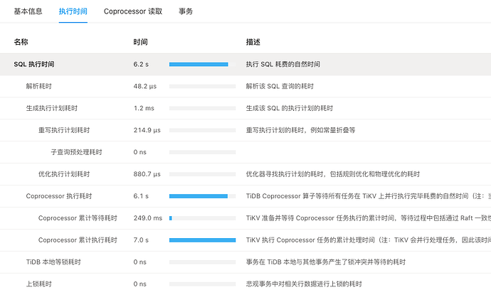
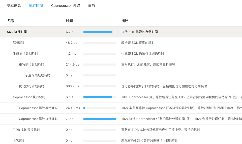
做升级切换后,新版本集群查询变慢了,是批量查询数据,如下,新集群查询要6秒多,老集群只需要1秒多:
新集群
老集群
两个集群的参数差异如下:
服务器性能差异:
老集群相对好一些,12台服务器共728个cpu
新集群相对差一些,但是不多,12台服务器,共632个cpu
【遇到的问题:问题现象及影响】
请问是什么原因呢,查询为什么差距达到了5倍,是不是新版本读机制发生了变化,已经经过多次测试了
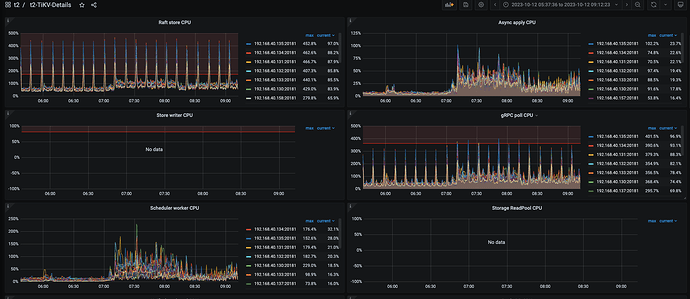
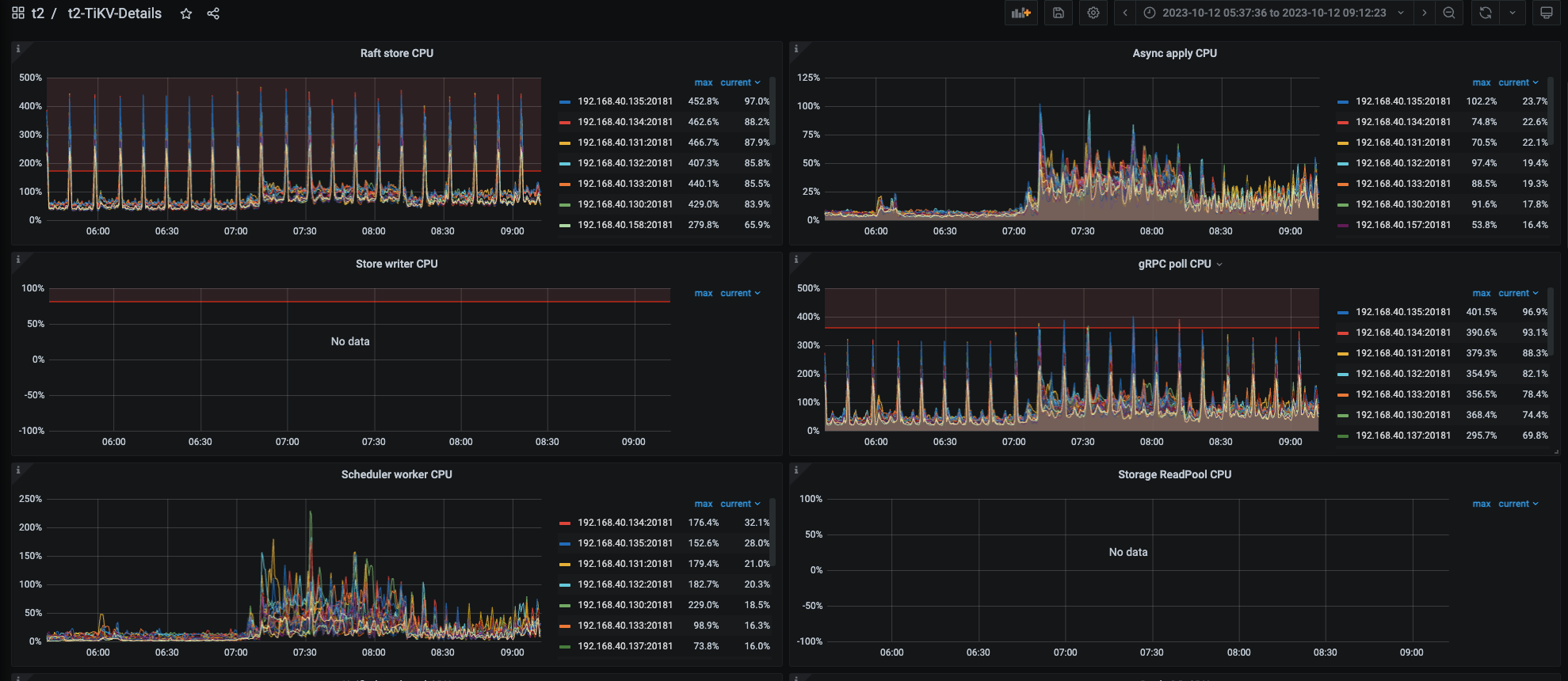
【资源配置】进入到 TiDB Dashboard -集群信息 (Cluster Info) -主机(Hosts) 截图此页面
【附件:截图/日志/监控】










