【 TiDB 使用环境】生产环境
【 TiDB 版本】v6.1.7.1
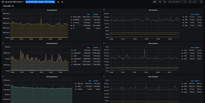
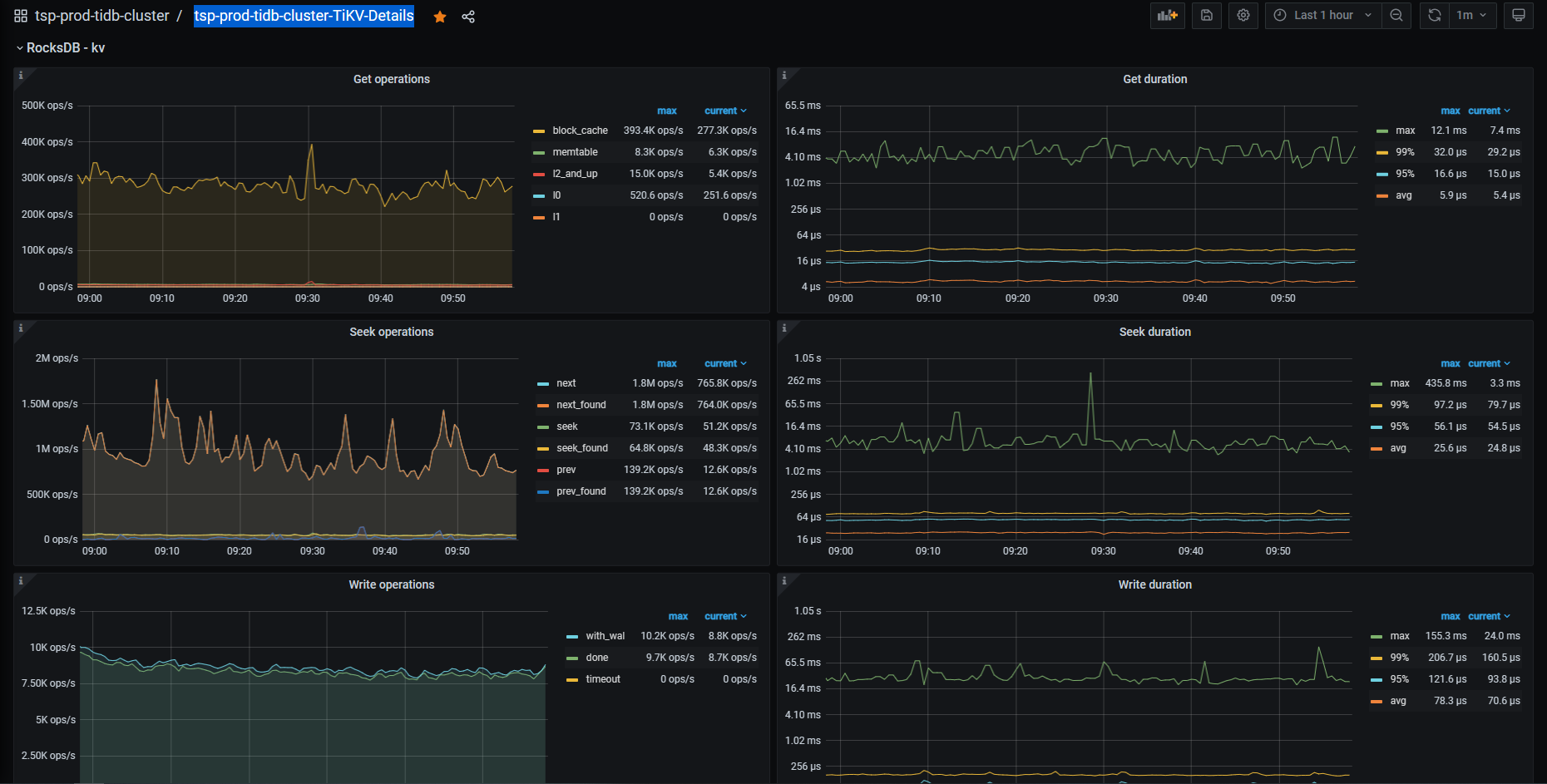
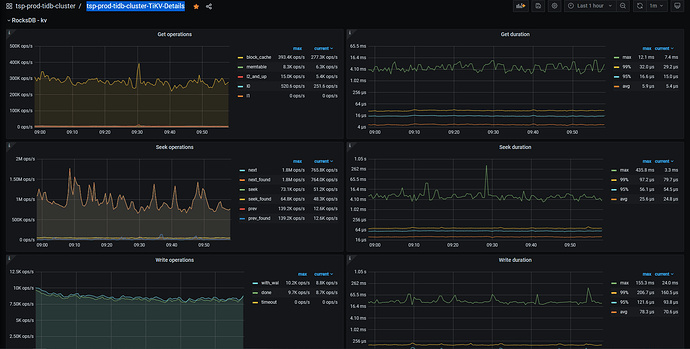
【遇到的问题:问题现象及影响】 TIDB 如何通过工具获取到底层rocksdb的监控数据【tikv-ctl可以支持么】,包括LEVEL每层结构,和如下监控:
rocksdb.write.wal
rocksdb.block.cache.add
这里的信息看了,还不是很全
tikvip:9100/metrics 这个地址理由promethues监控收集的所有数据,你可以拿想要的出来自己在granafa里面生产一个监控大屏
我尝试一下
有个问题:如果出现REGION分布不均衡的情况,我们有办法通过命令触发让他做rebalance么
截个图看看各个kv的region分布
tikv:20180/metrics 这个地方也有很多kv的监控信息
可以手工去搞,pdctl 命令 详细可以看看文档
https://docs.pingcap.com/zh/tidb/stable/pd-control
pdctl
pd-ctl能看到热点的STORE,这个STORE中有很多热点REGION,看来还不能BALANCE几个REGION
,有系统性的命令让这个STORE中的REGION重新BALANCE么
目前集群总计25个STORE,就2个STORE负载高,从PD-CTL命令也能查到write有HOT点问题
pdctl scheduler 命令 看下
scheduler show 后返回
[
“balance-hot-region-scheduler”,
“balance-leader-scheduler”,
“balance-region-scheduler”,
“split-bucket-scheduler”
]
找到了一些PD相关的一些HOT-REGION调度的参数,我尝试修改一下看看效果
恩呢,好滴
从网上搜了一下,对于有热点STORE【热点REGION个数比较庞大】的情况,如果是现有集群,只能先通过调整PD的调度参数先缓解
