论坛的各位大神,请教个问题,tikv是多个region是独立管理的,你们是怎么监控region可用性的?
可以通过Grafana来监控呀
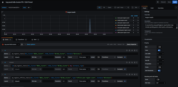
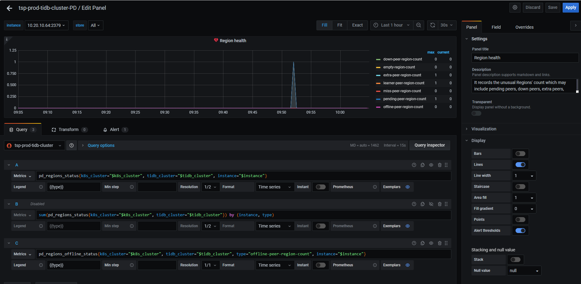
granfana中有个overview,中有个region heath
tikv有接口可以获取region健康信息吗?
这个已经是去读失败了,然后才会报出来是吧
从promethues所在的ip ,访问 http://{promethues_ip}:9090/targets这个地址。
能看到访问pd 指标的地址。
从这个地址进去,找grafana里面配置的指标。
如下图。
这就是你要的。
有Grafana来监控
请问没开prometnues,还能从哪里统计这个数据呢?
如果想要获取region的健康信息,也可以从 pd-ctl 的方式查看集群元数据情况
promethues只是收集了这个地址的指标。
以及没有promethues不能方便的找到访问这些指标的地址。
这些提供指标的接口本身是一直存在的,是写在对应组件代码里面的。你不去查也一直在统计的。
pd的接口是http://{pd_ip}:2379/metrics
定期调promethues的接口,根据返回值,再告警与否



