【 TiDB 使用环境】生产环境 /测试/ Poc
【 TiDB 版本】 v7.5.1
【复现路径】做过哪些操作出现的问题
【遇到的问题:问题现象及影响】
【资源配置】进入到 TiDB Dashboard -集群信息 (Cluster Info) -主机(Hosts) 截图此页面
【附件:截图/日志/监控】
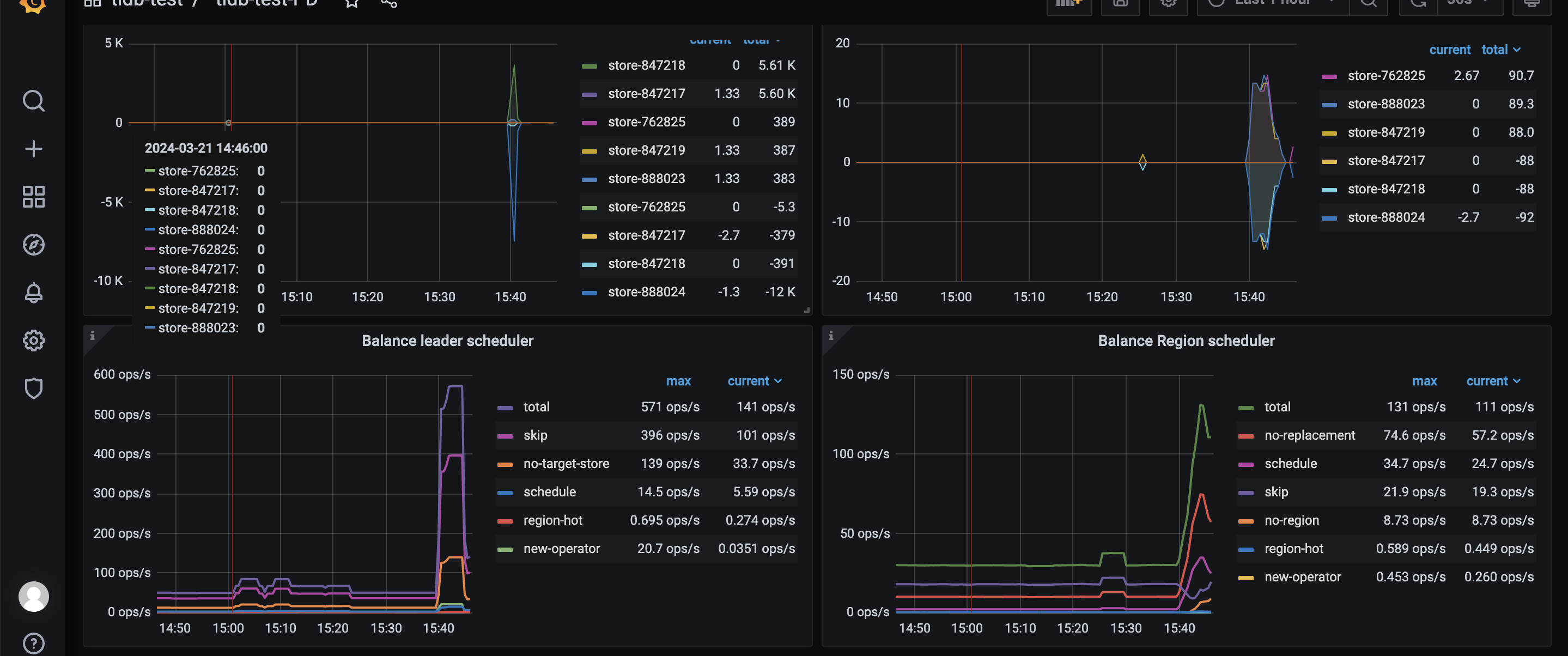
突然之间 empty-region-count 和 undersized-region-count 增长
【 TiDB 使用环境】生产环境 /测试/ Poc
【 TiDB 版本】 v7.5.1
【复现路径】做过哪些操作出现的问题
【遇到的问题:问题现象及影响】
【资源配置】进入到 TiDB Dashboard -集群信息 (Cluster Info) -主机(Hosts) 截图此页面
【附件:截图/日志/监控】
突然之间 empty-region-count 和 undersized-region-count 增长
查下 ddl,应该是手动创建了一个空表,预分裂了很多 region,或者手动做了 split。
还有就是有按时间的分区表,比如按月建到25年去了,还加了预分裂的参数,empty-region-count 和 undersized-region-count这两个都会升高,下降也会比较缓慢,是正常的。
这个表的ddl发一下
需要确认一下表结构,是否是分区表。
分区数8192 分区键有点问题吧?
分区键已经都是时间字段了,为啥不用range分区。。
直接去SELECT * FROM INFORMATION_SCHEMA.TIKV_REGION_STATUS;
表里查一下那个表对应的空region最多就行了
此话题已在最后回复的 60 天后被自动关闭。不再允许新回复。