【 TiDB 使用环境】生产环境
【 TiDB 版本】v5.4.3
【复现路径】无
【遇到的问题:问题现象及影响】
TiKV节点重启,dmesg信息未发现OOM信息,日志里有panic信息。这种情况如何排查原因或避免类似情况出现?
[2024/04/07 21:26:25.431 +08:00] [FATAL] [lib.rs:465] ["commit_ts: TimeStamp(448920645354651662), resolved_ts: TimeStamp(448920645996904752)"] [backtrace=" 0: tikv_util::set_panic_hook::{{closure}}\n at /home/jenkins/agent/workspace/build-common/go/src/github.com/pingcap/tikv/components/tikv_util/src/lib.rs:464:18\n 1: std::panicking::rust_panic_with_hook\n at /rustc/2faabf579323f5252329264cc53ba9ff803429a3/library/std/src/panicking.rs:626:17\n 2: std::panicking::begin_panic_handler::{{closure}}\n at /rustc/2faabf579323f5252329264cc53ba9ff803429a3/library/std/src/panicking.rs:519:13\n 3: std::sys_common::backtrace::__rust_end_short_backtrace\n at /rustc/2faabf579323f5252329264cc53ba9ff803429a3/library/std/src/sys_common/backtrace.rs:141:18\n 4: rust_begin_unwind\n at /rustc/2faabf579323f5252329264cc53ba9ff803429a3/library/std/src/panicking.rs:515:5\n 5: std::panicking::begin_panic_fmt\n at /rustc/2faabf579323f5252329264cc53ba9ff803429a3/library/std/src/panicking.rs:457:5\n 6: cdc::delegate::Delegate::sink_put\n at /home/jenkins/agent/workspace/build-common/go/src/github.com/pingcap/tikv/components/cdc/src/delegate.rs:630:21\n cdc::delegate::Delegate::sink_data\n at /home/jenkins/agent/workspace/build-common/go/src/github.com/pingcap/tikv/components/cdc/src/delegate.rs:544:21\n 7: cdc::delegate::Delegate::on_batch\n at /home/jenkins/agent/workspace/build-common/go/src/github.com/pingcap/tikv/components/cdc/src/delegate.rs:416:17\n 8: cdc::endpoint::Endpoint<T,E>::on_multi_batch\n at /home/jenkins/agent/workspace/build-common/go/src/github.com/pingcap/tikv/components/cdc/src/endpoint.rs:740:33\n <cdc::endpoint::Endpoint<T,E> as tikv_util::worker::pool::Runnable>::run\n at /home/jenkins/agent/workspace/build-common/go/src/github.com/pingcap/tikv/components/cdc/src/endpoint.rs:1548:18\n 9: tikv_util::worker::pool::Worker::start_with_timer_impl::{{closure}}\n at /home/jenkins/agent/workspace/build-common/go/src/github.com/pingcap/tikv/components/tikv_util/src/worker/pool.rs:454:25\n <core::future::from_generator::GenFuture<T> as core::future::future::Future>::poll\n at /rustc/2faabf579323f5252329264cc53ba9ff803429a3/library/core/src/future/mod.rs:80:19\n yatp::task::future::RawTask<F>::poll\n at /rust/git/checkouts/yatp-e704b73c3ee279b6/d564d19/src/task/future.rs:59:9\n 10: yatp::task::future::TaskCell::poll\n at /rust/git/checkouts/yatp-e704b73c3ee279b6/d564d19/src/task/future.rs:103:9\n <yatp::task::future::Runner as yatp::pool::runner::Runner>::handle\n at /rust/git/checkouts/yatp-e704b73c3ee279b6/d564d19/src/task/future.rs:387:20\n 11: <tikv_util::yatp_pool::YatpPoolRunner<T> as yatp::pool::runner::Runner>::handle\n at /home/jenkins/agent/workspace/build-common/go/src/github.com/pingcap/tikv/components/tikv_util/src/yatp_pool/mod.rs:104:24\n yatp::pool::worker::WorkerThread<T,R>::run\n at /rust/git/checkouts/yatp-e704b73c3ee279b6/d564d19/src/pool/worker.rs:48:13\n yatp::pool::builder::LazyBuilder<T>::build::{{closure}}\n at /rust/git/checkouts/yatp-e704b73c3ee279b6/d564d19/src/pool/builder.rs:91:25\n std::sys_common::backtrace::__rust_begin_short_backtrace\n at /rustc/2faabf579323f5252329264cc53ba9ff803429a3/library/std/src/sys_common/backtrace.rs:125:18\n 12: std::thread::Builder::spawn_unchecked::{{closure}}::{{closure}}\n at /rustc/2faabf579323f5252329264cc53ba9ff803429a3/library/std/src/thread/mod.rs:476:17\n <std::panic::AssertUnwindSafe<F> as core::ops::function::FnOnce<()>>::call_once\n at /rustc/2faabf579323f5252329264cc53ba9ff803429a3/library/std/src/panic.rs:347:9\n std::panicking::try::do_call\n at /rustc/2faabf579323f5252329264cc53ba9ff803429a3/library/std/src/panicking.rs:401:40\n std::panicking::try\n at /rustc/2faabf579323f5252329264cc53ba9ff803429a3/library/std/src/panicking.rs:365:19\n std::panic::catch_unwind\n at /rustc/2faabf579323f5252329264cc53ba9ff803429a3/library/std/src/panic.rs:434:14\n std::thread::Builder::spawn_unchecked::{{closure}}\n at /rustc/2faabf579323f5252329264cc53ba9ff803429a3/library/std/src/thread/mod.rs:475:30\n core::ops::function::FnOnce::call_once{{vtable.shim}}\n at /rustc/2faabf579323f5252329264cc53ba9ff803429a3/library/core/src/ops/function.rs:227:5\n 13: <alloc::boxed::Box<F,A> as core::ops::function::FnOnce<Args>>::call_once\n at /rustc/2faabf579323f5252329264cc53ba9ff803429a3/library/alloc/src/boxed.rs:1572:9\n <alloc::boxed::Box<F,A> as core::ops::function::FnOnce<Args>>::call_once\n at /rustc/2faabf579323f5252329264cc53ba9ff803429a3/library/alloc/src/boxed.rs:1572:9\n std::sys::unix::thread::Thread::new::thread_start\n at /rustc/2faabf579323f5252329264cc53ba9ff803429a3/library/std/src/sys/unix/thread.rs:91:17\n 14: start_thread\n 15: clone\n"] [location=components/cdc/src/delegate.rs:630] [thread_name=cdc-0]
[2024/04/07 21:26:45.070 +08:00] [INFO] [lib.rs:81] ["Welcome to TiKV"]
[2024/04/07 21:26:45.070 +08:00] [INFO] [lib.rs:86] ["Release Version: 5.4.3"]
[2024/04/07 21:26:45.071 +08:00] [INFO] [lib.rs:86] ["Edition: Community"]
[2024/04/07 21:26:45.071 +08:00] [INFO] [lib.rs:86] ["Git Commit Hash: deb149e42d97743349277ff8741f5cb9ae1c027d"]
[2024/04/07 21:26:45.071 +08:00] [INFO] [lib.rs:86] ["Git Commit Branch: heads/refs/tags/v5.4.3"]
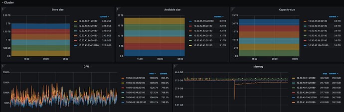
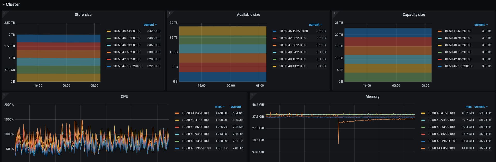
【资源配置】进入到 TiDB Dashboard -集群信息 (Cluster Info) -主机(Hosts) 截图此页面
【附件:截图/日志/监控】




