【 TiDB 使用环境】生产环境 4013
【复现路径】做过哪些操作出现的问题
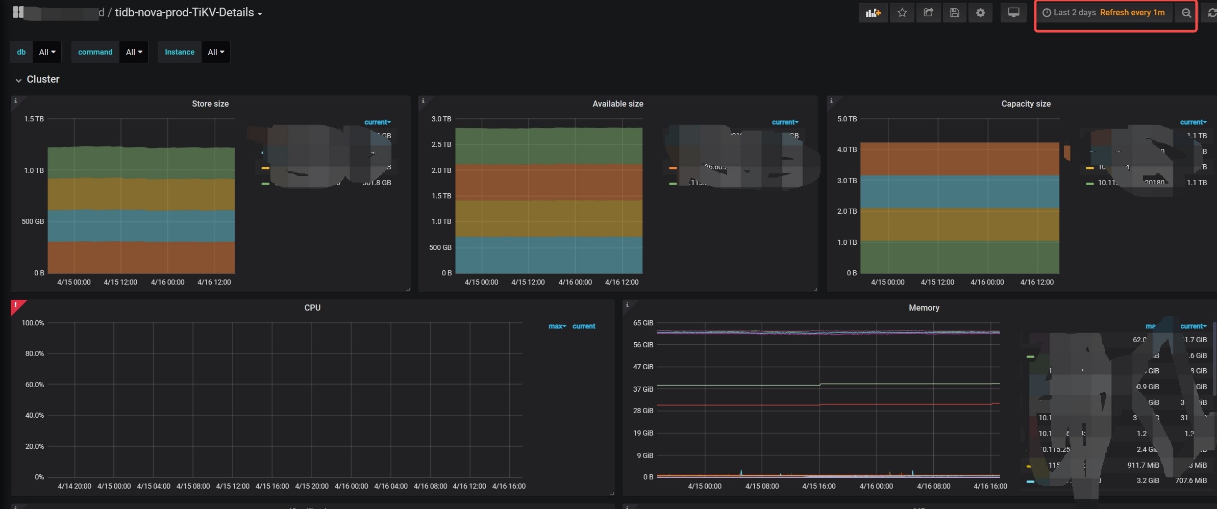
监控无法显示
【遇到的问题:问题现象及影响】, query processing would load too many samples into memory in query execution
查询超过2小时前就无法显示说内存不够,但是其他监控项可以查出,就这个cpu监控需要很大内存吗
【 TiDB 使用环境】生产环境 4013
【复现路径】做过哪些操作出现的问题
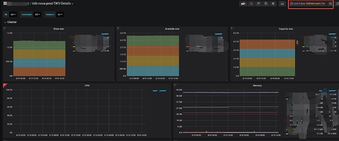
监控无法显示
【遇到的问题:问题现象及影响】, query processing would load too many samples into memory in query execution
查询超过2小时前就无法显示说内存不够,但是其他监控项可以查出,就这个cpu监控需要很大内存吗
需要的,后期数据越多,他的内存使用就越多,而且好多数据要经过计算的
什么配置啊,加一下资源试一下
版本来姥姥 现在应该用8.0
建议增加下内存试试
这个监控服务的机器配置怎么样
内存不够就加吧。有可能是你其他的监控项已经被缓存到了buff/cache,然后再查cpu这个就没有内存可用,如果想验证下,可以把buff/cache清掉后,在查询下2小时前的cpu监控图表
增加内存试试
应该是内存不足引起的
增加内存
监控环境啥配置呀
点编辑进去看看是不是公式别人改过了。
grafana编辑公式,确实非常难受。有的时候会有莫名的编码问题,导致编辑后有看不见的字符导致不可用。