活动背景
最近发现大家对 TiDB 升级的热情空前高涨!
在看到各个小伙伴们对新版本的好评后,我终于忍不住了:
测试对比
来自 @h5n1 从 TiDB v5.2.3 vs TiDB v7.5.1 的升级对比:
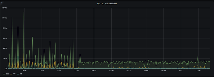
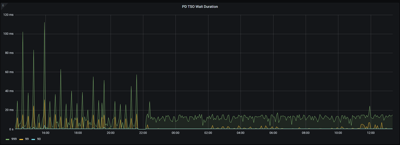
来自同程旅行线上核心业务 @田帅萌7 TiDB v5.0.4 vs TiDB v7.5.1 的升级对比:

活动预告
咱们有一些社区小伙伴还在用 TiDB 比较老的版本
小伙伴们反馈说他们其实也想要升级,太旧的版本周边组件不太完善,遇到问题也很难获得支持(因为问题小伙伴们很难有环境帮忙浮现),但就比较担心升级时遇到问题没有人可以帮忙
我们就在想是不是可以在社区发起一个“TiDB 升级互助活动”,让社区里需要升级的小伙伴能更加安心和稳妥地升级~
跟大家预告下个月即将开启的一个重磅活动呀:TiDB 社区升级互助活动!
预计活动报名时间:2024 年 5 月 15 号 - 2024 年 6 月 15 号
TiDB 原厂技术老师&社区导师天团支持时间:2024 年 5 月 15 号 - 2024 年 7 月 15 号
我们将在社区里招募有多个版本升级经验的老师成为本次 TiDB 社区升级互助活动的导师,为社区小伙伴的升级之路保驾护航!
如果您在升级上有丰富的经验,希望帮助社区小伙伴们少踩坑,欢迎填写导师报名表单,成为社区升级导师!(先到先得,更详细地描述您的升级经验能增大入选概率哦,预计招募 20 位左右)
社区升级导师报名表单: PingCAP Account
导师报名时间:2024 年 5 月 6 号 24:00 截止
导师要求:
-
具有丰富的 TiDB 使用经验,拥有至少 3 次以上的版本升级实践经历;
-
对 TiDB 各个版本的特性和配置有较为深入的了解,能够为小伙伴们提供可靠的升级建议;
-
乐于帮助他人,善于沟通,能够快速理解其他小伙伴所遇到的问题并提供解答。
如果您具备以上条件,并且对 TiDB 社区充满热爱和热情,欢迎加入 TiDB 社区升级互助活动的导师天团,帮助想要升级的 TiDBer 吧!
导师工作内容:
活动期间,密切关注活动微信群里小伙伴们在升级过程中遇到的问题,提供你的建议和帮助!
导师奖励:
-
1000 积分奖励
-
升级导师专属礼盒
-
TiDB 社区升级互助活动荣誉导师电子纪念徽章
升级导师专属礼盒投票:
- 茶具套装
- 咖啡机礼盒
- 香薰礼盒
正式的活动贴将于之后发布,期待你的报名,让我们来守护你的升级之旅!![]()















