GC要删除的太多

【 TiDB 使用环境】生产环境
【 TiDB 版本】
【复现路径】做过哪些操作出现的问题


这是啥情况 ,有啥解决办法吗

看一下gc 有正常推进吗?

GC是异常的

image

  1. 临时解决方案:可通过禁用 gc.enable-compaction-filter,并重启集群。
  2. 永久解决方案:升级 TiDB 集群版本,永久解决。

请问关掉后 怎么看 GC是否正常啊

gc周期默认10分钟,这个改过吗?是不是改的太长了

请问怎么查看 GC修改 周期

https://github.com/tikv/tikv/issues/11903,低版本好像有这样一个bug
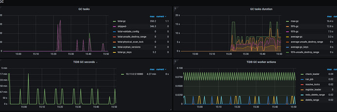
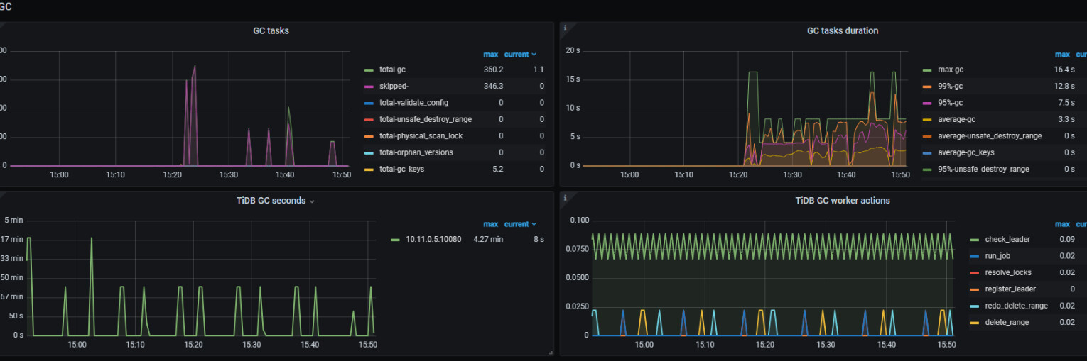
可以将grafana大盘的tikv-detail/gc截图出来


1

您好 关闭后 还是 没减少

https://docs.pingcap.com/zh/tidb/stable/garbage-collection-configuration#gc-in-compaction-filter-机制
不是应该打开吗?
另外gc回收数据多把时间窗口拉长些,是不是业务侧有变化?看grafana是某时刻GC开始延时开始增加的

你删了多少数据,gc间隔多少

修改周期

升级一下版本

暂时不升级

你说的周期是指? 我按照上述同学 关闭gc.enable-compaction-filter 还是没减少

都是每天 删的 感觉 是积累的 GC时间间隔就是默认的10分钟

gc默认是10s,查下是否修改过,如果没有,那有可能是这个gc time删除的对象有点多。

我的是10分钟