【 TiDB 使用环境】生产环境
【 TiDB 版本】v6.5.3
【复现路径】无
【遇到的问题:问题现象及影响】
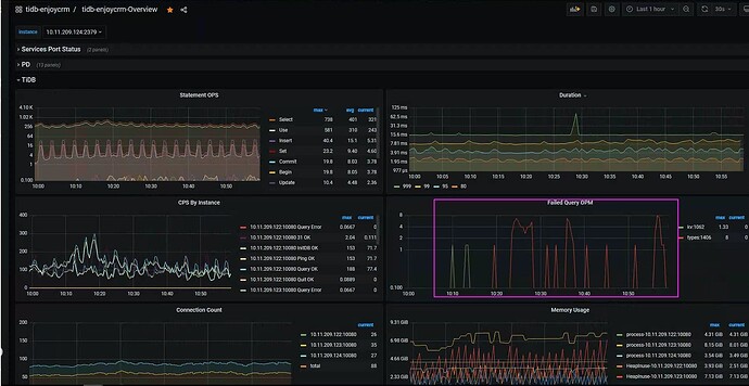
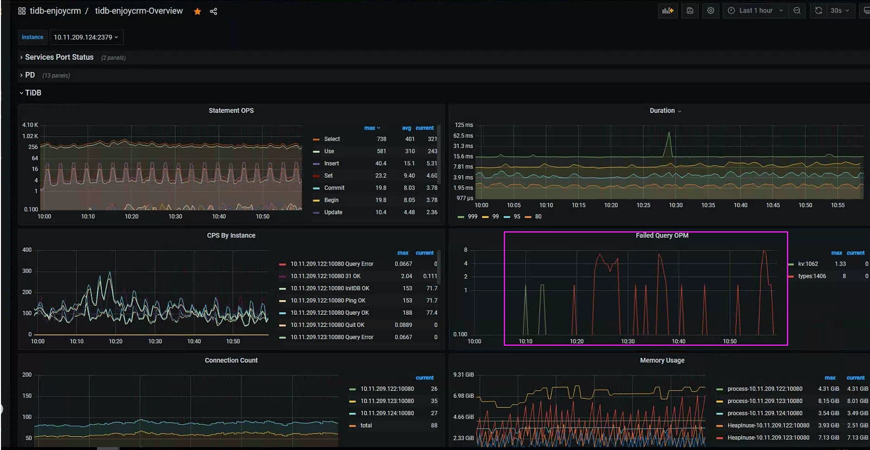
Grafana中的Failed Query OPM监控到有types1406,这种是什么类型的报错,有没有对应的错误代码对照表?如何找到对应报错的sql语句?
从TiDB日志搜索这个1406看看
日志级别是error级别,没有搜到这个关键字。
1 个赞
在MySQL中,错误代码1406 通常与数据截断有关
确实,初步怀疑是数据截断。但是没有找到对应sql,所以发帖看看有没有错误码对照清单和查sql的方法
1 个赞
是的,我们将tidb节点的日志级别改成了error。
大佬,有没有Failed Query OPM的错误码清单?这样可以快速识别错误类型。
1 个赞
https://docs.pingcap.com/zh/tidb/stable/error-codes 这里没有的话 要么就是我们特有的,要么就是漏了。
或者 Google search 一下。
这里面没有1406
坐等源码大佬出个清单
1 个赞
等个啥 你就是那个大佬 ![]()
日志级别改什么 error 查个问题都麻烦。配置个日志回收就行了。
已经协调改成info了,再跟一段时间看看~
1 个赞
tidb log 中搜关键字 “dispatch” ,指的是报错的 SQL
然后用1406进行二次过滤
看errorcode的定义是 ErrDataTooLong= 1406
这个是在哪里看的?
1 个赞
调整tidb日志级别后搜索看看
1 个赞
error code list
1 个赞
此话题已在最后回复的 60 天后被自动关闭。不再允许新回复。

