RAWKV场景,开启staleread后,读延迟99线升高一倍

【 TiDB 使用环境】生产环境
【 TiDB 版本】v7.5.0
【复现路径】
【遇到的问题:问题现象及影响】
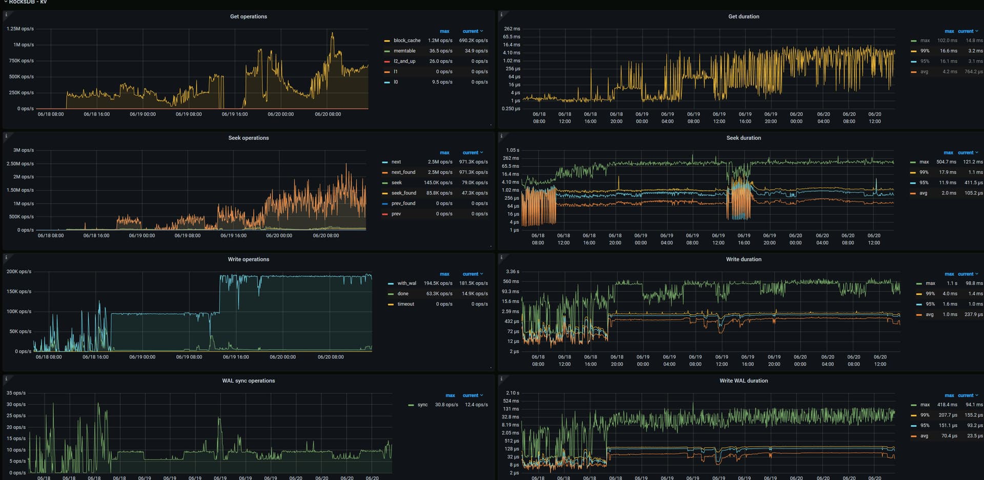
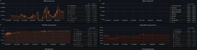
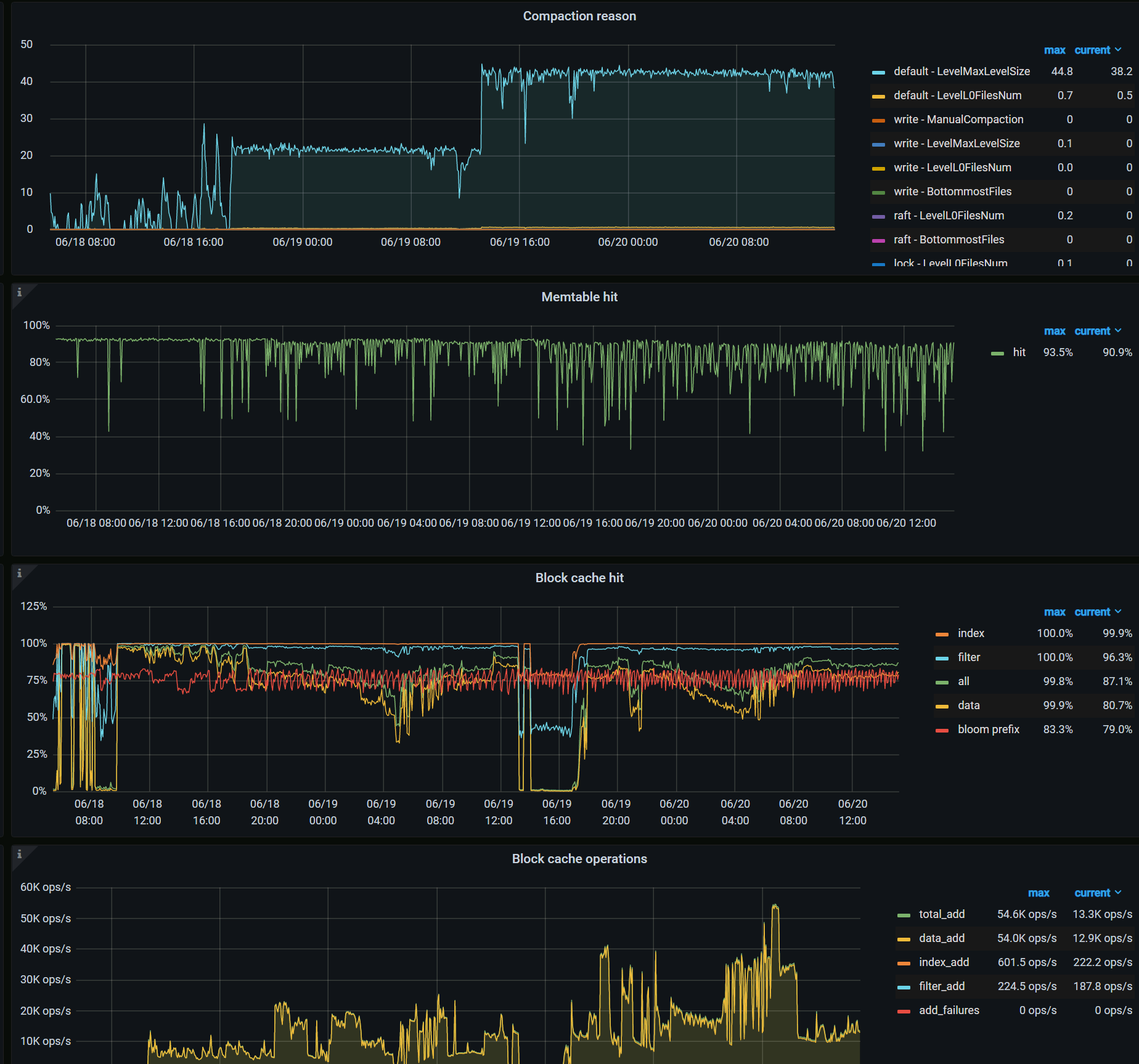
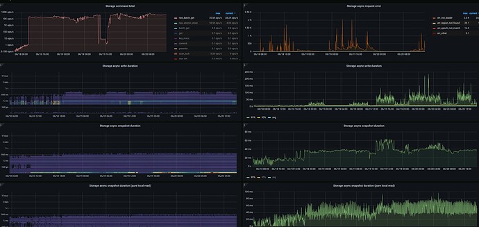
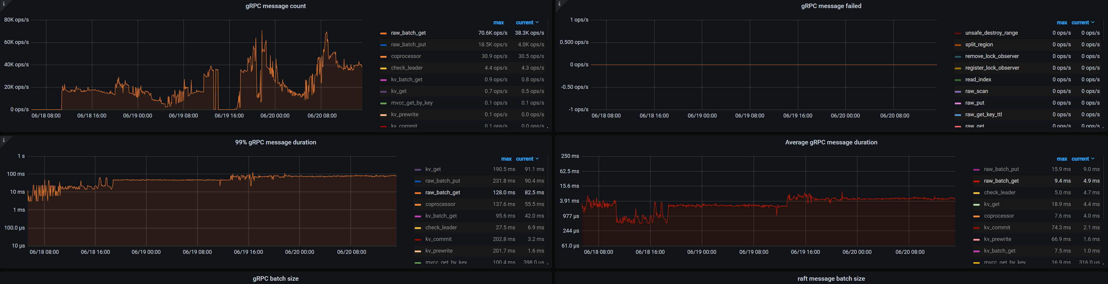
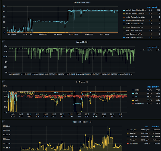
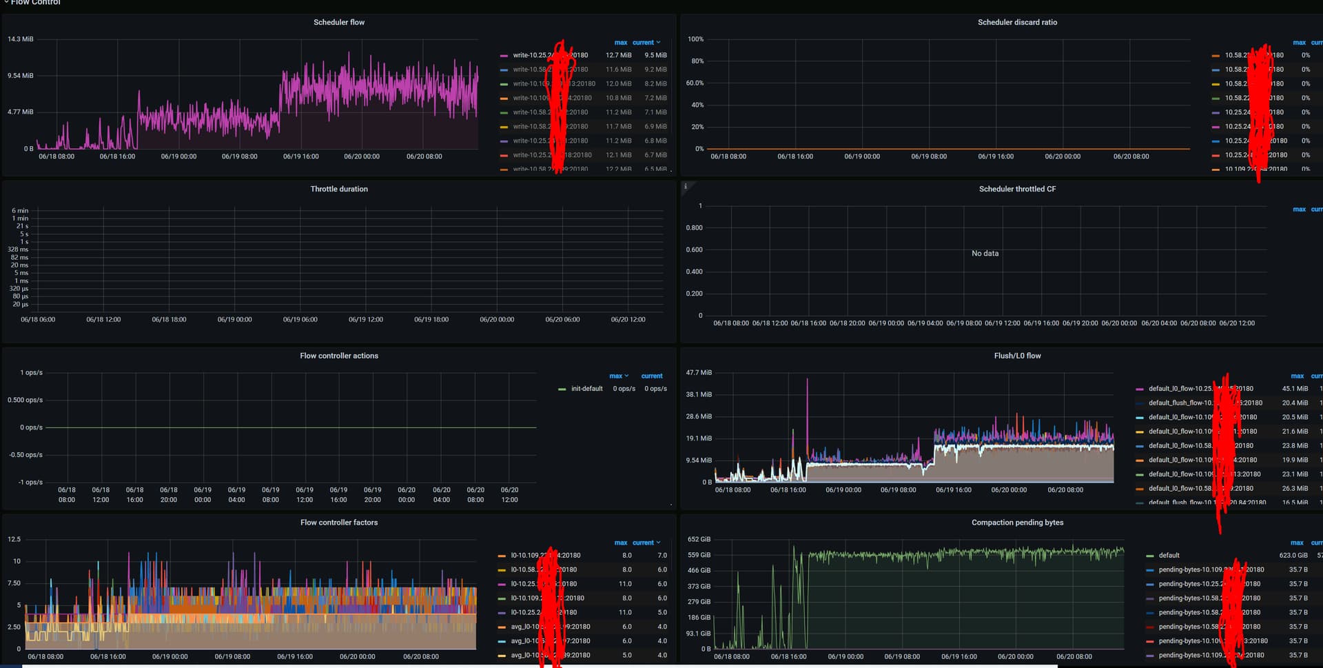
raw_batch_get 开启staleread,延迟99%线上升一倍。CPU、IO无压力瓶颈,发现snapshot耗时较多。
【资源配置】

【附件:截图/日志/监控】





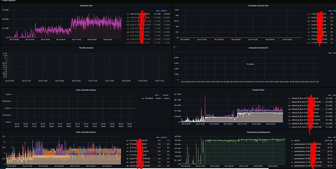
看截图你这个集群,写入量基本翻倍了呢,compaction 流量也变大了很多, 是业务写入变多了吗?
你说的 99 延迟上升一倍,是从多少变成了多少? 可以截个duration的图看看

请求量也变多了,延迟增加也正常吧。或者你限制你的请求量在之前的数量然后看看开不开staleread的延迟有多大变化。