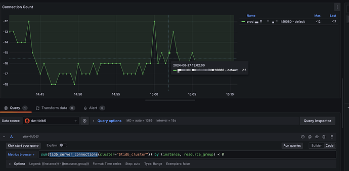
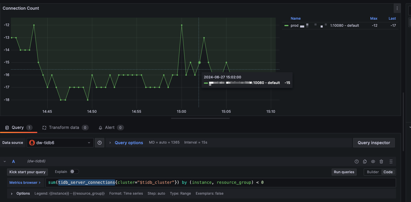
升级7.5.2后,发现有些场景下,监控里的 tidb-server 总连接数竟然是个负数。
奇怪了,难道是BUG或者是理解不对吗
7.5.2以前确实有这个bug。但是修复时间看应该7.5.2就没有了。
也许这些错误的数据是在升级时间以前?
不知道是否如此。如果还是错的,在issue里面反馈一下看看。
额,这个 BUG也是我提的,之前更夸张基本都为0。 另外今天来看,值已经变成-65了,估计会一直累积。。
1 个赞
连接是0 也不能负数。
你忘记放到产品缺陷分类了!
额,确实是,只放到建议反馈里了。。
一直都存在的bug呀 无伤大雅
是已知问题,可以用这个 issue 跟踪进度 Issues · pingcap/tidb · GitHub
1 个赞
如果连接在完全建立前退出,可能会导致 Connection Count 减一,使得它比实际的值小。很容易的复现方式是:使用 mysql cli 连接一个不存在的用户(或使用错误的密码连接用户),TiDB 的 Connection Count 就会减一比实际值小。
这个问题有个 PR 在修了!https://github.com/pingcap/tidb/pull/54546
1 个赞
学习了
期待官方的解决方案
此话题已在最后回复的 60 天后被自动关闭。不再允许新回复。

